Grafana Dashboard Kube-State-Metrics . Metrics based on deployments, replica sets, etc.). I started working on kubernetes when i joined. In this article, i will present a set of modern grafana dashboards i made for kubernetes, explain why i decided to create them and how they work. It holds an entire snapshot of. An effective solution for scraping these metrics on each layer is. This grafana dashboard provides a comprehensive overview of the state and performance of kubernetes resources.
from gitcode.com
It holds an entire snapshot of. In this article, i will present a set of modern grafana dashboards i made for kubernetes, explain why i decided to create them and how they work. This grafana dashboard provides a comprehensive overview of the state and performance of kubernetes resources. Metrics based on deployments, replica sets, etc.). An effective solution for scraping these metrics on each layer is. I started working on kubernetes when i joined.
的现代 Grafana 仪表板集合,包含灵感来
Grafana Dashboard Kube-State-Metrics An effective solution for scraping these metrics on each layer is. In this article, i will present a set of modern grafana dashboards i made for kubernetes, explain why i decided to create them and how they work. I started working on kubernetes when i joined. Metrics based on deployments, replica sets, etc.). This grafana dashboard provides a comprehensive overview of the state and performance of kubernetes resources. It holds an entire snapshot of. An effective solution for scraping these metrics on each layer is.
From blog.bespinian.io
Creating Grafana Dashboards for Node.js Apps on · bespinian Blog Grafana Dashboard Kube-State-Metrics I started working on kubernetes when i joined. It holds an entire snapshot of. In this article, i will present a set of modern grafana dashboards i made for kubernetes, explain why i decided to create them and how they work. Metrics based on deployments, replica sets, etc.). This grafana dashboard provides a comprehensive overview of the state and performance. Grafana Dashboard Kube-State-Metrics.
From template.mapadapalavra.ba.gov.br
Grafana Dashboard Template Grafana Dashboard Kube-State-Metrics It holds an entire snapshot of. An effective solution for scraping these metrics on each layer is. I started working on kubernetes when i joined. In this article, i will present a set of modern grafana dashboards i made for kubernetes, explain why i decided to create them and how they work. This grafana dashboard provides a comprehensive overview of. Grafana Dashboard Kube-State-Metrics.
From gitcode.com
的现代 Grafana 仪表板集合,包含灵感来 Grafana Dashboard Kube-State-Metrics I started working on kubernetes when i joined. It holds an entire snapshot of. An effective solution for scraping these metrics on each layer is. This grafana dashboard provides a comprehensive overview of the state and performance of kubernetes resources. Metrics based on deployments, replica sets, etc.). In this article, i will present a set of modern grafana dashboards i. Grafana Dashboard Kube-State-Metrics.
From inlets.dev
How to monitor multicloud with Prometheus and Grafana Grafana Dashboard Kube-State-Metrics In this article, i will present a set of modern grafana dashboards i made for kubernetes, explain why i decided to create them and how they work. An effective solution for scraping these metrics on each layer is. I started working on kubernetes when i joined. This grafana dashboard provides a comprehensive overview of the state and performance of kubernetes. Grafana Dashboard Kube-State-Metrics.
From blog.csdn.net
kubestatmetricCSDN博客 Grafana Dashboard Kube-State-Metrics In this article, i will present a set of modern grafana dashboards i made for kubernetes, explain why i decided to create them and how they work. I started working on kubernetes when i joined. Metrics based on deployments, replica sets, etc.). An effective solution for scraping these metrics on each layer is. This grafana dashboard provides a comprehensive overview. Grafana Dashboard Kube-State-Metrics.
From grafana.com
plugin for Grafana Grafana Labs Grafana Dashboard Kube-State-Metrics I started working on kubernetes when i joined. In this article, i will present a set of modern grafana dashboards i made for kubernetes, explain why i decided to create them and how they work. It holds an entire snapshot of. An effective solution for scraping these metrics on each layer is. Metrics based on deployments, replica sets, etc.). This. Grafana Dashboard Kube-State-Metrics.
From grafana.com
Grafana dashboards overview Grafana documentation Grafana Dashboard Kube-State-Metrics It holds an entire snapshot of. This grafana dashboard provides a comprehensive overview of the state and performance of kubernetes resources. Metrics based on deployments, replica sets, etc.). An effective solution for scraping these metrics on each layer is. I started working on kubernetes when i joined. In this article, i will present a set of modern grafana dashboards i. Grafana Dashboard Kube-State-Metrics.
From www.d3vtech.com
Prometheus & Grafana What, Why & How To Install On GKE Cluster Grafana Dashboard Kube-State-Metrics It holds an entire snapshot of. I started working on kubernetes when i joined. In this article, i will present a set of modern grafana dashboards i made for kubernetes, explain why i decided to create them and how they work. An effective solution for scraping these metrics on each layer is. This grafana dashboard provides a comprehensive overview of. Grafana Dashboard Kube-State-Metrics.
From gitcode.com
的现代 Grafana 仪表板集合,包含灵感来 Grafana Dashboard Kube-State-Metrics An effective solution for scraping these metrics on each layer is. Metrics based on deployments, replica sets, etc.). I started working on kubernetes when i joined. It holds an entire snapshot of. This grafana dashboard provides a comprehensive overview of the state and performance of kubernetes resources. In this article, i will present a set of modern grafana dashboards i. Grafana Dashboard Kube-State-Metrics.
From github.com
kubestatemetrics depreciated metrics referenced by kubegraf 1.5.1 Grafana Dashboard Kube-State-Metrics It holds an entire snapshot of. An effective solution for scraping these metrics on each layer is. I started working on kubernetes when i joined. This grafana dashboard provides a comprehensive overview of the state and performance of kubernetes resources. Metrics based on deployments, replica sets, etc.). In this article, i will present a set of modern grafana dashboards i. Grafana Dashboard Kube-State-Metrics.
From grafana.com
New in the integration for Grafana Cloud curated dashboards Grafana Dashboard Kube-State-Metrics Metrics based on deployments, replica sets, etc.). In this article, i will present a set of modern grafana dashboards i made for kubernetes, explain why i decided to create them and how they work. I started working on kubernetes when i joined. An effective solution for scraping these metrics on each layer is. This grafana dashboard provides a comprehensive overview. Grafana Dashboard Kube-State-Metrics.
From grafana.com
Metrics and visualizations Grafana Cloud documentation Grafana Dashboard Kube-State-Metrics This grafana dashboard provides a comprehensive overview of the state and performance of kubernetes resources. In this article, i will present a set of modern grafana dashboards i made for kubernetes, explain why i decided to create them and how they work. Metrics based on deployments, replica sets, etc.). It holds an entire snapshot of. An effective solution for scraping. Grafana Dashboard Kube-State-Metrics.
From awesomeopensource.com
Grafana Dashboards Grafana Dashboard Kube-State-Metrics I started working on kubernetes when i joined. It holds an entire snapshot of. Metrics based on deployments, replica sets, etc.). An effective solution for scraping these metrics on each layer is. In this article, i will present a set of modern grafana dashboards i made for kubernetes, explain why i decided to create them and how they work. This. Grafana Dashboard Kube-State-Metrics.
From blog.devops.dev
Part2 Setup Prometheus, Kube State metrics and Integrate Grafana with Grafana Dashboard Kube-State-Metrics I started working on kubernetes when i joined. In this article, i will present a set of modern grafana dashboards i made for kubernetes, explain why i decided to create them and how they work. Metrics based on deployments, replica sets, etc.). This grafana dashboard provides a comprehensive overview of the state and performance of kubernetes resources. It holds an. Grafana Dashboard Kube-State-Metrics.
From grafana.com
Grafana Dashboards discover and share dashboards for Grafana Grafana Dashboard Kube-State-Metrics This grafana dashboard provides a comprehensive overview of the state and performance of kubernetes resources. Metrics based on deployments, replica sets, etc.). It holds an entire snapshot of. I started working on kubernetes when i joined. In this article, i will present a set of modern grafana dashboards i made for kubernetes, explain why i decided to create them and. Grafana Dashboard Kube-State-Metrics.
From sysdig.com
KubeStateMetrics Support, Monitoring Sysdig Grafana Dashboard Kube-State-Metrics This grafana dashboard provides a comprehensive overview of the state and performance of kubernetes resources. An effective solution for scraping these metrics on each layer is. It holds an entire snapshot of. In this article, i will present a set of modern grafana dashboards i made for kubernetes, explain why i decided to create them and how they work. I. Grafana Dashboard Kube-State-Metrics.
From blog.csdn.net
K8S集群监控方案之Prometheus+kubestatemetrics+Grafana_kubestatemetrics Grafana Dashboard Kube-State-Metrics I started working on kubernetes when i joined. An effective solution for scraping these metrics on each layer is. This grafana dashboard provides a comprehensive overview of the state and performance of kubernetes resources. It holds an entire snapshot of. In this article, i will present a set of modern grafana dashboards i made for kubernetes, explain why i decided. Grafana Dashboard Kube-State-Metrics.
From www.kube-router.io
Metrics kuberouter Grafana Dashboard Kube-State-Metrics This grafana dashboard provides a comprehensive overview of the state and performance of kubernetes resources. An effective solution for scraping these metrics on each layer is. I started working on kubernetes when i joined. In this article, i will present a set of modern grafana dashboards i made for kubernetes, explain why i decided to create them and how they. Grafana Dashboard Kube-State-Metrics.
From grafana.com
Grafana dashboards A complete guide to all the different types you can Grafana Dashboard Kube-State-Metrics This grafana dashboard provides a comprehensive overview of the state and performance of kubernetes resources. An effective solution for scraping these metrics on each layer is. In this article, i will present a set of modern grafana dashboards i made for kubernetes, explain why i decided to create them and how they work. Metrics based on deployments, replica sets, etc.).. Grafana Dashboard Kube-State-Metrics.
From gitcode.com
的现代 Grafana 仪表板集合,包含灵感来 Grafana Dashboard Kube-State-Metrics Metrics based on deployments, replica sets, etc.). I started working on kubernetes when i joined. It holds an entire snapshot of. An effective solution for scraping these metrics on each layer is. This grafana dashboard provides a comprehensive overview of the state and performance of kubernetes resources. In this article, i will present a set of modern grafana dashboards i. Grafana Dashboard Kube-State-Metrics.
From grafana.com
Grafana tutorial simple synthetic monitoring for applications Grafana Dashboard Kube-State-Metrics This grafana dashboard provides a comprehensive overview of the state and performance of kubernetes resources. I started working on kubernetes when i joined. It holds an entire snapshot of. In this article, i will present a set of modern grafana dashboards i made for kubernetes, explain why i decided to create them and how they work. An effective solution for. Grafana Dashboard Kube-State-Metrics.
From blog.csdn.net
kubestatmetricCSDN博客 Grafana Dashboard Kube-State-Metrics Metrics based on deployments, replica sets, etc.). It holds an entire snapshot of. I started working on kubernetes when i joined. An effective solution for scraping these metrics on each layer is. This grafana dashboard provides a comprehensive overview of the state and performance of kubernetes resources. In this article, i will present a set of modern grafana dashboards i. Grafana Dashboard Kube-State-Metrics.
From ubuntu.com
Monitoring Ubuntu Grafana Dashboard Kube-State-Metrics This grafana dashboard provides a comprehensive overview of the state and performance of kubernetes resources. In this article, i will present a set of modern grafana dashboards i made for kubernetes, explain why i decided to create them and how they work. I started working on kubernetes when i joined. It holds an entire snapshot of. Metrics based on deployments,. Grafana Dashboard Kube-State-Metrics.
From github.com
Grafana dashboard · Issue 123 · · GitHub Grafana Dashboard Kube-State-Metrics It holds an entire snapshot of. An effective solution for scraping these metrics on each layer is. In this article, i will present a set of modern grafana dashboards i made for kubernetes, explain why i decided to create them and how they work. Metrics based on deployments, replica sets, etc.). This grafana dashboard provides a comprehensive overview of the. Grafana Dashboard Kube-State-Metrics.
From blog.csdn.net
部署kubestatemetrics_kubestatemetrics 部署_lovely_nn的博客CSDN博客 Grafana Dashboard Kube-State-Metrics It holds an entire snapshot of. I started working on kubernetes when i joined. In this article, i will present a set of modern grafana dashboards i made for kubernetes, explain why i decided to create them and how they work. This grafana dashboard provides a comprehensive overview of the state and performance of kubernetes resources. Metrics based on deployments,. Grafana Dashboard Kube-State-Metrics.
From github.com
GitHub AjayTripathy/kubecostquickstart Quickly install kubestate Grafana Dashboard Kube-State-Metrics An effective solution for scraping these metrics on each layer is. Metrics based on deployments, replica sets, etc.). I started working on kubernetes when i joined. This grafana dashboard provides a comprehensive overview of the state and performance of kubernetes resources. It holds an entire snapshot of. In this article, i will present a set of modern grafana dashboards i. Grafana Dashboard Kube-State-Metrics.
From blog.csdn.net
kubeprometheus+grafana监控k8s集群_kubestatemetrics 8443 9443CSDN博客 Grafana Dashboard Kube-State-Metrics I started working on kubernetes when i joined. An effective solution for scraping these metrics on each layer is. In this article, i will present a set of modern grafana dashboards i made for kubernetes, explain why i decided to create them and how they work. It holds an entire snapshot of. Metrics based on deployments, replica sets, etc.). This. Grafana Dashboard Kube-State-Metrics.
From github.com
Mimir grafana/Kubestatemetrics · Issue 6368 · grafana/mimir · GitHub Grafana Dashboard Kube-State-Metrics This grafana dashboard provides a comprehensive overview of the state and performance of kubernetes resources. It holds an entire snapshot of. In this article, i will present a set of modern grafana dashboards i made for kubernetes, explain why i decided to create them and how they work. I started working on kubernetes when i joined. Metrics based on deployments,. Grafana Dashboard Kube-State-Metrics.
From blog.csdn.net
K8S集群监控方案之Prometheus+kubestatemetrics+Grafana_kubestatemetrics Grafana Dashboard Kube-State-Metrics Metrics based on deployments, replica sets, etc.). I started working on kubernetes when i joined. It holds an entire snapshot of. An effective solution for scraping these metrics on each layer is. This grafana dashboard provides a comprehensive overview of the state and performance of kubernetes resources. In this article, i will present a set of modern grafana dashboards i. Grafana Dashboard Kube-State-Metrics.
From www.densify.com
The Admin Guide to KubeStateMetrics Grafana Dashboard Kube-State-Metrics An effective solution for scraping these metrics on each layer is. I started working on kubernetes when i joined. Metrics based on deployments, replica sets, etc.). This grafana dashboard provides a comprehensive overview of the state and performance of kubernetes resources. In this article, i will present a set of modern grafana dashboards i made for kubernetes, explain why i. Grafana Dashboard Kube-State-Metrics.
From blog.csdn.net
kubestatmetricCSDN博客 Grafana Dashboard Kube-State-Metrics This grafana dashboard provides a comprehensive overview of the state and performance of kubernetes resources. It holds an entire snapshot of. An effective solution for scraping these metrics on each layer is. Metrics based on deployments, replica sets, etc.). I started working on kubernetes when i joined. In this article, i will present a set of modern grafana dashboards i. Grafana Dashboard Kube-State-Metrics.
From grafana.com
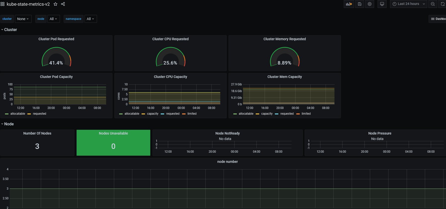
kubestatemetricsv2 Grafana Labs Grafana Dashboard Kube-State-Metrics It holds an entire snapshot of. An effective solution for scraping these metrics on each layer is. Metrics based on deployments, replica sets, etc.). I started working on kubernetes when i joined. In this article, i will present a set of modern grafana dashboards i made for kubernetes, explain why i decided to create them and how they work. This. Grafana Dashboard Kube-State-Metrics.
From grafana.com
Metrics at scale Grafana Cloud Metrics Grafana Dashboard Kube-State-Metrics It holds an entire snapshot of. Metrics based on deployments, replica sets, etc.). An effective solution for scraping these metrics on each layer is. I started working on kubernetes when i joined. In this article, i will present a set of modern grafana dashboards i made for kubernetes, explain why i decided to create them and how they work. This. Grafana Dashboard Kube-State-Metrics.
From grafana.com
Grafana dashboards A complete guide to all the different types you can Grafana Dashboard Kube-State-Metrics In this article, i will present a set of modern grafana dashboards i made for kubernetes, explain why i decided to create them and how they work. I started working on kubernetes when i joined. It holds an entire snapshot of. An effective solution for scraping these metrics on each layer is. Metrics based on deployments, replica sets, etc.). This. Grafana Dashboard Kube-State-Metrics.
From habil.dev
Monitoring with kubeprometheusstack Grafana Dashboard Kube-State-Metrics Metrics based on deployments, replica sets, etc.). An effective solution for scraping these metrics on each layer is. This grafana dashboard provides a comprehensive overview of the state and performance of kubernetes resources. I started working on kubernetes when i joined. It holds an entire snapshot of. In this article, i will present a set of modern grafana dashboards i. Grafana Dashboard Kube-State-Metrics.