Windows Event Log Print Jobs . first, press the windows key, search for run, then launch the app. So, if you would like to keep a check on your print. The print service operational log. Tracking a typical print job… what. Doing this will confirm the action and. The print service admin log. learn how to check print history in windows 11 using the printer's print queue, windows event viewer, and. although the print queue in windows displays your queued print jobs, it does not keep track of completed ones. if you want to monitor what exactly your user print, i recommend enabling “allow job name in event logs” policy to log documents name. event viewer in windows 11/10 lets you view the complete log of all recently printed documents. in this article, we will show how to enable and configure print event logging in windows, view print history in.
from www.pathandy.com
in this article, we will show how to enable and configure print event logging in windows, view print history in. although the print queue in windows displays your queued print jobs, it does not keep track of completed ones. Doing this will confirm the action and. event viewer in windows 11/10 lets you view the complete log of all recently printed documents. learn how to check print history in windows 11 using the printer's print queue, windows event viewer, and. The print service operational log. if you want to monitor what exactly your user print, i recommend enabling “allow job name in event logs” policy to log documents name. The print service admin log. first, press the windows key, search for run, then launch the app. Tracking a typical print job… what.
How to audit the windows Event Log for deleted files using event filter
Windows Event Log Print Jobs The print service admin log. first, press the windows key, search for run, then launch the app. Tracking a typical print job… what. although the print queue in windows displays your queued print jobs, it does not keep track of completed ones. The print service operational log. So, if you would like to keep a check on your print. in this article, we will show how to enable and configure print event logging in windows, view print history in. if you want to monitor what exactly your user print, i recommend enabling “allow job name in event logs” policy to log documents name. event viewer in windows 11/10 lets you view the complete log of all recently printed documents. Doing this will confirm the action and. learn how to check print history in windows 11 using the printer's print queue, windows event viewer, and. The print service admin log.
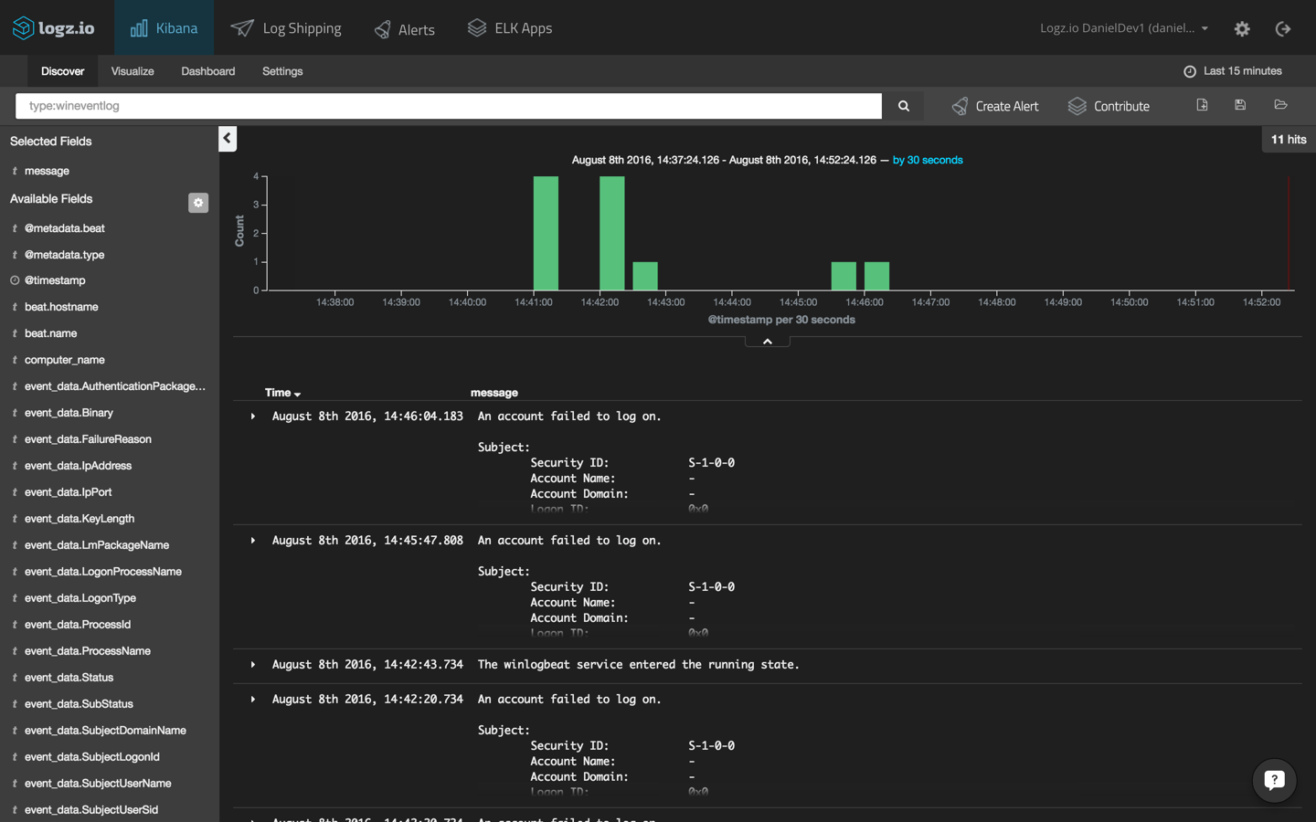
From logz.io
Windows Event Log Analysis with Winlogbeat & Logz.io Windows Event Log Print Jobs So, if you would like to keep a check on your print. The print service operational log. Tracking a typical print job… what. although the print queue in windows displays your queued print jobs, it does not keep track of completed ones. if you want to monitor what exactly your user print, i recommend enabling “allow job name. Windows Event Log Print Jobs.
From www.youtube.com
How to Disable Print Logging in Event Viewer Windows 10 YouTube Windows Event Log Print Jobs Doing this will confirm the action and. first, press the windows key, search for run, then launch the app. The print service operational log. event viewer in windows 11/10 lets you view the complete log of all recently printed documents. learn how to check print history in windows 11 using the printer's print queue, windows event viewer,. Windows Event Log Print Jobs.
From new4trick.com
How to enable Print Logging in Event Viewer on Windows 10 2023 Windows Event Log Print Jobs event viewer in windows 11/10 lets you view the complete log of all recently printed documents. in this article, we will show how to enable and configure print event logging in windows, view print history in. Doing this will confirm the action and. So, if you would like to keep a check on your print. Tracking a typical. Windows Event Log Print Jobs.
From learn.microsoft.com
Usar logs de eventos do Windows LAPS Microsoft Learn Windows Event Log Print Jobs in this article, we will show how to enable and configure print event logging in windows, view print history in. Tracking a typical print job… what. first, press the windows key, search for run, then launch the app. So, if you would like to keep a check on your print. Doing this will confirm the action and. The. Windows Event Log Print Jobs.
From www.pathandy.com
How to audit the windows Event Log for deleted files using event filter Windows Event Log Print Jobs So, if you would like to keep a check on your print. learn how to check print history in windows 11 using the printer's print queue, windows event viewer, and. event viewer in windows 11/10 lets you view the complete log of all recently printed documents. The print service admin log. if you want to monitor what. Windows Event Log Print Jobs.
From superuser.com
windows 10 How do I locate the actual log and disable events by event Windows Event Log Print Jobs The print service operational log. if you want to monitor what exactly your user print, i recommend enabling “allow job name in event logs” policy to log documents name. although the print queue in windows displays your queued print jobs, it does not keep track of completed ones. The print service admin log. So, if you would like. Windows Event Log Print Jobs.
From blog.bestsoftware4download.com
Event Log Explorer Effective and Improved Software Solution for Windows Event Log Print Jobs So, if you would like to keep a check on your print. The print service operational log. Tracking a typical print job… what. although the print queue in windows displays your queued print jobs, it does not keep track of completed ones. learn how to check print history in windows 11 using the printer's print queue, windows event. Windows Event Log Print Jobs.
From www.softwareok.com
Enable print logging on Windows 11, 10, 8.1, and MS Server Windows Event Log Print Jobs Doing this will confirm the action and. The print service admin log. first, press the windows key, search for run, then launch the app. learn how to check print history in windows 11 using the printer's print queue, windows event viewer, and. The print service operational log. if you want to monitor what exactly your user print,. Windows Event Log Print Jobs.
From listoffreeware.com
6 Best Free Event Log Viewer Software For Windows Windows Event Log Print Jobs event viewer in windows 11/10 lets you view the complete log of all recently printed documents. in this article, we will show how to enable and configure print event logging in windows, view print history in. if you want to monitor what exactly your user print, i recommend enabling “allow job name in event logs” policy to. Windows Event Log Print Jobs.
From cllax.com
Top 6 Event Log Analyzer Tools and Software for Windows 2021 Cllax Windows Event Log Print Jobs if you want to monitor what exactly your user print, i recommend enabling “allow job name in event logs” policy to log documents name. event viewer in windows 11/10 lets you view the complete log of all recently printed documents. although the print queue in windows displays your queued print jobs, it does not keep track of. Windows Event Log Print Jobs.
From en.rattibha.com
Day 6⃣2⃣ Road to SOC Analyst How the Windows Event Log System works Windows Event Log Print Jobs first, press the windows key, search for run, then launch the app. event viewer in windows 11/10 lets you view the complete log of all recently printed documents. Doing this will confirm the action and. learn how to check print history in windows 11 using the printer's print queue, windows event viewer, and. in this article,. Windows Event Log Print Jobs.
From windowsreport.com
Windows Event Log Viewer 5 Best Tools & How to Use Windows Event Log Print Jobs if you want to monitor what exactly your user print, i recommend enabling “allow job name in event logs” policy to log documents name. learn how to check print history in windows 11 using the printer's print queue, windows event viewer, and. Tracking a typical print job… what. The print service admin log. So, if you would like. Windows Event Log Print Jobs.
From www.freecodecamp.org
Event Viewer How to Access the Windows 10 Activity Log Windows Event Log Print Jobs in this article, we will show how to enable and configure print event logging in windows, view print history in. Doing this will confirm the action and. if you want to monitor what exactly your user print, i recommend enabling “allow job name in event logs” policy to log documents name. So, if you would like to keep. Windows Event Log Print Jobs.
From www.youtube.com
The One About The Windows Event Log YouTube Windows Event Log Print Jobs So, if you would like to keep a check on your print. The print service operational log. The print service admin log. in this article, we will show how to enable and configure print event logging in windows, view print history in. if you want to monitor what exactly your user print, i recommend enabling “allow job name. Windows Event Log Print Jobs.
From www.manageengine.com
What is Windows Event Log A complete guide from ADAudit Plus Windows Event Log Print Jobs So, if you would like to keep a check on your print. event viewer in windows 11/10 lets you view the complete log of all recently printed documents. The print service operational log. Tracking a typical print job… what. in this article, we will show how to enable and configure print event logging in windows, view print history. Windows Event Log Print Jobs.
From hub.acctivate.com
How do I Enable Verbose Logging for Printer Issues? Windows Event Log Print Jobs learn how to check print history in windows 11 using the printer's print queue, windows event viewer, and. The print service admin log. Doing this will confirm the action and. if you want to monitor what exactly your user print, i recommend enabling “allow job name in event logs” policy to log documents name. Tracking a typical print. Windows Event Log Print Jobs.
From www.minitool.com
A Full Guide to Fixing Windows Error Reporting Event ID 1001 MiniTool Windows Event Log Print Jobs in this article, we will show how to enable and configure print event logging in windows, view print history in. Tracking a typical print job… what. if you want to monitor what exactly your user print, i recommend enabling “allow job name in event logs” policy to log documents name. event viewer in windows 11/10 lets you. Windows Event Log Print Jobs.
From www.digitalforensics.com
Windows Events log for IR/Forensics Digital Forensics Computer Windows Event Log Print Jobs The print service admin log. Tracking a typical print job… what. learn how to check print history in windows 11 using the printer's print queue, windows event viewer, and. So, if you would like to keep a check on your print. The print service operational log. event viewer in windows 11/10 lets you view the complete log of. Windows Event Log Print Jobs.
From www.freecodecamp.org
Event Viewer How to Access the Windows 10 Activity Log Windows Event Log Print Jobs So, if you would like to keep a check on your print. The print service operational log. learn how to check print history in windows 11 using the printer's print queue, windows event viewer, and. first, press the windows key, search for run, then launch the app. event viewer in windows 11/10 lets you view the complete. Windows Event Log Print Jobs.
From deviceadvice.io
Collect Windows Event Logs using Log Analytics and Intune Device Advice Windows Event Log Print Jobs event viewer in windows 11/10 lets you view the complete log of all recently printed documents. first, press the windows key, search for run, then launch the app. if you want to monitor what exactly your user print, i recommend enabling “allow job name in event logs” policy to log documents name. learn how to check. Windows Event Log Print Jobs.
From siemless.io
Getting Started with Windows Event Logging SIEMLESS.io Windows Event Log Print Jobs first, press the windows key, search for run, then launch the app. learn how to check print history in windows 11 using the printer's print queue, windows event viewer, and. event viewer in windows 11/10 lets you view the complete log of all recently printed documents. in this article, we will show how to enable and. Windows Event Log Print Jobs.
From www.osforensics.com
OSForensics Windows Event Log Viewer Windows Event Log Print Jobs Doing this will confirm the action and. although the print queue in windows displays your queued print jobs, it does not keep track of completed ones. if you want to monitor what exactly your user print, i recommend enabling “allow job name in event logs” policy to log documents name. first, press the windows key, search for. Windows Event Log Print Jobs.
From roisrahma123.blogspot.com
Event Viewer Printer Logs / How to Enable or Disable Print Logging in Windows Event Log Print Jobs first, press the windows key, search for run, then launch the app. learn how to check print history in windows 11 using the printer's print queue, windows event viewer, and. The print service operational log. event viewer in windows 11/10 lets you view the complete log of all recently printed documents. if you want to monitor. Windows Event Log Print Jobs.
From cllax.com
Top 6 Event Log Analyzer Tools and Software for Windows in 2024 Top Windows Event Log Print Jobs first, press the windows key, search for run, then launch the app. The print service admin log. The print service operational log. Tracking a typical print job… what. Doing this will confirm the action and. in this article, we will show how to enable and configure print event logging in windows, view print history in. learn how. Windows Event Log Print Jobs.
From www.ti-soft.com
TiSoft Engineering software Windows Event Log Print Jobs in this article, we will show how to enable and configure print event logging in windows, view print history in. learn how to check print history in windows 11 using the printer's print queue, windows event viewer, and. event viewer in windows 11/10 lets you view the complete log of all recently printed documents. The print service. Windows Event Log Print Jobs.
From www.eginnovations.com
What is Windows Event Log? eG Innovations Windows Event Log Print Jobs The print service admin log. Doing this will confirm the action and. learn how to check print history in windows 11 using the printer's print queue, windows event viewer, and. in this article, we will show how to enable and configure print event logging in windows, view print history in. event viewer in windows 11/10 lets you. Windows Event Log Print Jobs.
From winaero.com
How to Clear All Event Logs in Windows 10 Windows Event Log Print Jobs Doing this will confirm the action and. The print service admin log. So, if you would like to keep a check on your print. in this article, we will show how to enable and configure print event logging in windows, view print history in. The print service operational log. learn how to check print history in windows 11. Windows Event Log Print Jobs.
From www.tactig.com
How to Configure and Analyze Event Logs in Windows 10? Tactig Windows Event Log Print Jobs The print service admin log. although the print queue in windows displays your queued print jobs, it does not keep track of completed ones. in this article, we will show how to enable and configure print event logging in windows, view print history in. Tracking a typical print job… what. learn how to check print history in. Windows Event Log Print Jobs.
From winaero.com
Enable Print Logging in Event Viewer in Windows 10 Windows Event Log Print Jobs Doing this will confirm the action and. in this article, we will show how to enable and configure print event logging in windows, view print history in. first, press the windows key, search for run, then launch the app. The print service operational log. learn how to check print history in windows 11 using the printer's print. Windows Event Log Print Jobs.
From www.rockwellautomation.com
Windows Event Logs Windows Event Log Print Jobs event viewer in windows 11/10 lets you view the complete log of all recently printed documents. Doing this will confirm the action and. The print service admin log. Tracking a typical print job… what. The print service operational log. if you want to monitor what exactly your user print, i recommend enabling “allow job name in event logs”. Windows Event Log Print Jobs.
From cyberark.my.site.com
What are the basics for Windows Logging? Windows Event Log Print Jobs first, press the windows key, search for run, then launch the app. The print service operational log. event viewer in windows 11/10 lets you view the complete log of all recently printed documents. So, if you would like to keep a check on your print. The print service admin log. learn how to check print history in. Windows Event Log Print Jobs.
From www.manageengine.com
What is Windows Event Log A complete guide from ADAudit Plus Windows Event Log Print Jobs Tracking a typical print job… what. So, if you would like to keep a check on your print. The print service operational log. in this article, we will show how to enable and configure print event logging in windows, view print history in. learn how to check print history in windows 11 using the printer's print queue, windows. Windows Event Log Print Jobs.
From support.beyondidentity.com
How to Export Windows event logs from Event Viewer Beyond Identity Windows Event Log Print Jobs Doing this will confirm the action and. event viewer in windows 11/10 lets you view the complete log of all recently printed documents. although the print queue in windows displays your queued print jobs, it does not keep track of completed ones. So, if you would like to keep a check on your print. The print service operational. Windows Event Log Print Jobs.
From www.manageengine.com
What is Windows Event Log A complete guide from ADAudit Plus Windows Event Log Print Jobs The print service operational log. Tracking a typical print job… what. The print service admin log. Doing this will confirm the action and. So, if you would like to keep a check on your print. although the print queue in windows displays your queued print jobs, it does not keep track of completed ones. first, press the windows. Windows Event Log Print Jobs.
From trevojnui.ru
Windows event log viewer Windows Event Log Print Jobs So, if you would like to keep a check on your print. Doing this will confirm the action and. if you want to monitor what exactly your user print, i recommend enabling “allow job name in event logs” policy to log documents name. The print service operational log. Tracking a typical print job… what. event viewer in windows. Windows Event Log Print Jobs.