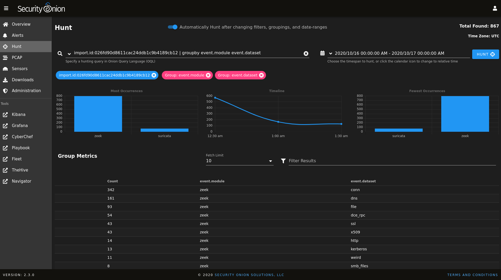
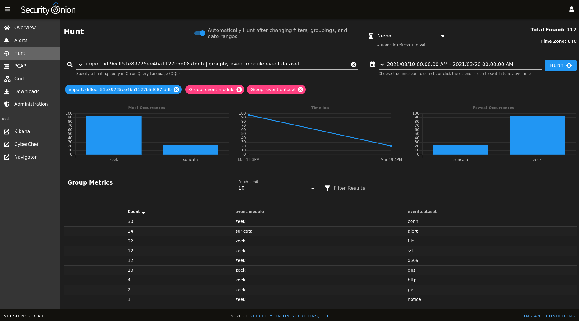
Where Does Security Onion Store Pcap . While all of the nsm tools in so have the independent capability to read stored.pcap files, there was no unified way to integrate their output into the so platform. Security onion console (soc) includes a pcap interface which allows you to access your full packet capture that was written to disk by. Alternatively, you could manually download pcaps from one or more of. In february 2018, we released an initial version of so. Security onion includes some example packet captures (pcap files) in the /opt/samples directory. To find out more about the samples, refer to security onion’s.
from blog.securityonion.net
While all of the nsm tools in so have the independent capability to read stored.pcap files, there was no unified way to integrate their output into the so platform. In february 2018, we released an initial version of so. To find out more about the samples, refer to security onion’s. Alternatively, you could manually download pcaps from one or more of. Security onion includes some example packet captures (pcap files) in the /opt/samples directory. Security onion console (soc) includes a pcap interface which allows you to access your full packet capture that was written to disk by.
Security Onion Quick Malware Analysis Qakbot pcap from 20210920
Where Does Security Onion Store Pcap In february 2018, we released an initial version of so. In february 2018, we released an initial version of so. To find out more about the samples, refer to security onion’s. Alternatively, you could manually download pcaps from one or more of. Security onion console (soc) includes a pcap interface which allows you to access your full packet capture that was written to disk by. While all of the nsm tools in so have the independent capability to read stored.pcap files, there was no unified way to integrate their output into the so platform. Security onion includes some example packet captures (pcap files) in the /opt/samples directory.
From www.youtube.com
Security Onion how to import example pcap files How to Security Onion Where Does Security Onion Store Pcap Alternatively, you could manually download pcaps from one or more of. To find out more about the samples, refer to security onion’s. Security onion includes some example packet captures (pcap files) in the /opt/samples directory. Security onion console (soc) includes a pcap interface which allows you to access your full packet capture that was written to disk by. In february. Where Does Security Onion Store Pcap.
From blog.securityonion.net
Security Onion Towards Elastic on Security Onion Technology Preview 2 Where Does Security Onion Store Pcap To find out more about the samples, refer to security onion’s. Security onion console (soc) includes a pcap interface which allows you to access your full packet capture that was written to disk by. While all of the nsm tools in so have the independent capability to read stored.pcap files, there was no unified way to integrate their output into. Where Does Security Onion Store Pcap.
From twitter.com
Security Onion on Twitter "soimportpcap provides a hyperlink to Hunt Where Does Security Onion Store Pcap Alternatively, you could manually download pcaps from one or more of. Security onion console (soc) includes a pcap interface which allows you to access your full packet capture that was written to disk by. While all of the nsm tools in so have the independent capability to read stored.pcap files, there was no unified way to integrate their output into. Where Does Security Onion Store Pcap.
From mehmetmustafacelik.medium.com
Security Onion VMware Kurulumu ve Pcap Dosyaları İmport Etme by Where Does Security Onion Store Pcap Security onion includes some example packet captures (pcap files) in the /opt/samples directory. To find out more about the samples, refer to security onion’s. Security onion console (soc) includes a pcap interface which allows you to access your full packet capture that was written to disk by. In february 2018, we released an initial version of so. Alternatively, you could. Where Does Security Onion Store Pcap.
From www.youtube.com
Security Onion Pcap Review YouTube Where Does Security Onion Store Pcap Security onion includes some example packet captures (pcap files) in the /opt/samples directory. In february 2018, we released an initial version of so. Alternatively, you could manually download pcaps from one or more of. To find out more about the samples, refer to security onion’s. While all of the nsm tools in so have the independent capability to read stored.pcap. Where Does Security Onion Store Pcap.
From github.com
so import pcap · SecurityOnionSolutions/securityonion Wiki · GitHub Where Does Security Onion Store Pcap While all of the nsm tools in so have the independent capability to read stored.pcap files, there was no unified way to integrate their output into the so platform. Security onion console (soc) includes a pcap interface which allows you to access your full packet capture that was written to disk by. In february 2018, we released an initial version. Where Does Security Onion Store Pcap.
From twitter.com
Security Onion on Twitter "Download the pcap for the stream and open Where Does Security Onion Store Pcap Alternatively, you could manually download pcaps from one or more of. Security onion console (soc) includes a pcap interface which allows you to access your full packet capture that was written to disk by. In february 2018, we released an initial version of so. To find out more about the samples, refer to security onion’s. Security onion includes some example. Where Does Security Onion Store Pcap.
From blog.securityonion.net
Security Onion Quick Malware Analysis Qakbot pcap from 20210920 Where Does Security Onion Store Pcap While all of the nsm tools in so have the independent capability to read stored.pcap files, there was no unified way to integrate their output into the so platform. In february 2018, we released an initial version of so. Security onion includes some example packet captures (pcap files) in the /opt/samples directory. Security onion console (soc) includes a pcap interface. Where Does Security Onion Store Pcap.
From www.youtube.com
Introduction to Security Onion soimportpcap and data exfil YouTube Where Does Security Onion Store Pcap Alternatively, you could manually download pcaps from one or more of. In february 2018, we released an initial version of so. While all of the nsm tools in so have the independent capability to read stored.pcap files, there was no unified way to integrate their output into the so platform. Security onion includes some example packet captures (pcap files) in. Where Does Security Onion Store Pcap.
From blog.securityonion.net
Security Onion Quick Malware Analysis Traffic Analysis Exercise pcap Where Does Security Onion Store Pcap While all of the nsm tools in so have the independent capability to read stored.pcap files, there was no unified way to integrate their output into the so platform. Security onion console (soc) includes a pcap interface which allows you to access your full packet capture that was written to disk by. Security onion includes some example packet captures (pcap. Where Does Security Onion Store Pcap.
From blog.securityonion.net
Security Onion Security Onion 2 Has Reached General Availability (GA)! Where Does Security Onion Store Pcap Alternatively, you could manually download pcaps from one or more of. In february 2018, we released an initial version of so. While all of the nsm tools in so have the independent capability to read stored.pcap files, there was no unified way to integrate their output into the so platform. Security onion includes some example packet captures (pcap files) in. Where Does Security Onion Store Pcap.
From blog.securityonion.net
Security Onion Where Does Security Onion Store Pcap To find out more about the samples, refer to security onion’s. Security onion includes some example packet captures (pcap files) in the /opt/samples directory. In february 2018, we released an initial version of so. Alternatively, you could manually download pcaps from one or more of. While all of the nsm tools in so have the independent capability to read stored.pcap. Where Does Security Onion Store Pcap.
From blog.securityonion.net
Security Onion Where Does Security Onion Store Pcap Alternatively, you could manually download pcaps from one or more of. While all of the nsm tools in so have the independent capability to read stored.pcap files, there was no unified way to integrate their output into the so platform. Security onion includes some example packet captures (pcap files) in the /opt/samples directory. Security onion console (soc) includes a pcap. Where Does Security Onion Store Pcap.
From securityonion.blogspot.com
Security Onion Security Onion 12.04 RC1 Available Now! Where Does Security Onion Store Pcap While all of the nsm tools in so have the independent capability to read stored.pcap files, there was no unified way to integrate their output into the so platform. Alternatively, you could manually download pcaps from one or more of. Security onion console (soc) includes a pcap interface which allows you to access your full packet capture that was written. Where Does Security Onion Store Pcap.
From www.serviciosvartech.com
Security Onion qué es y cómo funciona Servicios Vartech Where Does Security Onion Store Pcap Security onion includes some example packet captures (pcap files) in the /opt/samples directory. To find out more about the samples, refer to security onion’s. Security onion console (soc) includes a pcap interface which allows you to access your full packet capture that was written to disk by. In february 2018, we released an initial version of so. While all of. Where Does Security Onion Store Pcap.
From www.reddit.com
Introduction to Security Onion soimportpcap and data exfil r Where Does Security Onion Store Pcap Alternatively, you could manually download pcaps from one or more of. Security onion console (soc) includes a pcap interface which allows you to access your full packet capture that was written to disk by. To find out more about the samples, refer to security onion’s. In february 2018, we released an initial version of so. While all of the nsm. Where Does Security Onion Store Pcap.
From blog.securityonion.net
Security Onion Security Onion 2 Has Reached General Availability (GA)! Where Does Security Onion Store Pcap In february 2018, we released an initial version of so. While all of the nsm tools in so have the independent capability to read stored.pcap files, there was no unified way to integrate their output into the so platform. Security onion console (soc) includes a pcap interface which allows you to access your full packet capture that was written to. Where Does Security Onion Store Pcap.
From www.youtube.com
Building a Security Onion virtual machine for soimportpcap YouTube Where Does Security Onion Store Pcap To find out more about the samples, refer to security onion’s. Alternatively, you could manually download pcaps from one or more of. While all of the nsm tools in so have the independent capability to read stored.pcap files, there was no unified way to integrate their output into the so platform. Security onion includes some example packet captures (pcap files). Where Does Security Onion Store Pcap.
From securityonionsolutions.com
Overview Where Does Security Onion Store Pcap To find out more about the samples, refer to security onion’s. Alternatively, you could manually download pcaps from one or more of. Security onion console (soc) includes a pcap interface which allows you to access your full packet capture that was written to disk by. In february 2018, we released an initial version of so. Security onion includes some example. Where Does Security Onion Store Pcap.
From blog.securityonion.net
Security Onion Quick Malware Analysis Where Does Security Onion Store Pcap While all of the nsm tools in so have the independent capability to read stored.pcap files, there was no unified way to integrate their output into the so platform. Security onion includes some example packet captures (pcap files) in the /opt/samples directory. In february 2018, we released an initial version of so. Security onion console (soc) includes a pcap interface. Where Does Security Onion Store Pcap.
From blog.securityonion.net
Security Onion Pivoting from PCAP to CyberChef and Using Magic in Where Does Security Onion Store Pcap While all of the nsm tools in so have the independent capability to read stored.pcap files, there was no unified way to integrate their output into the so platform. Security onion console (soc) includes a pcap interface which allows you to access your full packet capture that was written to disk by. Alternatively, you could manually download pcaps from one. Where Does Security Onion Store Pcap.
From taosecurity.blogspot.com
Importing Pcap into Security Onion Where Does Security Onion Store Pcap Security onion includes some example packet captures (pcap files) in the /opt/samples directory. While all of the nsm tools in so have the independent capability to read stored.pcap files, there was no unified way to integrate their output into the so platform. Security onion console (soc) includes a pcap interface which allows you to access your full packet capture that. Where Does Security Onion Store Pcap.
From www.youtube.com
Security Onion 2.1 (RC2), Import Node, and soimportpcap! YouTube Where Does Security Onion Store Pcap To find out more about the samples, refer to security onion’s. While all of the nsm tools in so have the independent capability to read stored.pcap files, there was no unified way to integrate their output into the so platform. In february 2018, we released an initial version of so. Security onion console (soc) includes a pcap interface which allows. Where Does Security Onion Store Pcap.
From twitter.com
Security Onion on Twitter "Send the PCAP session data to CyberChef or Where Does Security Onion Store Pcap Security onion console (soc) includes a pcap interface which allows you to access your full packet capture that was written to disk by. To find out more about the samples, refer to security onion’s. Alternatively, you could manually download pcaps from one or more of. While all of the nsm tools in so have the independent capability to read stored.pcap. Where Does Security Onion Store Pcap.
From blog.securityonion.net
Security Onion New securityonioncapme package checks for active pcap Where Does Security Onion Store Pcap To find out more about the samples, refer to security onion’s. In february 2018, we released an initial version of so. Security onion includes some example packet captures (pcap files) in the /opt/samples directory. While all of the nsm tools in so have the independent capability to read stored.pcap files, there was no unified way to integrate their output into. Where Does Security Onion Store Pcap.
From www.youtube.com
Security onion training How to use snort IDS and Sguil YouTube Where Does Security Onion Store Pcap In february 2018, we released an initial version of so. Alternatively, you could manually download pcaps from one or more of. Security onion console (soc) includes a pcap interface which allows you to access your full packet capture that was written to disk by. While all of the nsm tools in so have the independent capability to read stored.pcap files,. Where Does Security Onion Store Pcap.
From blog.securityonion.net
Security Onion Security Onion 2.3.40 now available! Where Does Security Onion Store Pcap In february 2018, we released an initial version of so. To find out more about the samples, refer to security onion’s. Alternatively, you could manually download pcaps from one or more of. While all of the nsm tools in so have the independent capability to read stored.pcap files, there was no unified way to integrate their output into the so. Where Does Security Onion Store Pcap.
From blog.securityonion.net
Security Onion Pivoting from PCAP to CyberChef and Using Magic in Where Does Security Onion Store Pcap Security onion console (soc) includes a pcap interface which allows you to access your full packet capture that was written to disk by. While all of the nsm tools in so have the independent capability to read stored.pcap files, there was no unified way to integrate their output into the so platform. Security onion includes some example packet captures (pcap. Where Does Security Onion Store Pcap.
From blog.securityonion.net
Security Onion Security Onion 2 Has Reached General Availability (GA)! Where Does Security Onion Store Pcap To find out more about the samples, refer to security onion’s. In february 2018, we released an initial version of so. While all of the nsm tools in so have the independent capability to read stored.pcap files, there was no unified way to integrate their output into the so platform. Alternatively, you could manually download pcaps from one or more. Where Does Security Onion Store Pcap.
From taosecurity.blogspot.com
Importing Pcap into Security Onion Where Does Security Onion Store Pcap To find out more about the samples, refer to security onion’s. Security onion includes some example packet captures (pcap files) in the /opt/samples directory. Alternatively, you could manually download pcaps from one or more of. While all of the nsm tools in so have the independent capability to read stored.pcap files, there was no unified way to integrate their output. Where Does Security Onion Store Pcap.
From blog.securityonion.net
Security Onion Pivoting from PCAP to CyberChef and Using Magic in Where Does Security Onion Store Pcap In february 2018, we released an initial version of so. While all of the nsm tools in so have the independent capability to read stored.pcap files, there was no unified way to integrate their output into the so platform. Security onion includes some example packet captures (pcap files) in the /opt/samples directory. To find out more about the samples, refer. Where Does Security Onion Store Pcap.
From blog.securityonion.net
Security Onion Quick Malware Analysis IcedID / Bokbot with Cobalt Where Does Security Onion Store Pcap To find out more about the samples, refer to security onion’s. In february 2018, we released an initial version of so. While all of the nsm tools in so have the independent capability to read stored.pcap files, there was no unified way to integrate their output into the so platform. Alternatively, you could manually download pcaps from one or more. Where Does Security Onion Store Pcap.
From taosecurity.blogspot.com
Importing Pcap into Security Onion Where Does Security Onion Store Pcap To find out more about the samples, refer to security onion’s. Alternatively, you could manually download pcaps from one or more of. While all of the nsm tools in so have the independent capability to read stored.pcap files, there was no unified way to integrate their output into the so platform. In february 2018, we released an initial version of. Where Does Security Onion Store Pcap.
From blog.securityonion.net
Security Onion Pivoting from PCAP to CyberChef and Using Magic in Where Does Security Onion Store Pcap In february 2018, we released an initial version of so. Alternatively, you could manually download pcaps from one or more of. To find out more about the samples, refer to security onion’s. Security onion console (soc) includes a pcap interface which allows you to access your full packet capture that was written to disk by. Security onion includes some example. Where Does Security Onion Store Pcap.
From blog.securityonion.net
Security Onion Quick Malware Analysis Qakbot pcap from 20210920 Where Does Security Onion Store Pcap To find out more about the samples, refer to security onion’s. Security onion includes some example packet captures (pcap files) in the /opt/samples directory. While all of the nsm tools in so have the independent capability to read stored.pcap files, there was no unified way to integrate their output into the so platform. Alternatively, you could manually download pcaps from. Where Does Security Onion Store Pcap.