Prometheus-Net Histogram Example . Histogram is used for tracking number of events splitted between buckets. Histograms and summaries are more complex metric types. When the central prometheus server scrapes or pulls a histogram metric from a microservice instrumented with the prometheus client, it gets a response similar to the one. Not only does a single histogram or summary create a multitude of time series, it is. I want to monitor my asp.net core mvc application with prometheus. Let’s put all of these ideas into practice. Prometheus also supports calculation of quantiles based on histogram value but it's not 100% accurate because prometheus doesn't track exact values of events inside buckets. The examples below can all be found here along with a docker compose file for. It often used for tracking time of operations. A histogram samples observations (usually things like request durations or response sizes) and counts them in configurable.
        
        from github.com 
     
        
        Histograms and summaries are more complex metric types. Histogram is used for tracking number of events splitted between buckets. The examples below can all be found here along with a docker compose file for. A histogram samples observations (usually things like request durations or response sizes) and counts them in configurable. Let’s put all of these ideas into practice. It often used for tracking time of operations. When the central prometheus server scrapes or pulls a histogram metric from a microservice instrumented with the prometheus client, it gets a response similar to the one. I want to monitor my asp.net core mvc application with prometheus. Prometheus also supports calculation of quantiles based on histogram value but it's not 100% accurate because prometheus doesn't track exact values of events inside buckets. Not only does a single histogram or summary create a multitude of time series, it is.
    
    	
            
	
		 
         
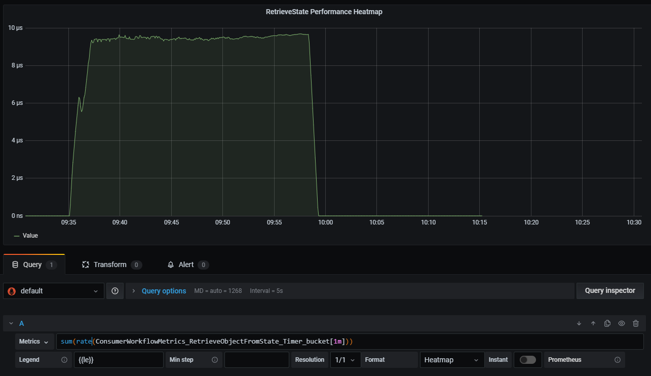
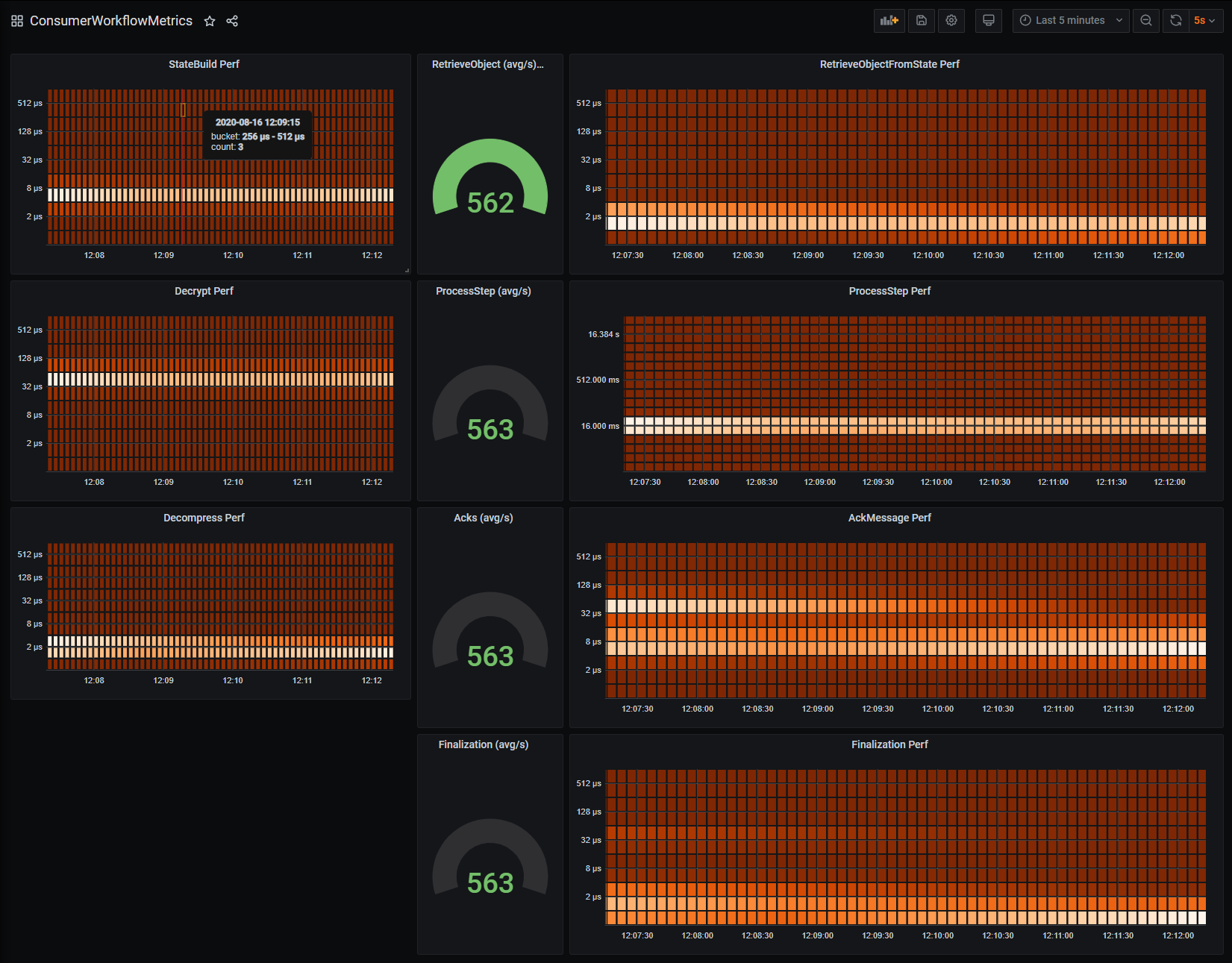
    Prometheus histogram heatmap yaxis outoforder with auto legend 
    Prometheus-Net Histogram Example  Not only does a single histogram or summary create a multitude of time series, it is. Histogram is used for tracking number of events splitted between buckets. Let’s put all of these ideas into practice. When the central prometheus server scrapes or pulls a histogram metric from a microservice instrumented with the prometheus client, it gets a response similar to the one. The examples below can all be found here along with a docker compose file for. Histograms and summaries are more complex metric types. I want to monitor my asp.net core mvc application with prometheus. It often used for tracking time of operations. A histogram samples observations (usually things like request durations or response sizes) and counts them in configurable. Not only does a single histogram or summary create a multitude of time series, it is. Prometheus also supports calculation of quantiles based on histogram value but it's not 100% accurate because prometheus doesn't track exact values of events inside buckets.
            
	
		 
         
 
    
        From antonputra.com 
                    How to Monitor Golang with Prometheus (Counter Gauge Histogram Prometheus-Net Histogram Example  A histogram samples observations (usually things like request durations or response sizes) and counts them in configurable. Not only does a single histogram or summary create a multitude of time series, it is. It often used for tracking time of operations. When the central prometheus server scrapes or pulls a histogram metric from a microservice instrumented with the prometheus client,. Prometheus-Net Histogram Example.
     
    
        From ceoptytn.blob.core.windows.net 
                    Prometheus Histogram Buckets Example at Bernice Davis blog Prometheus-Net Histogram Example  When the central prometheus server scrapes or pulls a histogram metric from a microservice instrumented with the prometheus client, it gets a response similar to the one. I want to monitor my asp.net core mvc application with prometheus. It often used for tracking time of operations. A histogram samples observations (usually things like request durations or response sizes) and counts. Prometheus-Net Histogram Example.
     
    
        From aws.amazon.com 
                    AWS adds a C++ Prometheus Exporter to OpenTelemetry AWS Open Source Blog Prometheus-Net Histogram Example  Not only does a single histogram or summary create a multitude of time series, it is. When the central prometheus server scrapes or pulls a histogram metric from a microservice instrumented with the prometheus client, it gets a response similar to the one. Histograms and summaries are more complex metric types. Histogram is used for tracking number of events splitted. Prometheus-Net Histogram Example.
     
    
        From docs.influxdata.com 
                    Work with Prometheus histograms Flux Documentation Prometheus-Net Histogram Example  Histograms and summaries are more complex metric types. A histogram samples observations (usually things like request durations or response sizes) and counts them in configurable. It often used for tracking time of operations. When the central prometheus server scrapes or pulls a histogram metric from a microservice instrumented with the prometheus client, it gets a response similar to the one.. Prometheus-Net Histogram Example.
     
    
        From aws.amazon.com 
                    AWS adds a C++ Prometheus Exporter to OpenTelemetry AWS Open Source Blog Prometheus-Net Histogram Example  When the central prometheus server scrapes or pulls a histogram metric from a microservice instrumented with the prometheus client, it gets a response similar to the one. Histograms and summaries are more complex metric types. Prometheus also supports calculation of quantiles based on histogram value but it's not 100% accurate because prometheus doesn't track exact values of events inside buckets.. Prometheus-Net Histogram Example.
     
    
        From github.com 
                    Would Love Some Advice Using Histogram and NewTimer() · Issue 234 Prometheus-Net Histogram Example  Not only does a single histogram or summary create a multitude of time series, it is. Prometheus also supports calculation of quantiles based on histogram value but it's not 100% accurate because prometheus doesn't track exact values of events inside buckets. Histograms and summaries are more complex metric types. Histogram is used for tracking number of events splitted between buckets.. Prometheus-Net Histogram Example.
     
    
        From github.com 
                    Would Love Some Advice Using Histogram and NewTimer() · Issue 234 Prometheus-Net Histogram Example  Not only does a single histogram or summary create a multitude of time series, it is. I want to monitor my asp.net core mvc application with prometheus. It often used for tracking time of operations. The examples below can all be found here along with a docker compose file for. When the central prometheus server scrapes or pulls a histogram. Prometheus-Net Histogram Example.
     
    
        From prometheus.io 
                    Understanding metric types Prometheus Prometheus-Net Histogram Example  Prometheus also supports calculation of quantiles based on histogram value but it's not 100% accurate because prometheus doesn't track exact values of events inside buckets. When the central prometheus server scrapes or pulls a histogram metric from a microservice instrumented with the prometheus client, it gets a response similar to the one. It often used for tracking time of operations.. Prometheus-Net Histogram Example.
     
    
        From codeburst.io 
                    Prometheus by Example. Exploring Prometheus through a familiar… by Prometheus-Net Histogram Example  It often used for tracking time of operations. Histogram is used for tracking number of events splitted between buckets. Prometheus also supports calculation of quantiles based on histogram value but it's not 100% accurate because prometheus doesn't track exact values of events inside buckets. I want to monitor my asp.net core mvc application with prometheus. Not only does a single. Prometheus-Net Histogram Example.
     
    
        From zhuanlan.zhihu.com 
                    深入理解和使用 Prometheus 的 Histogram 指标类型 知乎 Prometheus-Net Histogram Example  A histogram samples observations (usually things like request durations or response sizes) and counts them in configurable. The examples below can all be found here along with a docker compose file for. Not only does a single histogram or summary create a multitude of time series, it is. I want to monitor my asp.net core mvc application with prometheus. Prometheus. Prometheus-Net Histogram Example.
     
    
        From www.programmersought.com 
                    Prometheus Best Practices Summary and Histogram Programmer Sought Prometheus-Net Histogram Example  Histograms and summaries are more complex metric types. I want to monitor my asp.net core mvc application with prometheus. A histogram samples observations (usually things like request durations or response sizes) and counts them in configurable. Not only does a single histogram or summary create a multitude of time series, it is. When the central prometheus server scrapes or pulls. Prometheus-Net Histogram Example.
     
    
        From gitmotion.com 
                    grafana Support Prometheus histograms in the heatmap panel Prometheus-Net Histogram Example  It often used for tracking time of operations. The examples below can all be found here along with a docker compose file for. Let’s put all of these ideas into practice. Not only does a single histogram or summary create a multitude of time series, it is. I want to monitor my asp.net core mvc application with prometheus. Prometheus also. Prometheus-Net Histogram Example.
     
    
        From chronosphere.io 
                    4 Primary Types of Prometheus Metrics Chronosphere Prometheus-Net Histogram Example  The examples below can all be found here along with a docker compose file for. Not only does a single histogram or summary create a multitude of time series, it is. I want to monitor my asp.net core mvc application with prometheus. When the central prometheus server scrapes or pulls a histogram metric from a microservice instrumented with the prometheus. Prometheus-Net Histogram Example.
     
    
        From grafana.com 
                    How to visualize Prometheus histograms in Grafana Grafana Labs Prometheus-Net Histogram Example  Prometheus also supports calculation of quantiles based on histogram value but it's not 100% accurate because prometheus doesn't track exact values of events inside buckets. The examples below can all be found here along with a docker compose file for. I want to monitor my asp.net core mvc application with prometheus. Histogram is used for tracking number of events splitted. Prometheus-Net Histogram Example.
     
    
        From ilolicon.github.io 
                    Prometheus Prometheus-Net Histogram Example  It often used for tracking time of operations. I want to monitor my asp.net core mvc application with prometheus. Prometheus also supports calculation of quantiles based on histogram value but it's not 100% accurate because prometheus doesn't track exact values of events inside buckets. Histogram is used for tracking number of events splitted between buckets. Histograms and summaries are more. Prometheus-Net Histogram Example.
     
    
        From grafana.com 
                    How to visualize Prometheus histograms in Grafana Grafana Labs Prometheus-Net Histogram Example  I want to monitor my asp.net core mvc application with prometheus. Let’s put all of these ideas into practice. Prometheus also supports calculation of quantiles based on histogram value but it's not 100% accurate because prometheus doesn't track exact values of events inside buckets. Histogram is used for tracking number of events splitted between buckets. The examples below can all. Prometheus-Net Histogram Example.
     
    
        From ceoptytn.blob.core.windows.net 
                    Prometheus Histogram Buckets Example at Bernice Davis blog Prometheus-Net Histogram Example  It often used for tracking time of operations. Histograms and summaries are more complex metric types. Let’s put all of these ideas into practice. The examples below can all be found here along with a docker compose file for. I want to monitor my asp.net core mvc application with prometheus. A histogram samples observations (usually things like request durations or. Prometheus-Net Histogram Example.
     
    
        From antonputra.com 
                    How to Monitor Golang with Prometheus (Counter Gauge Histogram Prometheus-Net Histogram Example  Let’s put all of these ideas into practice. The examples below can all be found here along with a docker compose file for. Histogram is used for tracking number of events splitted between buckets. I want to monitor my asp.net core mvc application with prometheus. Prometheus also supports calculation of quantiles based on histogram value but it's not 100% accurate. Prometheus-Net Histogram Example.
     
    
        From bryce.fisher-fleig.org 
                    Histograms Prometheus-Net Histogram Example  Histograms and summaries are more complex metric types. Not only does a single histogram or summary create a multitude of time series, it is. It often used for tracking time of operations. A histogram samples observations (usually things like request durations or response sizes) and counts them in configurable. Prometheus also supports calculation of quantiles based on histogram value but. Prometheus-Net Histogram Example.
     
    
        From towardsdatascience.com 
                    Prometheus Histograms with Grafana Heatmaps by Michael Hamrah Prometheus-Net Histogram Example  It often used for tracking time of operations. The examples below can all be found here along with a docker compose file for. Not only does a single histogram or summary create a multitude of time series, it is. Histograms and summaries are more complex metric types. Let’s put all of these ideas into practice. A histogram samples observations (usually. Prometheus-Net Histogram Example.
     
    
        From prometheus.io 
                    Understanding metric types Prometheus Prometheus-Net Histogram Example  When the central prometheus server scrapes or pulls a histogram metric from a microservice instrumented with the prometheus client, it gets a response similar to the one. Histograms and summaries are more complex metric types. It often used for tracking time of operations. A histogram samples observations (usually things like request durations or response sizes) and counts them in configurable.. Prometheus-Net Histogram Example.
     
    
        From grafana.com 
                    How to visualize Prometheus histograms in Grafana Grafana Labs Prometheus-Net Histogram Example  The examples below can all be found here along with a docker compose file for. A histogram samples observations (usually things like request durations or response sizes) and counts them in configurable. I want to monitor my asp.net core mvc application with prometheus. It often used for tracking time of operations. Histogram is used for tracking number of events splitted. Prometheus-Net Histogram Example.
     
    
        From docs.influxdata.com 
                    Work with Prometheus histograms Flux Documentation Prometheus-Net Histogram Example  Histograms and summaries are more complex metric types. A histogram samples observations (usually things like request durations or response sizes) and counts them in configurable. It often used for tracking time of operations. Histogram is used for tracking number of events splitted between buckets. The examples below can all be found here along with a docker compose file for. Not. Prometheus-Net Histogram Example.
     
    
        From github.com 
                    Prometheus histogram heatmap yaxis outoforder with auto legend Prometheus-Net Histogram Example  Let’s put all of these ideas into practice. I want to monitor my asp.net core mvc application with prometheus. The examples below can all be found here along with a docker compose file for. Histogram is used for tracking number of events splitted between buckets. Not only does a single histogram or summary create a multitude of time series, it. Prometheus-Net Histogram Example.
     
    
        From www.asserts.ai 
                    OpenTelemetry Histograms with Prometheus Prometheus-Net Histogram Example  The examples below can all be found here along with a docker compose file for. Let’s put all of these ideas into practice. It often used for tracking time of operations. A histogram samples observations (usually things like request durations or response sizes) and counts them in configurable. I want to monitor my asp.net core mvc application with prometheus. Histograms. Prometheus-Net Histogram Example.
     
    
        From towardsdatascience.com 
                    Prometheus Histograms with Grafana Heatmaps by Michael Hamrah Prometheus-Net Histogram Example  Let’s put all of these ideas into practice. A histogram samples observations (usually things like request durations or response sizes) and counts them in configurable. When the central prometheus server scrapes or pulls a histogram metric from a microservice instrumented with the prometheus client, it gets a response similar to the one. The examples below can all be found here. Prometheus-Net Histogram Example.
     
    
        From grafana.com 
                    How to visualize Prometheus histograms in Grafana Grafana Labs Prometheus-Net Histogram Example  A histogram samples observations (usually things like request durations or response sizes) and counts them in configurable. Histogram is used for tracking number of events splitted between buckets. Let’s put all of these ideas into practice. The examples below can all be found here along with a docker compose file for. I want to monitor my asp.net core mvc application. Prometheus-Net Histogram Example.
     
    
        From docs.sysdig.com 
                    Histogram Sysdig Docs Prometheus-Net Histogram Example  Prometheus also supports calculation of quantiles based on histogram value but it's not 100% accurate because prometheus doesn't track exact values of events inside buckets. Not only does a single histogram or summary create a multitude of time series, it is. It often used for tracking time of operations. The examples below can all be found here along with a. Prometheus-Net Histogram Example.
     
    
        From ceoptytn.blob.core.windows.net 
                    Prometheus Histogram Buckets Example at Bernice Davis blog Prometheus-Net Histogram Example  The examples below can all be found here along with a docker compose file for. Histograms and summaries are more complex metric types. Let’s put all of these ideas into practice. When the central prometheus server scrapes or pulls a histogram metric from a microservice instrumented with the prometheus client, it gets a response similar to the one. Not only. Prometheus-Net Histogram Example.
     
    
        From grafana.com 
                    How sparse histograms can improve efficiency, precision, and Prometheus-Net Histogram Example  The examples below can all be found here along with a docker compose file for. It often used for tracking time of operations. I want to monitor my asp.net core mvc application with prometheus. Prometheus also supports calculation of quantiles based on histogram value but it's not 100% accurate because prometheus doesn't track exact values of events inside buckets. Histogram. Prometheus-Net Histogram Example.
     
    
        From www.timescale.com 
                    A Deep Dive Into the Four Types of Prometheus Metrics Prometheus-Net Histogram Example  A histogram samples observations (usually things like request durations or response sizes) and counts them in configurable. Histograms and summaries are more complex metric types. The examples below can all be found here along with a docker compose file for. Let’s put all of these ideas into practice. Prometheus also supports calculation of quantiles based on histogram value but it's. Prometheus-Net Histogram Example.
     
    
        From memgraph.com 
                    Use Prometheus to Monitor Memgraph’s Performance Metrics Prometheus-Net Histogram Example  The examples below can all be found here along with a docker compose file for. When the central prometheus server scrapes or pulls a histogram metric from a microservice instrumented with the prometheus client, it gets a response similar to the one. Histogram is used for tracking number of events splitted between buckets. Let’s put all of these ideas into. Prometheus-Net Histogram Example.
     
    
        From grafana.com 
                    How to visualize Prometheus histograms in Grafana Grafana Labs Prometheus-Net Histogram Example  Let’s put all of these ideas into practice. I want to monitor my asp.net core mvc application with prometheus. When the central prometheus server scrapes or pulls a histogram metric from a microservice instrumented with the prometheus client, it gets a response similar to the one. Histogram is used for tracking number of events splitted between buckets. Prometheus also supports. Prometheus-Net Histogram Example.
     
    
        From zhuanlan.zhihu.com 
                    一文搞懂 Prometheus 的直方图 知乎 Prometheus-Net Histogram Example  Let’s put all of these ideas into practice. The examples below can all be found here along with a docker compose file for. When the central prometheus server scrapes or pulls a histogram metric from a microservice instrumented with the prometheus client, it gets a response similar to the one. I want to monitor my asp.net core mvc application with. Prometheus-Net Histogram Example.
     
    
        From github.com 
                    Would Love Some Advice Using Histogram and NewTimer() · Issue 234 Prometheus-Net Histogram Example  The examples below can all be found here along with a docker compose file for. Not only does a single histogram or summary create a multitude of time series, it is. Histograms and summaries are more complex metric types. Histogram is used for tracking number of events splitted between buckets. Let’s put all of these ideas into practice. When the. Prometheus-Net Histogram Example.