Sendmail Check Mail Queue . It provides a summary of all the messages in the. The 'mailq' command is a widely used tool for checking the email queue in linux. All the mail queue store at /var/spool/mqueue. Each message in the queu is stored in the directory /var/spool/clientmqueue and mqueue as a couple of files which are named. Use mailq or you can list the files in queue: To deal with queues in sendmail you have the qtool.pl utility in the contrib sendmail source code directory. Mailq dumps out a verbose list, but. This post looks at basic usage of this command. Is there a simple command to find out the current number of messages in the linux mail queue? To remove all the mail queue, just delete all files in /var/spool/mqueue # cd /var/spool/mqueue/ #. Use the mailq command to get a summary of the mail messages queued for future delivery.
from www.twilio.com
The 'mailq' command is a widely used tool for checking the email queue in linux. To deal with queues in sendmail you have the qtool.pl utility in the contrib sendmail source code directory. This post looks at basic usage of this command. It provides a summary of all the messages in the. Each message in the queu is stored in the directory /var/spool/clientmqueue and mqueue as a couple of files which are named. Mailq dumps out a verbose list, but. Use the mailq command to get a summary of the mail messages queued for future delivery. All the mail queue store at /var/spool/mqueue. To remove all the mail queue, just delete all files in /var/spool/mqueue # cd /var/spool/mqueue/ #. Is there a simple command to find out the current number of messages in the linux mail queue?
How to Send Emails in Node.js Using SMTP With SendGrid
Sendmail Check Mail Queue Use the mailq command to get a summary of the mail messages queued for future delivery. To remove all the mail queue, just delete all files in /var/spool/mqueue # cd /var/spool/mqueue/ #. It provides a summary of all the messages in the. To deal with queues in sendmail you have the qtool.pl utility in the contrib sendmail source code directory. Is there a simple command to find out the current number of messages in the linux mail queue? The 'mailq' command is a widely used tool for checking the email queue in linux. Each message in the queu is stored in the directory /var/spool/clientmqueue and mqueue as a couple of files which are named. Use mailq or you can list the files in queue: This post looks at basic usage of this command. Use the mailq command to get a summary of the mail messages queued for future delivery. Mailq dumps out a verbose list, but. All the mail queue store at /var/spool/mqueue.
From blog.redserverhost.com
How to Manage Exim Mail Queue? Sendmail Check Mail Queue Mailq dumps out a verbose list, but. To remove all the mail queue, just delete all files in /var/spool/mqueue # cd /var/spool/mqueue/ #. Is there a simple command to find out the current number of messages in the linux mail queue? This post looks at basic usage of this command. The 'mailq' command is a widely used tool for checking. Sendmail Check Mail Queue.
From www.interserver.net
Manage Exim Mail Queue in WHM Interserver Tips Sendmail Check Mail Queue To remove all the mail queue, just delete all files in /var/spool/mqueue # cd /var/spool/mqueue/ #. Mailq dumps out a verbose list, but. To deal with queues in sendmail you have the qtool.pl utility in the contrib sendmail source code directory. Is there a simple command to find out the current number of messages in the linux mail queue? This. Sendmail Check Mail Queue.
From www.slideserve.com
PPT sendmail PowerPoint Presentation, free download ID4415099 Sendmail Check Mail Queue Is there a simple command to find out the current number of messages in the linux mail queue? The 'mailq' command is a widely used tool for checking the email queue in linux. To remove all the mail queue, just delete all files in /var/spool/mqueue # cd /var/spool/mqueue/ #. Use mailq or you can list the files in queue: It. Sendmail Check Mail Queue.
From www.host-stage.net
How to Review Mail in your cPanel Server Queue?Knowledgebase HostStage Sendmail Check Mail Queue It provides a summary of all the messages in the. This post looks at basic usage of this command. To deal with queues in sendmail you have the qtool.pl utility in the contrib sendmail source code directory. All the mail queue store at /var/spool/mqueue. The 'mailq' command is a widely used tool for checking the email queue in linux. Is. Sendmail Check Mail Queue.
From www.youtube.com
How To Fix Gmail Queued Email How to Send Queued Mail in Gmail YouTube Sendmail Check Mail Queue Use mailq or you can list the files in queue: To deal with queues in sendmail you have the qtool.pl utility in the contrib sendmail source code directory. It provides a summary of all the messages in the. All the mail queue store at /var/spool/mqueue. Each message in the queu is stored in the directory /var/spool/clientmqueue and mqueue as a. Sendmail Check Mail Queue.
From www.youtube.com
Unix & Linux Native sendmail commands to operate the mail queue? YouTube Sendmail Check Mail Queue The 'mailq' command is a widely used tool for checking the email queue in linux. Use mailq or you can list the files in queue: Mailq dumps out a verbose list, but. Use the mailq command to get a summary of the mail messages queued for future delivery. It provides a summary of all the messages in the. To remove. Sendmail Check Mail Queue.
From www.tutsmake.com
Laravel 10 Send Email/Mail using Queue Tutorial Tuts Make Sendmail Check Mail Queue Use mailq or you can list the files in queue: To remove all the mail queue, just delete all files in /var/spool/mqueue # cd /var/spool/mqueue/ #. Each message in the queu is stored in the directory /var/spool/clientmqueue and mqueue as a couple of files which are named. Mailq dumps out a verbose list, but. Is there a simple command to. Sendmail Check Mail Queue.
From www.tutsmake.com
How to Send Mail using Queue in Laravel 9 Tuts Make Sendmail Check Mail Queue All the mail queue store at /var/spool/mqueue. It provides a summary of all the messages in the. Mailq dumps out a verbose list, but. Is there a simple command to find out the current number of messages in the linux mail queue? To deal with queues in sendmail you have the qtool.pl utility in the contrib sendmail source code directory.. Sendmail Check Mail Queue.
From emaillistvalidation.com
Check Email Queue in Office 365 Ensuring Smooth Mail Flow Sendmail Check Mail Queue Each message in the queu is stored in the directory /var/spool/clientmqueue and mqueue as a couple of files which are named. Use mailq or you can list the files in queue: Is there a simple command to find out the current number of messages in the linux mail queue? All the mail queue store at /var/spool/mqueue. To remove all the. Sendmail Check Mail Queue.
From www.youtube.com
Send an email from a Queue using an Email Template YouTube Sendmail Check Mail Queue To deal with queues in sendmail you have the qtool.pl utility in the contrib sendmail source code directory. To remove all the mail queue, just delete all files in /var/spool/mqueue # cd /var/spool/mqueue/ #. All the mail queue store at /var/spool/mqueue. The 'mailq' command is a widely used tool for checking the email queue in linux. Use mailq or you. Sendmail Check Mail Queue.
From www.twilio.com
How to Send Emails in Node.js Using SMTP With SendGrid Sendmail Check Mail Queue Use mailq or you can list the files in queue: Mailq dumps out a verbose list, but. It provides a summary of all the messages in the. The 'mailq' command is a widely used tool for checking the email queue in linux. To remove all the mail queue, just delete all files in /var/spool/mqueue # cd /var/spool/mqueue/ #. All the. Sendmail Check Mail Queue.
From www.akadia.com
Postfix the Sendmail Replacement Sendmail Check Mail Queue All the mail queue store at /var/spool/mqueue. Is there a simple command to find out the current number of messages in the linux mail queue? Use the mailq command to get a summary of the mail messages queued for future delivery. Mailq dumps out a verbose list, but. The 'mailq' command is a widely used tool for checking the email. Sendmail Check Mail Queue.
From dev.to
Send Email using Queue in Laravel 5.8 DEV Community Sendmail Check Mail Queue It provides a summary of all the messages in the. Each message in the queu is stored in the directory /var/spool/clientmqueue and mqueue as a couple of files which are named. To deal with queues in sendmail you have the qtool.pl utility in the contrib sendmail source code directory. To remove all the mail queue, just delete all files in. Sendmail Check Mail Queue.
From www.youtube.com
Windows smartd Mailing with sendmail YouTube Sendmail Check Mail Queue Use mailq or you can list the files in queue: Each message in the queu is stored in the directory /var/spool/clientmqueue and mqueue as a couple of files which are named. Mailq dumps out a verbose list, but. To remove all the mail queue, just delete all files in /var/spool/mqueue # cd /var/spool/mqueue/ #. All the mail queue store at. Sendmail Check Mail Queue.
From www.iankumu.com
Laravel Mail How to Send Emails Easily in Laravel Sendmail Check Mail Queue This post looks at basic usage of this command. To remove all the mail queue, just delete all files in /var/spool/mqueue # cd /var/spool/mqueue/ #. It provides a summary of all the messages in the. Each message in the queu is stored in the directory /var/spool/clientmqueue and mqueue as a couple of files which are named. All the mail queue. Sendmail Check Mail Queue.
From techvblogs.com
Laravel 8 Send Mail using Queue Tutorial TechvBlogs Sendmail Check Mail Queue Use the mailq command to get a summary of the mail messages queued for future delivery. Is there a simple command to find out the current number of messages in the linux mail queue? Each message in the queu is stored in the directory /var/spool/clientmqueue and mqueue as a couple of files which are named. Mailq dumps out a verbose. Sendmail Check Mail Queue.
From slideplayer.com
Chapter 19 Electronic Mail ppt download Sendmail Check Mail Queue To remove all the mail queue, just delete all files in /var/spool/mqueue # cd /var/spool/mqueue/ #. All the mail queue store at /var/spool/mqueue. Is there a simple command to find out the current number of messages in the linux mail queue? Mailq dumps out a verbose list, but. It provides a summary of all the messages in the. To deal. Sendmail Check Mail Queue.
From www.itsolutionstuff.com
Laravel 8 Send Mail using Queue Example Sendmail Check Mail Queue The 'mailq' command is a widely used tool for checking the email queue in linux. Mailq dumps out a verbose list, but. To remove all the mail queue, just delete all files in /var/spool/mqueue # cd /var/spool/mqueue/ #. Use mailq or you can list the files in queue: Is there a simple command to find out the current number of. Sendmail Check Mail Queue.
From stateful.com
Can Node.js Send Email? 3 Options and How to Add Them to Your App Sendmail Check Mail Queue Mailq dumps out a verbose list, but. To remove all the mail queue, just delete all files in /var/spool/mqueue # cd /var/spool/mqueue/ #. All the mail queue store at /var/spool/mqueue. Use the mailq command to get a summary of the mail messages queued for future delivery. It provides a summary of all the messages in the. This post looks at. Sendmail Check Mail Queue.
From www.youtube.com
DevOps & SysAdmins Sendmail queues mail, doesn't send (4 Solutions Sendmail Check Mail Queue The 'mailq' command is a widely used tool for checking the email queue in linux. Mailq dumps out a verbose list, but. All the mail queue store at /var/spool/mqueue. To remove all the mail queue, just delete all files in /var/spool/mqueue # cd /var/spool/mqueue/ #. Use mailq or you can list the files in queue: Use the mailq command to. Sendmail Check Mail Queue.
From www.nicesnippets.com
How to Send Mail using Queue in Laravel 9? Sendmail Check Mail Queue To remove all the mail queue, just delete all files in /var/spool/mqueue # cd /var/spool/mqueue/ #. Is there a simple command to find out the current number of messages in the linux mail queue? Use mailq or you can list the files in queue: It provides a summary of all the messages in the. All the mail queue store at. Sendmail Check Mail Queue.
From www.slideserve.com
PPT sendmail PowerPoint Presentation, free download ID4415108 Sendmail Check Mail Queue All the mail queue store at /var/spool/mqueue. It provides a summary of all the messages in the. Use mailq or you can list the files in queue: Mailq dumps out a verbose list, but. The 'mailq' command is a widely used tool for checking the email queue in linux. This post looks at basic usage of this command. Each message. Sendmail Check Mail Queue.
From morioh.com
How to Send Bulk Mail Using Queue in Laravel 8 Sendmail Check Mail Queue This post looks at basic usage of this command. To deal with queues in sendmail you have the qtool.pl utility in the contrib sendmail source code directory. Use the mailq command to get a summary of the mail messages queued for future delivery. The 'mailq' command is a widely used tool for checking the email queue in linux. Is there. Sendmail Check Mail Queue.
From webmin.com
Sendmail Mail Server min Sendmail Check Mail Queue To remove all the mail queue, just delete all files in /var/spool/mqueue # cd /var/spool/mqueue/ #. Use mailq or you can list the files in queue: All the mail queue store at /var/spool/mqueue. It provides a summary of all the messages in the. Use the mailq command to get a summary of the mail messages queued for future delivery. The. Sendmail Check Mail Queue.
From websolutionstuff.com
How To Send Email Using Queue In Laravel 9 Sendmail Check Mail Queue The 'mailq' command is a widely used tool for checking the email queue in linux. Use the mailq command to get a summary of the mail messages queued for future delivery. This post looks at basic usage of this command. Use mailq or you can list the files in queue: It provides a summary of all the messages in the.. Sendmail Check Mail Queue.
From a1websitepro.com
Postfix Check Email Queue Using Linux Command Sendmail Check Mail Queue Is there a simple command to find out the current number of messages in the linux mail queue? To deal with queues in sendmail you have the qtool.pl utility in the contrib sendmail source code directory. It provides a summary of all the messages in the. Use the mailq command to get a summary of the mail messages queued for. Sendmail Check Mail Queue.
From morioh.com
How to Send Bulk Mail using a Queue in Laravel 10 Sendmail Check Mail Queue Mailq dumps out a verbose list, but. All the mail queue store at /var/spool/mqueue. Is there a simple command to find out the current number of messages in the linux mail queue? To deal with queues in sendmail you have the qtool.pl utility in the contrib sendmail source code directory. To remove all the mail queue, just delete all files. Sendmail Check Mail Queue.
From 9to5answer.com
[Solved] Configure Sendmail Server to accept external 9to5Answer Sendmail Check Mail Queue To deal with queues in sendmail you have the qtool.pl utility in the contrib sendmail source code directory. It provides a summary of all the messages in the. Mailq dumps out a verbose list, but. Each message in the queu is stored in the directory /var/spool/clientmqueue and mqueue as a couple of files which are named. The 'mailq' command is. Sendmail Check Mail Queue.
From www.itsolutionstuff.com
Laravel 9 Send Email using Queue Example Sendmail Check Mail Queue Use mailq or you can list the files in queue: It provides a summary of all the messages in the. To deal with queues in sendmail you have the qtool.pl utility in the contrib sendmail source code directory. The 'mailq' command is a widely used tool for checking the email queue in linux. Is there a simple command to find. Sendmail Check Mail Queue.
From www.pcrisk.com
SMTP/Sendmail Service Is Disabled Email Scam Removal and recovery steps Sendmail Check Mail Queue The 'mailq' command is a widely used tool for checking the email queue in linux. Is there a simple command to find out the current number of messages in the linux mail queue? This post looks at basic usage of this command. Use mailq or you can list the files in queue: To remove all the mail queue, just delete. Sendmail Check Mail Queue.
From www.servercake.blog
What is Email queue on mail server ServerCake India Sendmail Check Mail Queue Use mailq or you can list the files in queue: Each message in the queu is stored in the directory /var/spool/clientmqueue and mqueue as a couple of files which are named. All the mail queue store at /var/spool/mqueue. Mailq dumps out a verbose list, but. It provides a summary of all the messages in the. The 'mailq' command is a. Sendmail Check Mail Queue.
From www.youtube.com
How to check mail queue in cpanel 2024 YouTube Sendmail Check Mail Queue It provides a summary of all the messages in the. Each message in the queu is stored in the directory /var/spool/clientmqueue and mqueue as a couple of files which are named. All the mail queue store at /var/spool/mqueue. This post looks at basic usage of this command. Use mailq or you can list the files in queue: Use the mailq. Sendmail Check Mail Queue.
From emaillistvalidation.com
Check Email Queue in Office 365 Ensuring Smooth Mail Flow Sendmail Check Mail Queue Each message in the queu is stored in the directory /var/spool/clientmqueue and mqueue as a couple of files which are named. To remove all the mail queue, just delete all files in /var/spool/mqueue # cd /var/spool/mqueue/ #. To deal with queues in sendmail you have the qtool.pl utility in the contrib sendmail source code directory. This post looks at basic. Sendmail Check Mail Queue.
From morioh.com
How to Send Mail/Emails using Queue in Laravel 8 App Sendmail Check Mail Queue To deal with queues in sendmail you have the qtool.pl utility in the contrib sendmail source code directory. This post looks at basic usage of this command. Is there a simple command to find out the current number of messages in the linux mail queue? It provides a summary of all the messages in the. Mailq dumps out a verbose. Sendmail Check Mail Queue.
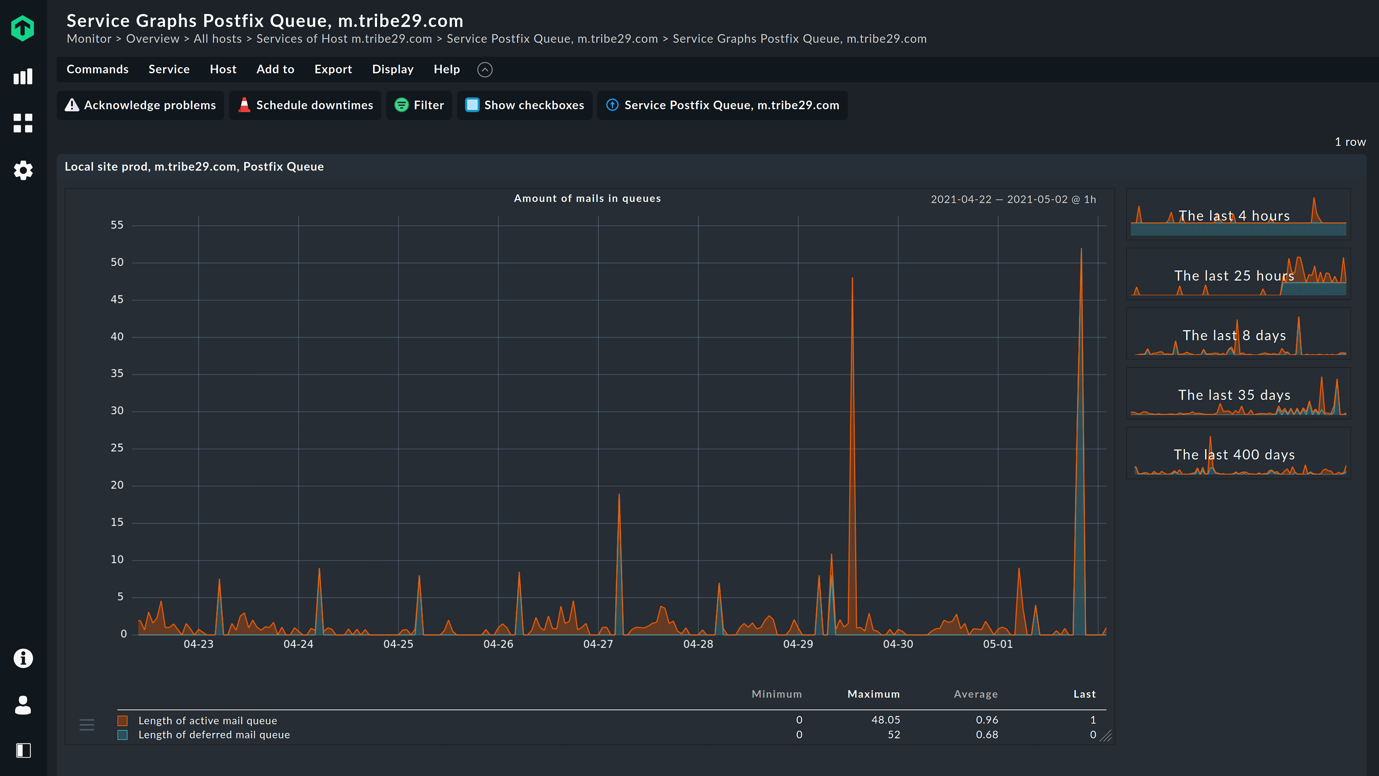
From checkmk.com
Mail Server Monitoring How to Monitor Mail Servers for Optimal Sendmail Check Mail Queue All the mail queue store at /var/spool/mqueue. Mailq dumps out a verbose list, but. Each message in the queu is stored in the directory /var/spool/clientmqueue and mqueue as a couple of files which are named. Use the mailq command to get a summary of the mail messages queued for future delivery. The 'mailq' command is a widely used tool for. Sendmail Check Mail Queue.