Tibco Bwce Logging . We are planning to migrate to tibco bwce on red hat openshift, can you suggest which logging pattern is most suitable. Enable the bwce application debug trace file by setting “bw_loglevel” to debug. In the mapper it is possible to search for functions using the ‘filter’ field. In this article, we will. This tutorial assumes you have a working knowledge of businessworks container edition (bwce) and redhat openshift. For design time, you will. This article list out the logback loggers which are responsible to generate bw 6.x / bwce job & activity life cycle Searching for functions in the mapper. In the example below we are looking for functions available. How to enable appnode debug for bw 6 application in business studio and runtime. This article explain how to enable activity level logging both while debugging applications in studio and at runtime, and also list a number of useful xml tags to debug.
from techieswiki.com
Searching for functions in the mapper. In the example below we are looking for functions available. This article list out the logback loggers which are responsible to generate bw 6.x / bwce job & activity life cycle This article explain how to enable activity level logging both while debugging applications in studio and at runtime, and also list a number of useful xml tags to debug. How to enable appnode debug for bw 6 application in business studio and runtime. In the mapper it is possible to search for functions using the ‘filter’ field. We are planning to migrate to tibco bwce on red hat openshift, can you suggest which logging pattern is most suitable. Enable the bwce application debug trace file by setting “bw_loglevel” to debug. In this article, we will. For design time, you will.
How to build TIBCO BWCE docker base image and a simple application
Tibco Bwce Logging In this article, we will. This tutorial assumes you have a working knowledge of businessworks container edition (bwce) and redhat openshift. In this article, we will. Searching for functions in the mapper. Enable the bwce application debug trace file by setting “bw_loglevel” to debug. How to enable appnode debug for bw 6 application in business studio and runtime. This article list out the logback loggers which are responsible to generate bw 6.x / bwce job & activity life cycle We are planning to migrate to tibco bwce on red hat openshift, can you suggest which logging pattern is most suitable. In the example below we are looking for functions available. In the mapper it is possible to search for functions using the ‘filter’ field. This article explain how to enable activity level logging both while debugging applications in studio and at runtime, and also list a number of useful xml tags to debug. For design time, you will.
From github.com
GitHub mpandav/cicddemo The demonstration of TIBCO BWCE application Tibco Bwce Logging Enable the bwce application debug trace file by setting “bw_loglevel” to debug. For design time, you will. In this article, we will. How to enable appnode debug for bw 6 application in business studio and runtime. Searching for functions in the mapper. This tutorial assumes you have a working knowledge of businessworks container edition (bwce) and redhat openshift. In the. Tibco Bwce Logging.
From www.youtube.com
What is TIBCO TIBCO BW6 & TIBCO BWCE Recorded Demo Session By Tibco Bwce Logging This article explain how to enable activity level logging both while debugging applications in studio and at runtime, and also list a number of useful xml tags to debug. This article list out the logback loggers which are responsible to generate bw 6.x / bwce job & activity life cycle In the example below we are looking for functions available.. Tibco Bwce Logging.
From bwcodescanner.com
TIBCO BWCE Design Document Generator Automate BW6 Design Tibco Bwce Logging How to enable appnode debug for bw 6 application in business studio and runtime. In the mapper it is possible to search for functions using the ‘filter’ field. Enable the bwce application debug trace file by setting “bw_loglevel” to debug. This article list out the logback loggers which are responsible to generate bw 6.x / bwce job & activity life. Tibco Bwce Logging.
From www.youtube.com
TIBCO LogLogic® Log Management Intelligence Product Overview YouTube Tibco Bwce Logging Searching for functions in the mapper. Enable the bwce application debug trace file by setting “bw_loglevel” to debug. This tutorial assumes you have a working knowledge of businessworks container edition (bwce) and redhat openshift. This article explain how to enable activity level logging both while debugging applications in studio and at runtime, and also list a number of useful xml. Tibco Bwce Logging.
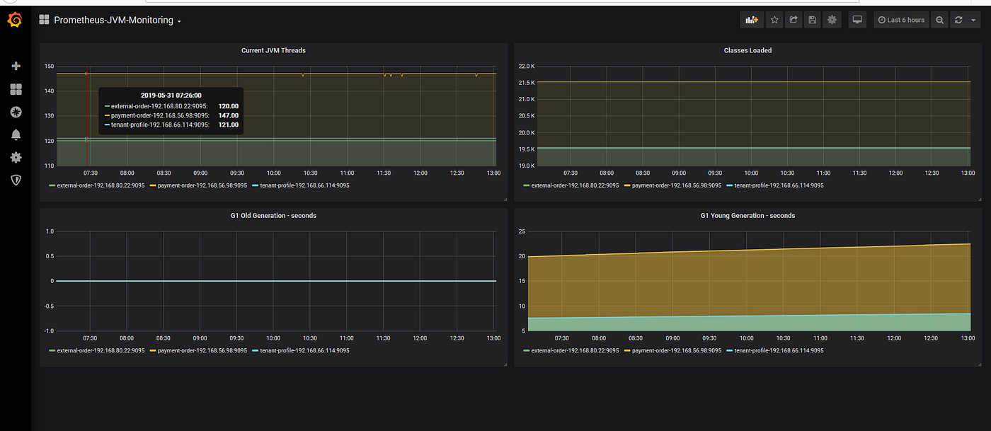
From jalbertomr.blogspot.com
Holocron TIBCO BWCE Monitor instalación Tibco Bwce Logging For design time, you will. Enable the bwce application debug trace file by setting “bw_loglevel” to debug. This tutorial assumes you have a working knowledge of businessworks container edition (bwce) and redhat openshift. In this article, we will. In the example below we are looking for functions available. We are planning to migrate to tibco bwce on red hat openshift,. Tibco Bwce Logging.
From jalbertomr.blogspot.com
Holocron TIBCO BWCE Monitor instalación Tibco Bwce Logging In the mapper it is possible to search for functions using the ‘filter’ field. For design time, you will. In the example below we are looking for functions available. In this article, we will. We are planning to migrate to tibco bwce on red hat openshift, can you suggest which logging pattern is most suitable. Searching for functions in the. Tibco Bwce Logging.
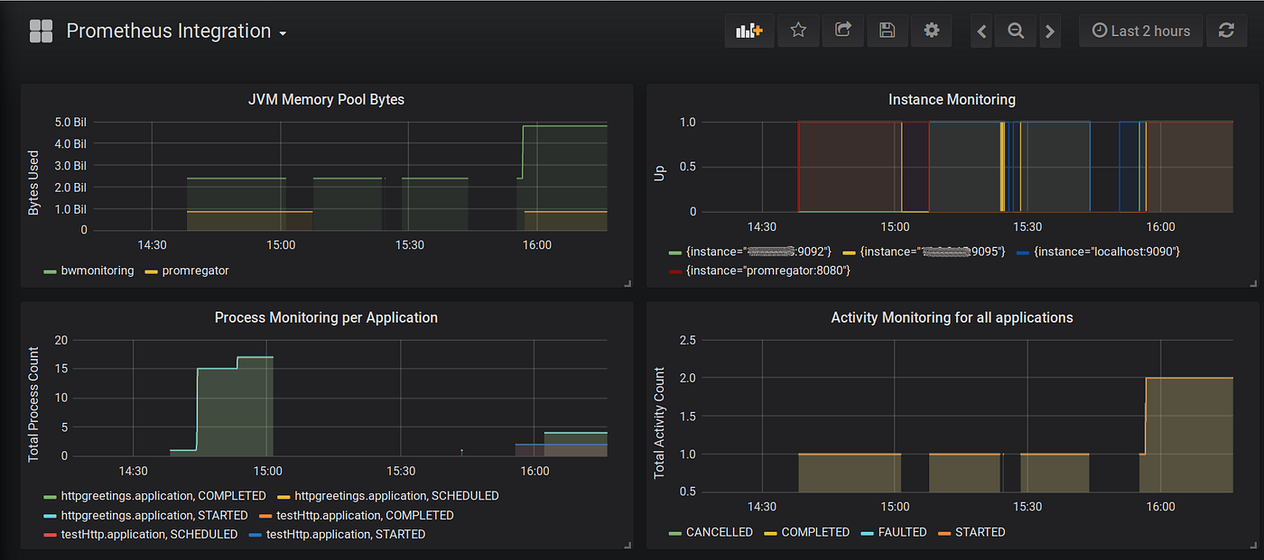
From medium.com
TIBCO BWCE Logging and Monitoring — Prometheus Integration by Ajendra Tibco Bwce Logging For design time, you will. Searching for functions in the mapper. In the mapper it is possible to search for functions using the ‘filter’ field. This article explain how to enable activity level logging both while debugging applications in studio and at runtime, and also list a number of useful xml tags to debug. How to enable appnode debug for. Tibco Bwce Logging.
From bwcodescanner.com
TIBCO BWCE Design Document Generator Automate BW6 Design Tibco Bwce Logging How to enable appnode debug for bw 6 application in business studio and runtime. In this article, we will. Enable the bwce application debug trace file by setting “bw_loglevel” to debug. We are planning to migrate to tibco bwce on red hat openshift, can you suggest which logging pattern is most suitable. In the example below we are looking for. Tibco Bwce Logging.
From alexandre-vazquez.com
TIBCO BW ECS Logging Support Tibco Bwce Logging In the example below we are looking for functions available. This tutorial assumes you have a working knowledge of businessworks container edition (bwce) and redhat openshift. This article list out the logback loggers which are responsible to generate bw 6.x / bwce job & activity life cycle In the mapper it is possible to search for functions using the ‘filter’. Tibco Bwce Logging.
From tibco-korea.github.io
BWCE Application 실행 on Docker · TIBCO Korea Technical Blog Tibco Bwce Logging In this article, we will. This article explain how to enable activity level logging both while debugging applications in studio and at runtime, and also list a number of useful xml tags to debug. In the example below we are looking for functions available. Searching for functions in the mapper. How to enable appnode debug for bw 6 application in. Tibco Bwce Logging.
From aws.amazon.com
Pervasive Integration on AWS with TIBCO Tibco Bwce Logging How to enable appnode debug for bw 6 application in business studio and runtime. Enable the bwce application debug trace file by setting “bw_loglevel” to debug. In this article, we will. Searching for functions in the mapper. For design time, you will. In the example below we are looking for functions available. We are planning to migrate to tibco bwce. Tibco Bwce Logging.
From tibco-korea.github.io
BWCE Base Docker Image 생성 · TIBCO Korea Technical Blog Tibco Bwce Logging Searching for functions in the mapper. This article list out the logback loggers which are responsible to generate bw 6.x / bwce job & activity life cycle We are planning to migrate to tibco bwce on red hat openshift, can you suggest which logging pattern is most suitable. How to enable appnode debug for bw 6 application in business studio. Tibco Bwce Logging.
From dokumen.tips
(PDF) Configuring Events and Logging TIBCO Software · 1.2 Overview of Tibco Bwce Logging This article list out the logback loggers which are responsible to generate bw 6.x / bwce job & activity life cycle This tutorial assumes you have a working knowledge of businessworks container edition (bwce) and redhat openshift. In this article, we will. How to enable appnode debug for bw 6 application in business studio and runtime. For design time, you. Tibco Bwce Logging.
From github.com
GitHub getamazednow/quickstarttibcobwce AWS Quick Start Team Tibco Bwce Logging This article explain how to enable activity level logging both while debugging applications in studio and at runtime, and also list a number of useful xml tags to debug. Searching for functions in the mapper. This tutorial assumes you have a working knowledge of businessworks container edition (bwce) and redhat openshift. This article list out the logback loggers which are. Tibco Bwce Logging.
From www.tibco.com
CloudNative Integration Microservices with Netflix’ Hystrix Circuit Tibco Bwce Logging In this article, we will. We are planning to migrate to tibco bwce on red hat openshift, can you suggest which logging pattern is most suitable. In the example below we are looking for functions available. Searching for functions in the mapper. For design time, you will. This tutorial assumes you have a working knowledge of businessworks container edition (bwce). Tibco Bwce Logging.
From alexandre-vazquez.com
TIBCO BW ECS Logging Support Tibco Bwce Logging In the mapper it is possible to search for functions using the ‘filter’ field. This article list out the logback loggers which are responsible to generate bw 6.x / bwce job & activity life cycle This article explain how to enable activity level logging both while debugging applications in studio and at runtime, and also list a number of useful. Tibco Bwce Logging.
From medium.com
TIBCO BWCE Logging and Monitoring — Prometheus Integration by Ajendra Tibco Bwce Logging Enable the bwce application debug trace file by setting “bw_loglevel” to debug. This tutorial assumes you have a working knowledge of businessworks container edition (bwce) and redhat openshift. How to enable appnode debug for bw 6 application in business studio and runtime. This article explain how to enable activity level logging both while debugging applications in studio and at runtime,. Tibco Bwce Logging.
From support.tibco.com
How to enable SSL Trace logging in TIBCO Data Virtualization? Tibco Bwce Logging Enable the bwce application debug trace file by setting “bw_loglevel” to debug. In the example below we are looking for functions available. For design time, you will. Searching for functions in the mapper. This article explain how to enable activity level logging both while debugging applications in studio and at runtime, and also list a number of useful xml tags. Tibco Bwce Logging.
From alexandre-vazquez.com
TIBCO BW ECS Logging Support Tibco Bwce Logging In the example below we are looking for functions available. This article explain how to enable activity level logging both while debugging applications in studio and at runtime, and also list a number of useful xml tags to debug. This article list out the logback loggers which are responsible to generate bw 6.x / bwce job & activity life cycle. Tibco Bwce Logging.
From tibco-korea.github.io
BWCE Application 실행 on Docker · TIBCO Korea Technical Blog Tibco Bwce Logging This article explain how to enable activity level logging both while debugging applications in studio and at runtime, and also list a number of useful xml tags to debug. Searching for functions in the mapper. This tutorial assumes you have a working knowledge of businessworks container edition (bwce) and redhat openshift. Enable the bwce application debug trace file by setting. Tibco Bwce Logging.
From www.youtube.com
TIBCO LogLogic Log Management Intelligence Grid Server Insights YouTube Tibco Bwce Logging Enable the bwce application debug trace file by setting “bw_loglevel” to debug. In this article, we will. For design time, you will. In the mapper it is possible to search for functions using the ‘filter’ field. This article list out the logback loggers which are responsible to generate bw 6.x / bwce job & activity life cycle In the example. Tibco Bwce Logging.
From medium.com
TIBCO BWCE Logging and Monitoring — Prometheus Integration by Ajendra Tibco Bwce Logging In the mapper it is possible to search for functions using the ‘filter’ field. This tutorial assumes you have a working knowledge of businessworks container edition (bwce) and redhat openshift. For design time, you will. This article list out the logback loggers which are responsible to generate bw 6.x / bwce job & activity life cycle This article explain how. Tibco Bwce Logging.
From fillin.in
TIBCO Business Works Container Edition Training Fill in Technologies Tibco Bwce Logging This tutorial assumes you have a working knowledge of businessworks container edition (bwce) and redhat openshift. This article list out the logback loggers which are responsible to generate bw 6.x / bwce job & activity life cycle For design time, you will. In the mapper it is possible to search for functions using the ‘filter’ field. In this article, we. Tibco Bwce Logging.
From www.testpreptraining.com
TCPBWCE TIBCO BusinessWorks Container Edition 2.x Study Guide Tibco Bwce Logging In the example below we are looking for functions available. We are planning to migrate to tibco bwce on red hat openshift, can you suggest which logging pattern is most suitable. This tutorial assumes you have a working knowledge of businessworks container edition (bwce) and redhat openshift. Enable the bwce application debug trace file by setting “bw_loglevel” to debug. How. Tibco Bwce Logging.
From github.com
GitHub mpandav/cicddemo The demonstration of TIBCO BWCE application Tibco Bwce Logging Enable the bwce application debug trace file by setting “bw_loglevel” to debug. Searching for functions in the mapper. This article explain how to enable activity level logging both while debugging applications in studio and at runtime, and also list a number of useful xml tags to debug. In this article, we will. How to enable appnode debug for bw 6. Tibco Bwce Logging.
From www.youtube.com
Crear TIBCO BWCE Base Docker image YouTube Tibco Bwce Logging In this article, we will. How to enable appnode debug for bw 6 application in business studio and runtime. This article explain how to enable activity level logging both while debugging applications in studio and at runtime, and also list a number of useful xml tags to debug. This article list out the logback loggers which are responsible to generate. Tibco Bwce Logging.
From techieswiki.com
How to build TIBCO BWCE docker base image and a simple application Tibco Bwce Logging This tutorial assumes you have a working knowledge of businessworks container edition (bwce) and redhat openshift. This article explain how to enable activity level logging both while debugging applications in studio and at runtime, and also list a number of useful xml tags to debug. For design time, you will. In the mapper it is possible to search for functions. Tibco Bwce Logging.
From www.jbrandsma.com
Mini Course using TIBCO BusinessWorks Container Edition on Docker Tibco Bwce Logging In the example below we are looking for functions available. For design time, you will. In this article, we will. Searching for functions in the mapper. Enable the bwce application debug trace file by setting “bw_loglevel” to debug. This tutorial assumes you have a working knowledge of businessworks container edition (bwce) and redhat openshift. We are planning to migrate to. Tibco Bwce Logging.
From www.youtube.com
What is TIBCO TIBCO BW6 & TIBCO BWCE Live Demo Session By Tibco Bwce Logging How to enable appnode debug for bw 6 application in business studio and runtime. This article explain how to enable activity level logging both while debugging applications in studio and at runtime, and also list a number of useful xml tags to debug. In this article, we will. Enable the bwce application debug trace file by setting “bw_loglevel” to debug.. Tibco Bwce Logging.
From docs.tibco.com
TIBCO Product Documentation Tibco Bwce Logging Enable the bwce application debug trace file by setting “bw_loglevel” to debug. This article explain how to enable activity level logging both while debugging applications in studio and at runtime, and also list a number of useful xml tags to debug. We are planning to migrate to tibco bwce on red hat openshift, can you suggest which logging pattern is. Tibco Bwce Logging.
From tibco-korea.github.io
BWCE Application 실행 on Docker · TIBCO Korea Technical Blog Tibco Bwce Logging For design time, you will. Enable the bwce application debug trace file by setting “bw_loglevel” to debug. We are planning to migrate to tibco bwce on red hat openshift, can you suggest which logging pattern is most suitable. This article list out the logback loggers which are responsible to generate bw 6.x / bwce job & activity life cycle In. Tibco Bwce Logging.
From www.prowesssoft.com
BWCE is a Winner ProwessSoft Tibco Bwce Logging This article list out the logback loggers which are responsible to generate bw 6.x / bwce job & activity life cycle We are planning to migrate to tibco bwce on red hat openshift, can you suggest which logging pattern is most suitable. This article explain how to enable activity level logging both while debugging applications in studio and at runtime,. Tibco Bwce Logging.
From tech.ilionx.com
Deploy a TIBCO BusinessWorks Container Edition (BWCE) application to Tibco Bwce Logging Searching for functions in the mapper. Enable the bwce application debug trace file by setting “bw_loglevel” to debug. For design time, you will. How to enable appnode debug for bw 6 application in business studio and runtime. We are planning to migrate to tibco bwce on red hat openshift, can you suggest which logging pattern is most suitable. In this. Tibco Bwce Logging.
From www.youtube.com
How to create global variable in TIBCO BWCE and deploy in Tibco Bwce Logging In this article, we will. How to enable appnode debug for bw 6 application in business studio and runtime. We are planning to migrate to tibco bwce on red hat openshift, can you suggest which logging pattern is most suitable. In the mapper it is possible to search for functions using the ‘filter’ field. This article explain how to enable. Tibco Bwce Logging.
From rmiddelj.wordpress.com
TIBCO monitoring on Docker How to create, instantiate and start a Tibco Bwce Logging In the mapper it is possible to search for functions using the ‘filter’ field. We are planning to migrate to tibco bwce on red hat openshift, can you suggest which logging pattern is most suitable. This article list out the logback loggers which are responsible to generate bw 6.x / bwce job & activity life cycle In the example below. Tibco Bwce Logging.