Latency Monitor Reddit . So a month ago or so i got myself a 32 samsung odyssey g7 monitor. One common way is to use a reference screen with negligible or known input lag in clone mode. So they are technically hitting 1ms, but they're doing it on a setting you would never use. Displays are very technical in their own field, high hz monitors will help reduce latency even if the frame rate is below the target hz because each. Short term latency spikes are caused by data being held in a memory buffer. I've tested 20+ games at this point and all of them run smoothly and without any complaints (with objective fps/latency data. One problem may be related to power management, disable cpu throttling settings in control panel and bios setup. The actual data transfer on cable and fibers is. That's why the fastest overdrive setting is unusably. To clarify, input lag is the delay between the screen and your commands, such as a press on the keyboard or mouse. Response time, on the other hand, is the time pixels take to. Everything's perfect (well, except hdr which tends to depend on windows.
from www.notebookcheck.net
I've tested 20+ games at this point and all of them run smoothly and without any complaints (with objective fps/latency data. So a month ago or so i got myself a 32 samsung odyssey g7 monitor. One common way is to use a reference screen with negligible or known input lag in clone mode. Response time, on the other hand, is the time pixels take to. Short term latency spikes are caused by data being held in a memory buffer. Displays are very technical in their own field, high hz monitors will help reduce latency even if the frame rate is below the target hz because each. To clarify, input lag is the delay between the screen and your commands, such as a press on the keyboard or mouse. The actual data transfer on cable and fibers is. So they are technically hitting 1ms, but they're doing it on a setting you would never use. Everything's perfect (well, except hdr which tends to depend on windows.
Dell Inspiron 15 5575 (Ryzen 3 2200U, Vega 3) Laptop Review
Latency Monitor Reddit Short term latency spikes are caused by data being held in a memory buffer. So they are technically hitting 1ms, but they're doing it on a setting you would never use. So a month ago or so i got myself a 32 samsung odyssey g7 monitor. Displays are very technical in their own field, high hz monitors will help reduce latency even if the frame rate is below the target hz because each. To clarify, input lag is the delay between the screen and your commands, such as a press on the keyboard or mouse. One common way is to use a reference screen with negligible or known input lag in clone mode. Response time, on the other hand, is the time pixels take to. Short term latency spikes are caused by data being held in a memory buffer. Everything's perfect (well, except hdr which tends to depend on windows. One problem may be related to power management, disable cpu throttling settings in control panel and bios setup. The actual data transfer on cable and fibers is. I've tested 20+ games at this point and all of them run smoothly and without any complaints (with objective fps/latency data. That's why the fastest overdrive setting is unusably.
From nblumhardt.com
Latency monitoring with Seq 4 preview Latency Monitor Reddit So a month ago or so i got myself a 32 samsung odyssey g7 monitor. That's why the fastest overdrive setting is unusably. So they are technically hitting 1ms, but they're doing it on a setting you would never use. Everything's perfect (well, except hdr which tends to depend on windows. One problem may be related to power management, disable. Latency Monitor Reddit.
From forum.netgate.com
A high latency monitor IP causes abnormal latency on all interfaces Latency Monitor Reddit So they are technically hitting 1ms, but they're doing it on a setting you would never use. Everything's perfect (well, except hdr which tends to depend on windows. That's why the fastest overdrive setting is unusably. The actual data transfer on cable and fibers is. One common way is to use a reference screen with negligible or known input lag. Latency Monitor Reddit.
From www.networkmanagementsoftware.com
7 Best Network Latency Tools for 2024 with Free Trials! Latency Monitor Reddit Short term latency spikes are caused by data being held in a memory buffer. One problem may be related to power management, disable cpu throttling settings in control panel and bios setup. So they are technically hitting 1ms, but they're doing it on a setting you would never use. So a month ago or so i got myself a 32. Latency Monitor Reddit.
From www.reddit.com
XMG CORE 15 AMD (E21) Severe latency issues in games r/XMG_gg Latency Monitor Reddit I've tested 20+ games at this point and all of them run smoothly and without any complaints (with objective fps/latency data. One problem may be related to power management, disable cpu throttling settings in control panel and bios setup. Everything's perfect (well, except hdr which tends to depend on windows. The actual data transfer on cable and fibers is. So. Latency Monitor Reddit.
From www.nvidia.com
How To Reduce Lag A Guide To Better System Latency Latency Monitor Reddit Short term latency spikes are caused by data being held in a memory buffer. Response time, on the other hand, is the time pixels take to. So they are technically hitting 1ms, but they're doing it on a setting you would never use. So a month ago or so i got myself a 32 samsung odyssey g7 monitor. I've tested. Latency Monitor Reddit.
From www.ghacks.net
Monitor the latency of a Windows PC with LatencyMon gHacks Tech News Latency Monitor Reddit To clarify, input lag is the delay between the screen and your commands, such as a press on the keyboard or mouse. So they are technically hitting 1ms, but they're doing it on a setting you would never use. I've tested 20+ games at this point and all of them run smoothly and without any complaints (with objective fps/latency data.. Latency Monitor Reddit.
From www.downloadcrew.com
LatencyMon 7.20 free download Software reviews, downloads, news, free Latency Monitor Reddit So they are technically hitting 1ms, but they're doing it on a setting you would never use. So a month ago or so i got myself a 32 samsung odyssey g7 monitor. Response time, on the other hand, is the time pixels take to. One common way is to use a reference screen with negligible or known input lag in. Latency Monitor Reddit.
From www.youtube.com
Πως λειτουργεί το Latency Monitor. YouTube Latency Monitor Reddit Displays are very technical in their own field, high hz monitors will help reduce latency even if the frame rate is below the target hz because each. Short term latency spikes are caused by data being held in a memory buffer. That's why the fastest overdrive setting is unusably. One problem may be related to power management, disable cpu throttling. Latency Monitor Reddit.
From arstechnica.com
New Nvidia driver update cuts latency down to the bone (Updated) Ars Latency Monitor Reddit That's why the fastest overdrive setting is unusably. To clarify, input lag is the delay between the screen and your commands, such as a press on the keyboard or mouse. Everything's perfect (well, except hdr which tends to depend on windows. So they are technically hitting 1ms, but they're doing it on a setting you would never use. Short term. Latency Monitor Reddit.
From www.notebookcheck.net
Dell Inspiron 15 5575 (Ryzen 3 2200U, Vega 3) Laptop Review Latency Monitor Reddit Displays are very technical in their own field, high hz monitors will help reduce latency even if the frame rate is below the target hz because each. Everything's perfect (well, except hdr which tends to depend on windows. Short term latency spikes are caused by data being held in a memory buffer. One common way is to use a reference. Latency Monitor Reddit.
From www.world-today-news.com
Valve Launches "CounterStrike 2" with NVIDIA Reflex Reducing System Latency Monitor Reddit So a month ago or so i got myself a 32 samsung odyssey g7 monitor. One problem may be related to power management, disable cpu throttling settings in control panel and bios setup. To clarify, input lag is the delay between the screen and your commands, such as a press on the keyboard or mouse. Everything's perfect (well, except hdr. Latency Monitor Reddit.
From www.tweaktown.com
AMD's latest Radeon preview driver adds realtime 'System Lag' latency Latency Monitor Reddit So a month ago or so i got myself a 32 samsung odyssey g7 monitor. Displays are very technical in their own field, high hz monitors will help reduce latency even if the frame rate is below the target hz because each. The actual data transfer on cable and fibers is. That's why the fastest overdrive setting is unusably. Everything's. Latency Monitor Reddit.
From github.com
High latency on mixed workload in steady state 6ms · Issue 8987 Latency Monitor Reddit To clarify, input lag is the delay between the screen and your commands, such as a press on the keyboard or mouse. So they are technically hitting 1ms, but they're doing it on a setting you would never use. I've tested 20+ games at this point and all of them run smoothly and without any complaints (with objective fps/latency data.. Latency Monitor Reddit.
From softfamous.com
DPC Latency Checker Download Free for Windows 10, 7, 8 (64 bit / 32 bit) Latency Monitor Reddit To clarify, input lag is the delay between the screen and your commands, such as a press on the keyboard or mouse. Short term latency spikes are caused by data being held in a memory buffer. Response time, on the other hand, is the time pixels take to. That's why the fastest overdrive setting is unusably. So a month ago. Latency Monitor Reddit.
From www.reddit.com
High latency r/ModernWarfareII Latency Monitor Reddit I've tested 20+ games at this point and all of them run smoothly and without any complaints (with objective fps/latency data. Response time, on the other hand, is the time pixels take to. Everything's perfect (well, except hdr which tends to depend on windows. One common way is to use a reference screen with negligible or known input lag in. Latency Monitor Reddit.
From www.reddit.com
Why do latency spikes like this keep on occurring? On average my Latency Monitor Reddit Short term latency spikes are caused by data being held in a memory buffer. I've tested 20+ games at this point and all of them run smoothly and without any complaints (with objective fps/latency data. One common way is to use a reference screen with negligible or known input lag in clone mode. So a month ago or so i. Latency Monitor Reddit.
From server.vpnwp.com
How to do Packet Loss And Latency Monitoring in pfsense Latency Monitor Reddit Everything's perfect (well, except hdr which tends to depend on windows. Response time, on the other hand, is the time pixels take to. Short term latency spikes are caused by data being held in a memory buffer. The actual data transfer on cable and fibers is. That's why the fastest overdrive setting is unusably. So they are technically hitting 1ms,. Latency Monitor Reddit.
From www.manageengine.com
Network Latency Monitor Network Latency Test Tool ManageEngine Latency Monitor Reddit That's why the fastest overdrive setting is unusably. One common way is to use a reference screen with negligible or known input lag in clone mode. Short term latency spikes are caused by data being held in a memory buffer. I've tested 20+ games at this point and all of them run smoothly and without any complaints (with objective fps/latency. Latency Monitor Reddit.
From blog.lwolf.org
Going opensource in monitoring, part III 10 most useful Grafana Latency Monitor Reddit One common way is to use a reference screen with negligible or known input lag in clone mode. Everything's perfect (well, except hdr which tends to depend on windows. So they are technically hitting 1ms, but they're doing it on a setting you would never use. The actual data transfer on cable and fibers is. Short term latency spikes are. Latency Monitor Reddit.
From technichegroup.com
Network Latency Tool Techniche Latency Monitor Reddit Response time, on the other hand, is the time pixels take to. So they are technically hitting 1ms, but they're doing it on a setting you would never use. Everything's perfect (well, except hdr which tends to depend on windows. One common way is to use a reference screen with negligible or known input lag in clone mode. To clarify,. Latency Monitor Reddit.
From www.reddit.com
Latency DPC issues after upgrading Graphics Card r/techsupport Latency Monitor Reddit That's why the fastest overdrive setting is unusably. The actual data transfer on cable and fibers is. To clarify, input lag is the delay between the screen and your commands, such as a press on the keyboard or mouse. So they are technically hitting 1ms, but they're doing it on a setting you would never use. I've tested 20+ games. Latency Monitor Reddit.
From www.manageengine.com
Monitoreo de pérdida de paquetes de red Herramienta de monitoreo de Latency Monitor Reddit So a month ago or so i got myself a 32 samsung odyssey g7 monitor. I've tested 20+ games at this point and all of them run smoothly and without any complaints (with objective fps/latency data. The actual data transfer on cable and fibers is. To clarify, input lag is the delay between the screen and your commands, such as. Latency Monitor Reddit.
From www.popular.pics
High DPC latency in windows 10 ・ popular.pics ・ Viewer for Reddit Latency Monitor Reddit Everything's perfect (well, except hdr which tends to depend on windows. One problem may be related to power management, disable cpu throttling settings in control panel and bios setup. So they are technically hitting 1ms, but they're doing it on a setting you would never use. So a month ago or so i got myself a 32 samsung odyssey g7. Latency Monitor Reddit.
From www.dell.com
Huge DPC Latency On Dell XPS 13 9370 DELL Technologies Latency Monitor Reddit Response time, on the other hand, is the time pixels take to. To clarify, input lag is the delay between the screen and your commands, such as a press on the keyboard or mouse. Displays are very technical in their own field, high hz monitors will help reduce latency even if the frame rate is below the target hz because. Latency Monitor Reddit.
From mypeek.liveaction.com
Downloads Cloud Latency Monitor Plugin Latency Monitor Reddit So a month ago or so i got myself a 32 samsung odyssey g7 monitor. One common way is to use a reference screen with negligible or known input lag in clone mode. Everything's perfect (well, except hdr which tends to depend on windows. Displays are very technical in their own field, high hz monitors will help reduce latency even. Latency Monitor Reddit.
From www.reddit.com
latency spikes latest windows 10 build 1903 from mostly ndis.sys r Latency Monitor Reddit To clarify, input lag is the delay between the screen and your commands, such as a press on the keyboard or mouse. That's why the fastest overdrive setting is unusably. So they are technically hitting 1ms, but they're doing it on a setting you would never use. So a month ago or so i got myself a 32 samsung odyssey. Latency Monitor Reddit.
From www.reddit.com
Could any Matebook X Pro owners please do a latencymon test for me? r Latency Monitor Reddit The actual data transfer on cable and fibers is. So a month ago or so i got myself a 32 samsung odyssey g7 monitor. So they are technically hitting 1ms, but they're doing it on a setting you would never use. One common way is to use a reference screen with negligible or known input lag in clone mode. To. Latency Monitor Reddit.
From pcdj.com
DPC Latency Checker Is Your Windows Computer Capable Of Running DJ Latency Monitor Reddit So they are technically hitting 1ms, but they're doing it on a setting you would never use. Response time, on the other hand, is the time pixels take to. The actual data transfer on cable and fibers is. One common way is to use a reference screen with negligible or known input lag in clone mode. One problem may be. Latency Monitor Reddit.
From www.aukua.com
Network Latency Monitor Analyzer Network Delay Test Aukua Systems Latency Monitor Reddit Response time, on the other hand, is the time pixels take to. One problem may be related to power management, disable cpu throttling settings in control panel and bios setup. Short term latency spikes are caused by data being held in a memory buffer. That's why the fastest overdrive setting is unusably. To clarify, input lag is the delay between. Latency Monitor Reddit.
From www.youtube.com
No more Auto monitoring Latency issues in Ableton Live YouTube Latency Monitor Reddit So they are technically hitting 1ms, but they're doing it on a setting you would never use. Response time, on the other hand, is the time pixels take to. Short term latency spikes are caused by data being held in a memory buffer. To clarify, input lag is the delay between the screen and your commands, such as a press. Latency Monitor Reddit.
From answers.microsoft.com
High dpc latency causing audio crackling/lag Microsoft Community Latency Monitor Reddit That's why the fastest overdrive setting is unusably. So they are technically hitting 1ms, but they're doing it on a setting you would never use. Displays are very technical in their own field, high hz monitors will help reduce latency even if the frame rate is below the target hz because each. One common way is to use a reference. Latency Monitor Reddit.
From docs.cloudera.com
Monitoring Endtoend Latency Latency Monitor Reddit One common way is to use a reference screen with negligible or known input lag in clone mode. Everything's perfect (well, except hdr which tends to depend on windows. The actual data transfer on cable and fibers is. That's why the fastest overdrive setting is unusably. Displays are very technical in their own field, high hz monitors will help reduce. Latency Monitor Reddit.
From www.reddit.com
High FPS on low refresh rate? r/buildapc Latency Monitor Reddit I've tested 20+ games at this point and all of them run smoothly and without any complaints (with objective fps/latency data. One problem may be related to power management, disable cpu throttling settings in control panel and bios setup. Response time, on the other hand, is the time pixels take to. To clarify, input lag is the delay between the. Latency Monitor Reddit.
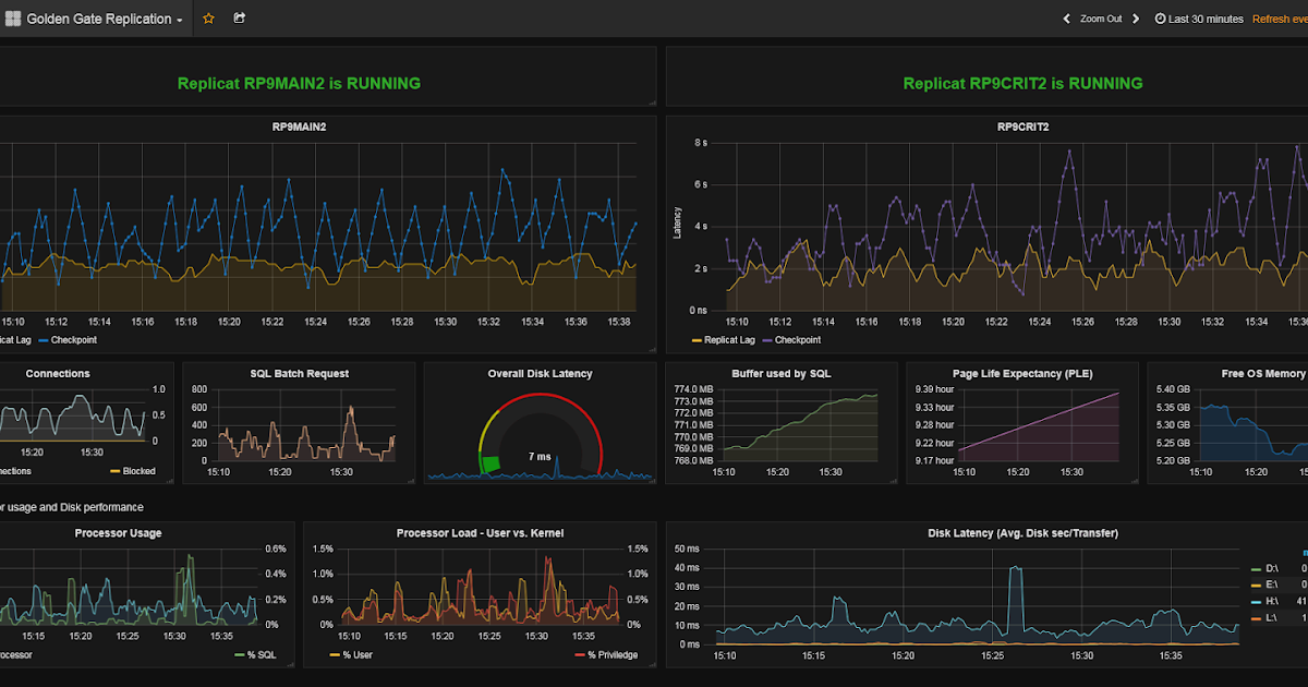
From sqltouch.blogspot.com
SQL Server performance and other stories Golden Gate Latency Latency Monitor Reddit Everything's perfect (well, except hdr which tends to depend on windows. One problem may be related to power management, disable cpu throttling settings in control panel and bios setup. So a month ago or so i got myself a 32 samsung odyssey g7 monitor. Response time, on the other hand, is the time pixels take to. The actual data transfer. Latency Monitor Reddit.
From www.reddit.com
A guide to monitor response times r/buildapc Latency Monitor Reddit That's why the fastest overdrive setting is unusably. One problem may be related to power management, disable cpu throttling settings in control panel and bios setup. Short term latency spikes are caused by data being held in a memory buffer. The actual data transfer on cable and fibers is. So they are technically hitting 1ms, but they're doing it on. Latency Monitor Reddit.