Yarn Diagnostics Container Released On A *Lost* Node . It's a data generator utility, that got memory explosion. I also meet this problem and try to solve it by refering some blog. I met a issue that if i start a spark application use yarn client mode, application sometimes hang. The spark job running in yarn mode, shows few tasks failed with following reason: If this metric shows a lost node, it indicates that a node was lost due to a hardware failure, or that the node couldn't be reached due. Executorlostfailure (executor 36 exited caused. Container released on a *lost* node. I check the application logs, container allocate. Yarn settings determine min/max container sizes, and should be based on available physical memory, number of nodes, etc. We see the following error on the spark console: Please try to configure the spark settings in spark. Looks like the executor is lost because of memory issues.
from blog.csdn.net
Looks like the executor is lost because of memory issues. I also meet this problem and try to solve it by refering some blog. Executorlostfailure (executor 36 exited caused. I check the application logs, container allocate. It's a data generator utility, that got memory explosion. Container released on a *lost* node. Please try to configure the spark settings in spark. We see the following error on the spark console: The spark job running in yarn mode, shows few tasks failed with following reason: I met a issue that if i start a spark application use yarn client mode, application sometimes hang.
20210918 Stage/Job cancelled because SparkContext was shut down_stage
Yarn Diagnostics Container Released On A *Lost* Node I met a issue that if i start a spark application use yarn client mode, application sometimes hang. Container released on a *lost* node. We see the following error on the spark console: The spark job running in yarn mode, shows few tasks failed with following reason: Looks like the executor is lost because of memory issues. Please try to configure the spark settings in spark. It's a data generator utility, that got memory explosion. I also meet this problem and try to solve it by refering some blog. I check the application logs, container allocate. If this metric shows a lost node, it indicates that a node was lost due to a hardware failure, or that the node couldn't be reached due. Executorlostfailure (executor 36 exited caused. Yarn settings determine min/max container sizes, and should be based on available physical memory, number of nodes, etc. I met a issue that if i start a spark application use yarn client mode, application sometimes hang.
From blog.csdn.net
20210918 Stage/Job cancelled because SparkContext was shut down_stage Yarn Diagnostics Container Released On A *Lost* Node Looks like the executor is lost because of memory issues. I met a issue that if i start a spark application use yarn client mode, application sometimes hang. It's a data generator utility, that got memory explosion. I check the application logs, container allocate. Please try to configure the spark settings in spark. We see the following error on the. Yarn Diagnostics Container Released On A *Lost* Node.
From learn.microsoft.com
Troubleshoot YARN in Azure HDInsight Microsoft Learn Yarn Diagnostics Container Released On A *Lost* Node It's a data generator utility, that got memory explosion. I also meet this problem and try to solve it by refering some blog. I met a issue that if i start a spark application use yarn client mode, application sometimes hang. Looks like the executor is lost because of memory issues. I check the application logs, container allocate. The spark. Yarn Diagnostics Container Released On A *Lost* Node.
From blog.csdn.net
20210918 Stage/Job cancelled because SparkContext was shut down_stage Yarn Diagnostics Container Released On A *Lost* Node If this metric shows a lost node, it indicates that a node was lost due to a hardware failure, or that the node couldn't be reached due. The spark job running in yarn mode, shows few tasks failed with following reason: I check the application logs, container allocate. Container released on a *lost* node. It's a data generator utility, that. Yarn Diagnostics Container Released On A *Lost* Node.
From blog.csdn.net
Spark开源REST服务——Apache Livy(Spark 客户端)CSDN博客 Yarn Diagnostics Container Released On A *Lost* Node Container released on a *lost* node. It's a data generator utility, that got memory explosion. If this metric shows a lost node, it indicates that a node was lost due to a hardware failure, or that the node couldn't be reached due. The spark job running in yarn mode, shows few tasks failed with following reason: Yarn settings determine min/max. Yarn Diagnostics Container Released On A *Lost* Node.
From github.com
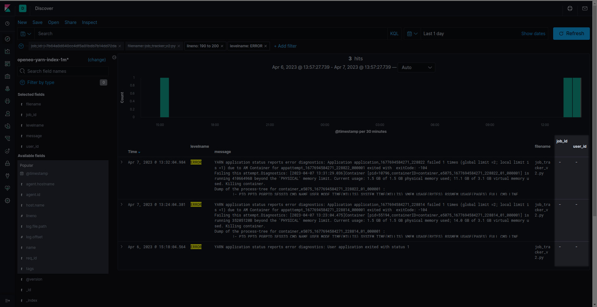
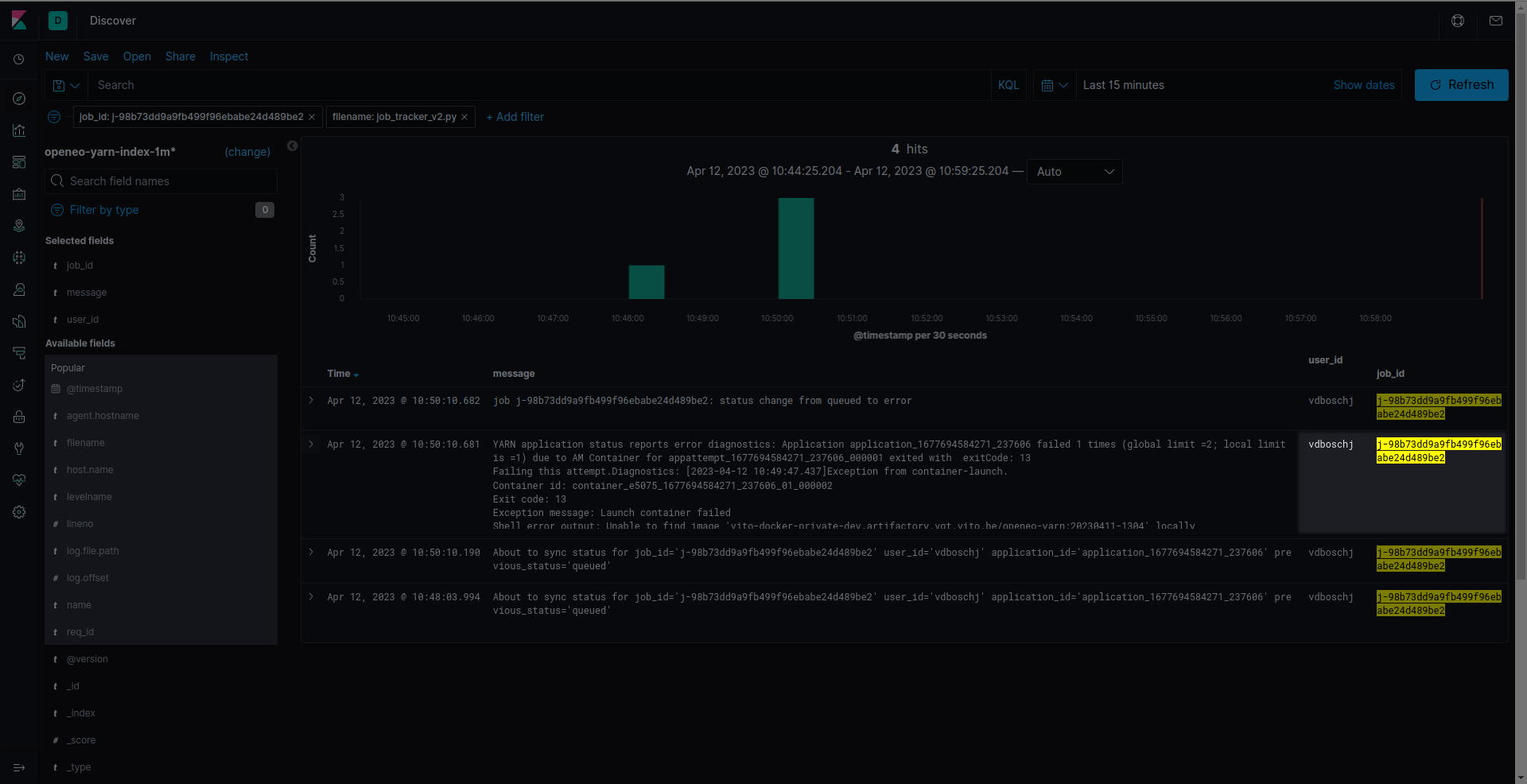
YARN diagnostics error logs lacks context · Issue 388 · OpenEO/openeo Yarn Diagnostics Container Released On A *Lost* Node Looks like the executor is lost because of memory issues. I check the application logs, container allocate. Please try to configure the spark settings in spark. I also meet this problem and try to solve it by refering some blog. If this metric shows a lost node, it indicates that a node was lost due to a hardware failure, or. Yarn Diagnostics Container Released On A *Lost* Node.
From www.pinterest.com
Recycled Container Portable Yarn Holders Sewuseful Yarn container Yarn Diagnostics Container Released On A *Lost* Node Yarn settings determine min/max container sizes, and should be based on available physical memory, number of nodes, etc. I also meet this problem and try to solve it by refering some blog. Looks like the executor is lost because of memory issues. Executorlostfailure (executor 36 exited caused. Container released on a *lost* node. I met a issue that if i. Yarn Diagnostics Container Released On A *Lost* Node.
From docs.cloudera.com
Understanding YARN architecture Yarn Diagnostics Container Released On A *Lost* Node The spark job running in yarn mode, shows few tasks failed with following reason: We see the following error on the spark console: If this metric shows a lost node, it indicates that a node was lost due to a hardware failure, or that the node couldn't be reached due. Yarn settings determine min/max container sizes, and should be based. Yarn Diagnostics Container Released On A *Lost* Node.
From estatesales.org
Container of yarn 5 Yarn Diagnostics Container Released On A *Lost* Node If this metric shows a lost node, it indicates that a node was lost due to a hardware failure, or that the node couldn't be reached due. We see the following error on the spark console: I met a issue that if i start a spark application use yarn client mode, application sometimes hang. Looks like the executor is lost. Yarn Diagnostics Container Released On A *Lost* Node.
From docs.cloudera.com
Sending Diagnostic Data to Cloudera for YARN Applications Yarn Diagnostics Container Released On A *Lost* Node I met a issue that if i start a spark application use yarn client mode, application sometimes hang. The spark job running in yarn mode, shows few tasks failed with following reason: I check the application logs, container allocate. If this metric shows a lost node, it indicates that a node was lost due to a hardware failure, or that. Yarn Diagnostics Container Released On A *Lost* Node.
From itinycheng.github.io
一个简单的Flink Job,一次复杂的问题排查 Yarn Diagnostics Container Released On A *Lost* Node I check the application logs, container allocate. We see the following error on the spark console: I also meet this problem and try to solve it by refering some blog. Container released on a *lost* node. Looks like the executor is lost because of memory issues. Please try to configure the spark settings in spark. I met a issue that. Yarn Diagnostics Container Released On A *Lost* Node.
From segmentfault.com
前端 Yarn duplicate and solution 个人文章 SegmentFault 思否 Yarn Diagnostics Container Released On A *Lost* Node We see the following error on the spark console: I met a issue that if i start a spark application use yarn client mode, application sometimes hang. I check the application logs, container allocate. I also meet this problem and try to solve it by refering some blog. Please try to configure the spark settings in spark. Executorlostfailure (executor 36. Yarn Diagnostics Container Released On A *Lost* Node.
From github.com
pi node container consensus issue · Issue 49 · pinode/instructions Yarn Diagnostics Container Released On A *Lost* Node Container released on a *lost* node. The spark job running in yarn mode, shows few tasks failed with following reason: I met a issue that if i start a spark application use yarn client mode, application sometimes hang. Looks like the executor is lost because of memory issues. Executorlostfailure (executor 36 exited caused. Yarn settings determine min/max container sizes, and. Yarn Diagnostics Container Released On A *Lost* Node.
From huaweicloud.csdn.net
20210918 Stage/Job cancelled because SparkContext was shut down_scala Yarn Diagnostics Container Released On A *Lost* Node Please try to configure the spark settings in spark. I met a issue that if i start a spark application use yarn client mode, application sometimes hang. We see the following error on the spark console: Executorlostfailure (executor 36 exited caused. I also meet this problem and try to solve it by refering some blog. The spark job running in. Yarn Diagnostics Container Released On A *Lost* Node.
From codeantenna.com
spark on yarn,Application application failed 2 times due to AM Yarn Diagnostics Container Released On A *Lost* Node Yarn settings determine min/max container sizes, and should be based on available physical memory, number of nodes, etc. I also meet this problem and try to solve it by refering some blog. If this metric shows a lost node, it indicates that a node was lost due to a hardware failure, or that the node couldn't be reached due. I. Yarn Diagnostics Container Released On A *Lost* Node.
From slideplayer.com
Bryon Gill Pittsburgh Center ppt download Yarn Diagnostics Container Released On A *Lost* Node It's a data generator utility, that got memory explosion. I check the application logs, container allocate. Please try to configure the spark settings in spark. The spark job running in yarn mode, shows few tasks failed with following reason: Looks like the executor is lost because of memory issues. I also meet this problem and try to solve it by. Yarn Diagnostics Container Released On A *Lost* Node.
From blog.cloudera.com
Apache Hadoop YARN Concepts and Applications Cloudera Blog Yarn Diagnostics Container Released On A *Lost* Node Executorlostfailure (executor 36 exited caused. Container released on a *lost* node. Yarn settings determine min/max container sizes, and should be based on available physical memory, number of nodes, etc. I also meet this problem and try to solve it by refering some blog. It's a data generator utility, that got memory explosion. Please try to configure the spark settings in. Yarn Diagnostics Container Released On A *Lost* Node.
From stackoverflow.com
apache spark how to understand yarn appattempt log and diagnostics Yarn Diagnostics Container Released On A *Lost* Node Please try to configure the spark settings in spark. The spark job running in yarn mode, shows few tasks failed with following reason: We see the following error on the spark console: Yarn settings determine min/max container sizes, and should be based on available physical memory, number of nodes, etc. It's a data generator utility, that got memory explosion. Looks. Yarn Diagnostics Container Released On A *Lost* Node.
From github.com
Job keeping retry `Yarn container exit handler EXIT signal received Yarn Diagnostics Container Released On A *Lost* Node Yarn settings determine min/max container sizes, and should be based on available physical memory, number of nodes, etc. We see the following error on the spark console: I check the application logs, container allocate. I also meet this problem and try to solve it by refering some blog. It's a data generator utility, that got memory explosion. The spark job. Yarn Diagnostics Container Released On A *Lost* Node.
From 0x0fff.com
Spark Architecture Distributed Systems Architecture Yarn Diagnostics Container Released On A *Lost* Node Please try to configure the spark settings in spark. Looks like the executor is lost because of memory issues. Yarn settings determine min/max container sizes, and should be based on available physical memory, number of nodes, etc. I check the application logs, container allocate. It's a data generator utility, that got memory explosion. The spark job running in yarn mode,. Yarn Diagnostics Container Released On A *Lost* Node.
From docs.cloudera.com
View application details Yarn Diagnostics Container Released On A *Lost* Node Please try to configure the spark settings in spark. Looks like the executor is lost because of memory issues. I met a issue that if i start a spark application use yarn client mode, application sometimes hang. I check the application logs, container allocate. Executorlostfailure (executor 36 exited caused. We see the following error on the spark console: I also. Yarn Diagnostics Container Released On A *Lost* Node.
From docs.acceldata.io
LLAP Query Details Acceldata Yarn Diagnostics Container Released On A *Lost* Node It's a data generator utility, that got memory explosion. The spark job running in yarn mode, shows few tasks failed with following reason: Please try to configure the spark settings in spark. I check the application logs, container allocate. Looks like the executor is lost because of memory issues. Executorlostfailure (executor 36 exited caused. I also meet this problem and. Yarn Diagnostics Container Released On A *Lost* Node.
From blog.csdn.net
spark on yarn,Application application failed 2 times due to AM Yarn Diagnostics Container Released On A *Lost* Node Looks like the executor is lost because of memory issues. If this metric shows a lost node, it indicates that a node was lost due to a hardware failure, or that the node couldn't be reached due. I also meet this problem and try to solve it by refering some blog. I met a issue that if i start a. Yarn Diagnostics Container Released On A *Lost* Node.
From blog.csdn.net
YarnNodeManager堆内存不足导致Container被杀_exit code from container is 143CSDN博客 Yarn Diagnostics Container Released On A *Lost* Node Looks like the executor is lost because of memory issues. I also meet this problem and try to solve it by refering some blog. If this metric shows a lost node, it indicates that a node was lost due to a hardware failure, or that the node couldn't be reached due. Yarn settings determine min/max container sizes, and should be. Yarn Diagnostics Container Released On A *Lost* Node.
From github.com
YARN diagnostics error logs lacks context · Issue 388 · OpenEO/openeo Yarn Diagnostics Container Released On A *Lost* Node We see the following error on the spark console: Container released on a *lost* node. Please try to configure the spark settings in spark. I met a issue that if i start a spark application use yarn client mode, application sometimes hang. Looks like the executor is lost because of memory issues. I check the application logs, container allocate. Yarn. Yarn Diagnostics Container Released On A *Lost* Node.
From zhuanlan.zhihu.com
yarnsession.sh m yarncluster或flink run m yarncluster examples Yarn Diagnostics Container Released On A *Lost* Node Please try to configure the spark settings in spark. Container released on a *lost* node. We see the following error on the spark console: The spark job running in yarn mode, shows few tasks failed with following reason: I also meet this problem and try to solve it by refering some blog. Looks like the executor is lost because of. Yarn Diagnostics Container Released On A *Lost* Node.
From docs.acceldata.io
Tez Query Details Acceldata Yarn Diagnostics Container Released On A *Lost* Node It's a data generator utility, that got memory explosion. I met a issue that if i start a spark application use yarn client mode, application sometimes hang. Looks like the executor is lost because of memory issues. Yarn settings determine min/max container sizes, and should be based on available physical memory, number of nodes, etc. We see the following error. Yarn Diagnostics Container Released On A *Lost* Node.
From data-flair.training
Deep Dive into Hadoop YARN Node Manager A Yarn Tutorial DataFlair Yarn Diagnostics Container Released On A *Lost* Node I met a issue that if i start a spark application use yarn client mode, application sometimes hang. If this metric shows a lost node, it indicates that a node was lost due to a hardware failure, or that the node couldn't be reached due. We see the following error on the spark console: The spark job running in yarn. Yarn Diagnostics Container Released On A *Lost* Node.
From www.pinterest.com
WIP on containers for dispensing yarn. Container, Development, Yarn Yarn Diagnostics Container Released On A *Lost* Node Yarn settings determine min/max container sizes, and should be based on available physical memory, number of nodes, etc. Executorlostfailure (executor 36 exited caused. I also meet this problem and try to solve it by refering some blog. Please try to configure the spark settings in spark. It's a data generator utility, that got memory explosion. Container released on a *lost*. Yarn Diagnostics Container Released On A *Lost* Node.
From www.cnblogs.com
使用YARN命令管理Hadoop作业 尹正杰 博客园 Yarn Diagnostics Container Released On A *Lost* Node Executorlostfailure (executor 36 exited caused. I check the application logs, container allocate. We see the following error on the spark console: If this metric shows a lost node, it indicates that a node was lost due to a hardware failure, or that the node couldn't be reached due. Container released on a *lost* node. Please try to configure the spark. Yarn Diagnostics Container Released On A *Lost* Node.
From blog.csdn.net
20210918 Stage/Job cancelled because SparkContext was shut down_stage Yarn Diagnostics Container Released On A *Lost* Node Please try to configure the spark settings in spark. If this metric shows a lost node, it indicates that a node was lost due to a hardware failure, or that the node couldn't be reached due. We see the following error on the spark console: It's a data generator utility, that got memory explosion. Executorlostfailure (executor 36 exited caused. Yarn. Yarn Diagnostics Container Released On A *Lost* Node.
From www.cnblogs.com
关于处理hdfs数据库异常的解决办法 Please check the logs or run fsck in order to Yarn Diagnostics Container Released On A *Lost* Node I met a issue that if i start a spark application use yarn client mode, application sometimes hang. Executorlostfailure (executor 36 exited caused. I check the application logs, container allocate. Yarn settings determine min/max container sizes, and should be based on available physical memory, number of nodes, etc. It's a data generator utility, that got memory explosion. Container released on. Yarn Diagnostics Container Released On A *Lost* Node.
From www.simplilearn.com.cach3.com
Yarn Tutorial Yarn Diagnostics Container Released On A *Lost* Node I also meet this problem and try to solve it by refering some blog. If this metric shows a lost node, it indicates that a node was lost due to a hardware failure, or that the node couldn't be reached due. Yarn settings determine min/max container sizes, and should be based on available physical memory, number of nodes, etc. I. Yarn Diagnostics Container Released On A *Lost* Node.
From github.com
ERROR yarn.Client Application diagnostics message Max number of Yarn Diagnostics Container Released On A *Lost* Node Executorlostfailure (executor 36 exited caused. Yarn settings determine min/max container sizes, and should be based on available physical memory, number of nodes, etc. It's a data generator utility, that got memory explosion. I check the application logs, container allocate. I also meet this problem and try to solve it by refering some blog. I met a issue that if i. Yarn Diagnostics Container Released On A *Lost* Node.
From sparkdatabox.com
Hadoop YARN Spark Databox Yarn Diagnostics Container Released On A *Lost* Node It's a data generator utility, that got memory explosion. Container released on a *lost* node. Yarn settings determine min/max container sizes, and should be based on available physical memory, number of nodes, etc. The spark job running in yarn mode, shows few tasks failed with following reason: We see the following error on the spark console: Please try to configure. Yarn Diagnostics Container Released On A *Lost* Node.
From www.techscience.com
CSSE Free FullText Performance Improvement through Novel Adaptive Yarn Diagnostics Container Released On A *Lost* Node The spark job running in yarn mode, shows few tasks failed with following reason: Yarn settings determine min/max container sizes, and should be based on available physical memory, number of nodes, etc. I met a issue that if i start a spark application use yarn client mode, application sometimes hang. I also meet this problem and try to solve it. Yarn Diagnostics Container Released On A *Lost* Node.