Dynatrace Dashboard For Kubernetes . Kubernetes log metrics are required for the full use (or you can remove it from the dashborad after clone ๐ ). Dynatrace is the only kubernetes observability solution for full stack insights and troubleshooting without changing code, container images, or deployments. Dynatrace enables you to monitor kubernetes. Dynatrace observability for kubernetes provides actionable answers and analytics from your kubernetes and openshift deployments at any. The new kubernetes app provides a comprehensive view of your environment, enabling you to automate monitoring and optimize the health and performance of your kubernetes clusters and. We, as dynatrace, will update the kubernetes dashboard presets and the kubernetes monitoring webui pages over the next few. With dashboards, you can see both the kubernetes data you want and the observability data you need within the dynatrace platform. Easily run and monitor your entire kubernetes environment in one observability, analytics, and security platform.
from learn.dynatracelabs.com
Dynatrace observability for kubernetes provides actionable answers and analytics from your kubernetes and openshift deployments at any. Easily run and monitor your entire kubernetes environment in one observability, analytics, and security platform. Dynatrace is the only kubernetes observability solution for full stack insights and troubleshooting without changing code, container images, or deployments. Kubernetes log metrics are required for the full use (or you can remove it from the dashborad after clone ๐ ). With dashboards, you can see both the kubernetes data you want and the observability data you need within the dynatrace platform. Dynatrace enables you to monitor kubernetes. We, as dynatrace, will update the kubernetes dashboard presets and the kubernetes monitoring webui pages over the next few. The new kubernetes app provides a comprehensive view of your environment, enabling you to automate monitoring and optimize the health and performance of your kubernetes clusters and.
Dynatrace with
Dynatrace Dashboard For Kubernetes Easily run and monitor your entire kubernetes environment in one observability, analytics, and security platform. Dynatrace is the only kubernetes observability solution for full stack insights and troubleshooting without changing code, container images, or deployments. We, as dynatrace, will update the kubernetes dashboard presets and the kubernetes monitoring webui pages over the next few. Dynatrace enables you to monitor kubernetes. Easily run and monitor your entire kubernetes environment in one observability, analytics, and security platform. Kubernetes log metrics are required for the full use (or you can remove it from the dashborad after clone ๐ ). With dashboards, you can see both the kubernetes data you want and the observability data you need within the dynatrace platform. The new kubernetes app provides a comprehensive view of your environment, enabling you to automate monitoring and optimize the health and performance of your kubernetes clusters and. Dynatrace observability for kubernetes provides actionable answers and analytics from your kubernetes and openshift deployments at any.
From github.com
easydynatracewithmonaco/Readme.md at main ยท dynatraceaceservices Dynatrace Dashboard For Kubernetes Dynatrace is the only kubernetes observability solution for full stack insights and troubleshooting without changing code, container images, or deployments. The new kubernetes app provides a comprehensive view of your environment, enabling you to automate monitoring and optimize the health and performance of your kubernetes clusters and. We, as dynatrace, will update the kubernetes dashboard presets and the kubernetes monitoring. Dynatrace Dashboard For Kubernetes.
From kladwtqrs.blob.core.windows.net
Grafana Dashboard App Metrics at Janice Bickford blog Dynatrace Dashboard For Kubernetes Dynatrace is the only kubernetes observability solution for full stack insights and troubleshooting without changing code, container images, or deployments. Kubernetes log metrics are required for the full use (or you can remove it from the dashborad after clone ๐ ). Dynatrace observability for kubernetes provides actionable answers and analytics from your kubernetes and openshift deployments at any. Dynatrace enables. Dynatrace Dashboard For Kubernetes.
From www.dynatrace.com
monitoring & observability Dynatrace Hub Dynatrace Dashboard For Kubernetes Easily run and monitor your entire kubernetes environment in one observability, analytics, and security platform. The new kubernetes app provides a comprehensive view of your environment, enabling you to automate monitoring and optimize the health and performance of your kubernetes clusters and. Dynatrace enables you to monitor kubernetes. Kubernetes log metrics are required for the full use (or you can. Dynatrace Dashboard For Kubernetes.
From www.dynatrace.com
Get deep observability with the new cloud application view Dynatrace Dashboard For Kubernetes Dynatrace observability for kubernetes provides actionable answers and analytics from your kubernetes and openshift deployments at any. We, as dynatrace, will update the kubernetes dashboard presets and the kubernetes monitoring webui pages over the next few. With dashboards, you can see both the kubernetes data you want and the observability data you need within the dynatrace platform. Easily run and. Dynatrace Dashboard For Kubernetes.
From www.freshbrewed.science
Dynatrace Revisit (1/3) Setup, Network, Services, Traces, Metrics and Dynatrace Dashboard For Kubernetes Dynatrace enables you to monitor kubernetes. Dynatrace observability for kubernetes provides actionable answers and analytics from your kubernetes and openshift deployments at any. Dynatrace is the only kubernetes observability solution for full stack insights and troubleshooting without changing code, container images, or deployments. Easily run and monitor your entire kubernetes environment in one observability, analytics, and security platform. We, as. Dynatrace Dashboard For Kubernetes.
From community.dynatrace.com
Solved Is possible to embed DCRUM dashboard in OneAgent dashboard Dynatrace Dashboard For Kubernetes Dynatrace enables you to monitor kubernetes. Dynatrace is the only kubernetes observability solution for full stack insights and troubleshooting without changing code, container images, or deployments. We, as dynatrace, will update the kubernetes dashboard presets and the kubernetes monitoring webui pages over the next few. With dashboards, you can see both the kubernetes data you want and the observability data. Dynatrace Dashboard For Kubernetes.
From www.metricfire.com
Top 8 Open Source Dashboards MetricFire Dynatrace Dashboard For Kubernetes The new kubernetes app provides a comprehensive view of your environment, enabling you to automate monitoring and optimize the health and performance of your kubernetes clusters and. We, as dynatrace, will update the kubernetes dashboard presets and the kubernetes monitoring webui pages over the next few. With dashboards, you can see both the kubernetes data you want and the observability. Dynatrace Dashboard For Kubernetes.
From dynatrace.awsworkshop.io
Lab 2 Overview MP DevOps Series Dynatrace Dashboard For Kubernetes Dynatrace enables you to monitor kubernetes. Easily run and monitor your entire kubernetes environment in one observability, analytics, and security platform. We, as dynatrace, will update the kubernetes dashboard presets and the kubernetes monitoring webui pages over the next few. Dynatrace is the only kubernetes observability solution for full stack insights and troubleshooting without changing code, container images, or deployments.. Dynatrace Dashboard For Kubernetes.
From www.youtube.com
How to create an Dashboard in Dynatrace YouTube Dynatrace Dashboard For Kubernetes Easily run and monitor your entire kubernetes environment in one observability, analytics, and security platform. Dynatrace is the only kubernetes observability solution for full stack insights and troubleshooting without changing code, container images, or deployments. Kubernetes log metrics are required for the full use (or you can remove it from the dashborad after clone ๐ ). With dashboards, you can. Dynatrace Dashboard For Kubernetes.
From startupstash.com
Dynatrace Startup Stash Dynatrace Dashboard For Kubernetes Easily run and monitor your entire kubernetes environment in one observability, analytics, and security platform. The new kubernetes app provides a comprehensive view of your environment, enabling you to automate monitoring and optimize the health and performance of your kubernetes clusters and. Dynatrace enables you to monitor kubernetes. With dashboards, you can see both the kubernetes data you want and. Dynatrace Dashboard For Kubernetes.
From awesomeopensource.com
Dynatrace Dashboards Dynatrace Dashboard For Kubernetes Dynatrace enables you to monitor kubernetes. Kubernetes log metrics are required for the full use (or you can remove it from the dashborad after clone ๐ ). The new kubernetes app provides a comprehensive view of your environment, enabling you to automate monitoring and optimize the health and performance of your kubernetes clusters and. Dynatrace observability for kubernetes provides actionable. Dynatrace Dashboard For Kubernetes.
From www.dynatrace.com
AWS Driving successful cloud migration and optimization with Dynatrace Dynatrace Dashboard For Kubernetes Easily run and monitor your entire kubernetes environment in one observability, analytics, and security platform. The new kubernetes app provides a comprehensive view of your environment, enabling you to automate monitoring and optimize the health and performance of your kubernetes clusters and. Kubernetes log metrics are required for the full use (or you can remove it from the dashborad after. Dynatrace Dashboard For Kubernetes.
From learn.dynatracelabs.com
dynatraceapac.github.io Dynatrace Dashboard For Kubernetes We, as dynatrace, will update the kubernetes dashboard presets and the kubernetes monitoring webui pages over the next few. The new kubernetes app provides a comprehensive view of your environment, enabling you to automate monitoring and optimize the health and performance of your kubernetes clusters and. Dynatrace enables you to monitor kubernetes. Dynatrace is the only kubernetes observability solution for. Dynatrace Dashboard For Kubernetes.
From learn.dynatracelabs.com
Dynatrace with Dynatrace Dashboard For Kubernetes Dynatrace is the only kubernetes observability solution for full stack insights and troubleshooting without changing code, container images, or deployments. Kubernetes log metrics are required for the full use (or you can remove it from the dashborad after clone ๐ ). With dashboards, you can see both the kubernetes data you want and the observability data you need within the. Dynatrace Dashboard For Kubernetes.
From learn.dynatracelabs.com
Dynatrace with Dynatrace Dashboard For Kubernetes We, as dynatrace, will update the kubernetes dashboard presets and the kubernetes monitoring webui pages over the next few. With dashboards, you can see both the kubernetes data you want and the observability data you need within the dynatrace platform. Dynatrace enables you to monitor kubernetes. Dynatrace is the only kubernetes observability solution for full stack insights and troubleshooting without. Dynatrace Dashboard For Kubernetes.
From smartjava.org
10 Practical Tips for Day to Day usage SmartJava Dynatrace Dashboard For Kubernetes We, as dynatrace, will update the kubernetes dashboard presets and the kubernetes monitoring webui pages over the next few. The new kubernetes app provides a comprehensive view of your environment, enabling you to automate monitoring and optimize the health and performance of your kubernetes clusters and. Kubernetes log metrics are required for the full use (or you can remove it. Dynatrace Dashboard For Kubernetes.
From www.dynatrace.com
monitoring Dynatrace Dynatrace Dashboard For Kubernetes Dynatrace enables you to monitor kubernetes. We, as dynatrace, will update the kubernetes dashboard presets and the kubernetes monitoring webui pages over the next few. Kubernetes log metrics are required for the full use (or you can remove it from the dashborad after clone ๐ ). Dynatrace observability for kubernetes provides actionable answers and analytics from your kubernetes and openshift. Dynatrace Dashboard For Kubernetes.
From ikarus.sg
My Dashboard and How To Deploy Yours Dynatrace Dashboard For Kubernetes Dynatrace enables you to monitor kubernetes. Easily run and monitor your entire kubernetes environment in one observability, analytics, and security platform. We, as dynatrace, will update the kubernetes dashboard presets and the kubernetes monitoring webui pages over the next few. Dynatrace is the only kubernetes observability solution for full stack insights and troubleshooting without changing code, container images, or deployments.. Dynatrace Dashboard For Kubernetes.
From joihnvzyb.blob.core.windows.net
Dashboard Json Dynatrace at Lyn Cory blog Dynatrace Dashboard For Kubernetes Easily run and monitor your entire kubernetes environment in one observability, analytics, and security platform. Dynatrace enables you to monitor kubernetes. We, as dynatrace, will update the kubernetes dashboard presets and the kubernetes monitoring webui pages over the next few. Dynatrace is the only kubernetes observability solution for full stack insights and troubleshooting without changing code, container images, or deployments.. Dynatrace Dashboard For Kubernetes.
From www.dynatrace.com
Upgrade to the Data explorer to level up your data visualizations and Dynatrace Dashboard For Kubernetes The new kubernetes app provides a comprehensive view of your environment, enabling you to automate monitoring and optimize the health and performance of your kubernetes clusters and. With dashboards, you can see both the kubernetes data you want and the observability data you need within the dynatrace platform. We, as dynatrace, will update the kubernetes dashboard presets and the kubernetes. Dynatrace Dashboard For Kubernetes.
From learn.dynatracelabs.com
dynatraceapac.github.io Dynatrace Dashboard For Kubernetes Dynatrace is the only kubernetes observability solution for full stack insights and troubleshooting without changing code, container images, or deployments. Dynatrace observability for kubernetes provides actionable answers and analytics from your kubernetes and openshift deployments at any. Dynatrace enables you to monitor kubernetes. We, as dynatrace, will update the kubernetes dashboard presets and the kubernetes monitoring webui pages over the. Dynatrace Dashboard For Kubernetes.
From www.getapp.com
Dynatrace Pricing, Features, Reviews & Alternatives GetApp Dynatrace Dashboard For Kubernetes We, as dynatrace, will update the kubernetes dashboard presets and the kubernetes monitoring webui pages over the next few. Easily run and monitor your entire kubernetes environment in one observability, analytics, and security platform. With dashboards, you can see both the kubernetes data you want and the observability data you need within the dynatrace platform. The new kubernetes app provides. Dynatrace Dashboard For Kubernetes.
From mungfali.com
DynaTrace Dashboard Examples Dynatrace Dashboard For Kubernetes Dynatrace observability for kubernetes provides actionable answers and analytics from your kubernetes and openshift deployments at any. Dynatrace is the only kubernetes observability solution for full stack insights and troubleshooting without changing code, container images, or deployments. With dashboards, you can see both the kubernetes data you want and the observability data you need within the dynatrace platform. The new. Dynatrace Dashboard For Kubernetes.
From www.dynatrace.com
Monitor metrics Dynatrace Docs Dynatrace Dashboard For Kubernetes Dynatrace observability for kubernetes provides actionable answers and analytics from your kubernetes and openshift deployments at any. With dashboards, you can see both the kubernetes data you want and the observability data you need within the dynatrace platform. Easily run and monitor your entire kubernetes environment in one observability, analytics, and security platform. We, as dynatrace, will update the kubernetes. Dynatrace Dashboard For Kubernetes.
From www.dynatrace.com
Expanded Grail data lakehouse and new Dynatrace user experience unlock Dynatrace Dashboard For Kubernetes We, as dynatrace, will update the kubernetes dashboard presets and the kubernetes monitoring webui pages over the next few. Dynatrace enables you to monitor kubernetes. Kubernetes log metrics are required for the full use (or you can remove it from the dashborad after clone ๐ ). With dashboards, you can see both the kubernetes data you want and the observability. Dynatrace Dashboard For Kubernetes.
From sematext.com
The Top 10 Best Dynatrace Alternatives Sematext Dynatrace Dashboard For Kubernetes Dynatrace observability for kubernetes provides actionable answers and analytics from your kubernetes and openshift deployments at any. Kubernetes log metrics are required for the full use (or you can remove it from the dashborad after clone ๐ ). Easily run and monitor your entire kubernetes environment in one observability, analytics, and security platform. Dynatrace is the only kubernetes observability solution. Dynatrace Dashboard For Kubernetes.
From ikarus.sg
My Dashboard and How To Deploy Yours Dynatrace Dashboard For Kubernetes Dynatrace observability for kubernetes provides actionable answers and analytics from your kubernetes and openshift deployments at any. Dynatrace is the only kubernetes observability solution for full stack insights and troubleshooting without changing code, container images, or deployments. Easily run and monitor your entire kubernetes environment in one observability, analytics, and security platform. The new kubernetes app provides a comprehensive view. Dynatrace Dashboard For Kubernetes.
From learn.dynatracelabs.com
Dynatrace with Dynatrace Dashboard For Kubernetes Dynatrace is the only kubernetes observability solution for full stack insights and troubleshooting without changing code, container images, or deployments. Dynatrace enables you to monitor kubernetes. Easily run and monitor your entire kubernetes environment in one observability, analytics, and security platform. The new kubernetes app provides a comprehensive view of your environment, enabling you to automate monitoring and optimize the. Dynatrace Dashboard For Kubernetes.
From www.dynatrace.com
Mastering with the Dynatrace Platform Dynatrace Dashboard For Kubernetes With dashboards, you can see both the kubernetes data you want and the observability data you need within the dynatrace platform. Kubernetes log metrics are required for the full use (or you can remove it from the dashborad after clone ๐ ). The new kubernetes app provides a comprehensive view of your environment, enabling you to automate monitoring and optimize. Dynatrace Dashboard For Kubernetes.
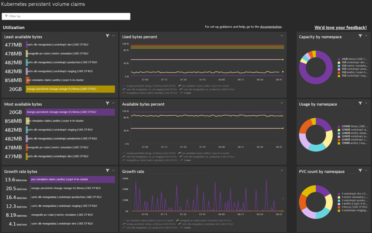
From www.dynatrace.com
persistent volume claims monitoring & observability Dynatrace Dashboard For Kubernetes Dynatrace observability for kubernetes provides actionable answers and analytics from your kubernetes and openshift deployments at any. We, as dynatrace, will update the kubernetes dashboard presets and the kubernetes monitoring webui pages over the next few. The new kubernetes app provides a comprehensive view of your environment, enabling you to automate monitoring and optimize the health and performance of your. Dynatrace Dashboard For Kubernetes.
From joivamvto.blob.core.windows.net
Dashboards Api Dynatrace at Leroy Thacker blog Dynatrace Dashboard For Kubernetes Dynatrace is the only kubernetes observability solution for full stack insights and troubleshooting without changing code, container images, or deployments. With dashboards, you can see both the kubernetes data you want and the observability data you need within the dynatrace platform. Easily run and monitor your entire kubernetes environment in one observability, analytics, and security platform. We, as dynatrace, will. Dynatrace Dashboard For Kubernetes.
From awesomeopensource.com
Grafana Dashboards Dynatrace Dashboard For Kubernetes Kubernetes log metrics are required for the full use (or you can remove it from the dashborad after clone ๐ ). Dynatrace observability for kubernetes provides actionable answers and analytics from your kubernetes and openshift deployments at any. With dashboards, you can see both the kubernetes data you want and the observability data you need within the dynatrace platform. Dynatrace. Dynatrace Dashboard For Kubernetes.
From www.dynatrace.com
Dynatrace Observability for Persistent Volume Claims Dynatrace Dashboard For Kubernetes Easily run and monitor your entire kubernetes environment in one observability, analytics, and security platform. Dynatrace observability for kubernetes provides actionable answers and analytics from your kubernetes and openshift deployments at any. With dashboards, you can see both the kubernetes data you want and the observability data you need within the dynatrace platform. We, as dynatrace, will update the kubernetes. Dynatrace Dashboard For Kubernetes.
From thectoclub.com
25 Best Cybersecurity Software of 2023 The CTO Club Dynatrace Dashboard For Kubernetes Kubernetes log metrics are required for the full use (or you can remove it from the dashborad after clone ๐ ). Dynatrace enables you to monitor kubernetes. Dynatrace is the only kubernetes observability solution for full stack insights and troubleshooting without changing code, container images, or deployments. Easily run and monitor your entire kubernetes environment in one observability, analytics, and. Dynatrace Dashboard For Kubernetes.
From komodor.com
Dashboard Quick Guide and 4 Great Alternatives Dynatrace Dashboard For Kubernetes Dynatrace enables you to monitor kubernetes. Dynatrace is the only kubernetes observability solution for full stack insights and troubleshooting without changing code, container images, or deployments. The new kubernetes app provides a comprehensive view of your environment, enabling you to automate monitoring and optimize the health and performance of your kubernetes clusters and. We, as dynatrace, will update the kubernetes. Dynatrace Dashboard For Kubernetes.