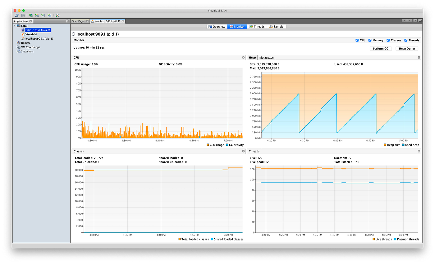
Profiling With Visualvm . one of the most popular profilers in the java world is visualvm. It is a visual tool that integrates command line jdk tools and lightweight profiling capabilities. visualvm is a java profiler, one of the several types of java performance tools (to see more of our favorite java performance tools, check out this post). in this article, we’ll learn how to use visualvm and java management extensions (jmx) for remote monitoring of java applications. java visualvm is a simplified, yet robust profiling tool for java applications. In today’s post, we’ll take a look at visualvm, how it works, and some integrations and alternatives. startup profiler plugin for visualvm 1.3.6 and newer enables instrumented profiling of local java 5+ applications from their startup. visualvm is a visual tool integrating commandline jdk tools and lightweight profiling capabilities. Jmx is a standard api for the management and monitoring of jvm applications.
from plugins.jetbrains.com
visualvm is a visual tool integrating commandline jdk tools and lightweight profiling capabilities. startup profiler plugin for visualvm 1.3.6 and newer enables instrumented profiling of local java 5+ applications from their startup. in this article, we’ll learn how to use visualvm and java management extensions (jmx) for remote monitoring of java applications. It is a visual tool that integrates command line jdk tools and lightweight profiling capabilities. Jmx is a standard api for the management and monitoring of jvm applications. In today’s post, we’ll take a look at visualvm, how it works, and some integrations and alternatives. visualvm is a java profiler, one of the several types of java performance tools (to see more of our favorite java performance tools, check out this post). one of the most popular profilers in the java world is visualvm. java visualvm is a simplified, yet robust profiling tool for java applications.
VisualVM Profiler IntelliJ IDEs Plugin Marketplace
Profiling With Visualvm in this article, we’ll learn how to use visualvm and java management extensions (jmx) for remote monitoring of java applications. visualvm is a java profiler, one of the several types of java performance tools (to see more of our favorite java performance tools, check out this post). in this article, we’ll learn how to use visualvm and java management extensions (jmx) for remote monitoring of java applications. java visualvm is a simplified, yet robust profiling tool for java applications. visualvm is a visual tool integrating commandline jdk tools and lightweight profiling capabilities. startup profiler plugin for visualvm 1.3.6 and newer enables instrumented profiling of local java 5+ applications from their startup. In today’s post, we’ll take a look at visualvm, how it works, and some integrations and alternatives. It is a visual tool that integrates command line jdk tools and lightweight profiling capabilities. one of the most popular profilers in the java world is visualvm. Jmx is a standard api for the management and monitoring of jvm applications.
From www.genuitec.com
Server Profiling with VisualVM for MyEclipse Profiling With Visualvm It is a visual tool that integrates command line jdk tools and lightweight profiling capabilities. in this article, we’ll learn how to use visualvm and java management extensions (jmx) for remote monitoring of java applications. Jmx is a standard api for the management and monitoring of jvm applications. In today’s post, we’ll take a look at visualvm, how it. Profiling With Visualvm.
From vladmihalcea.com
JDBC Profiling with VisualVM Vlad Mihalcea Profiling With Visualvm visualvm is a visual tool integrating commandline jdk tools and lightweight profiling capabilities. Jmx is a standard api for the management and monitoring of jvm applications. In today’s post, we’ll take a look at visualvm, how it works, and some integrations and alternatives. It is a visual tool that integrates command line jdk tools and lightweight profiling capabilities. . Profiling With Visualvm.
From www.youtube.com
Java Profiling with VisualVM YouTube Profiling With Visualvm It is a visual tool that integrates command line jdk tools and lightweight profiling capabilities. In today’s post, we’ll take a look at visualvm, how it works, and some integrations and alternatives. in this article, we’ll learn how to use visualvm and java management extensions (jmx) for remote monitoring of java applications. visualvm is a java profiler, one. Profiling With Visualvm.
From medium.com
Alfresco 6 Container Profiling with VisualVM by Phuchiss Medium Profiling With Visualvm Jmx is a standard api for the management and monitoring of jvm applications. It is a visual tool that integrates command line jdk tools and lightweight profiling capabilities. one of the most popular profilers in the java world is visualvm. startup profiler plugin for visualvm 1.3.6 and newer enables instrumented profiling of local java 5+ applications from their. Profiling With Visualvm.
From docs.wpilib.org
Profiling with VisualVM — FIRST Robotics Competition documentation Profiling With Visualvm It is a visual tool that integrates command line jdk tools and lightweight profiling capabilities. visualvm is a visual tool integrating commandline jdk tools and lightweight profiling capabilities. in this article, we’ll learn how to use visualvm and java management extensions (jmx) for remote monitoring of java applications. one of the most popular profilers in the java. Profiling With Visualvm.
From docs.wpilib.org
Profiling with VisualVM — FIRST Robotics Competition documentation Profiling With Visualvm one of the most popular profilers in the java world is visualvm. In today’s post, we’ll take a look at visualvm, how it works, and some integrations and alternatives. Jmx is a standard api for the management and monitoring of jvm applications. startup profiler plugin for visualvm 1.3.6 and newer enables instrumented profiling of local java 5+ applications. Profiling With Visualvm.
From www.genuitec.com
Server Profiling with VisualVM for MyEclipse Profiling With Visualvm visualvm is a visual tool integrating commandline jdk tools and lightweight profiling capabilities. Jmx is a standard api for the management and monitoring of jvm applications. java visualvm is a simplified, yet robust profiling tool for java applications. startup profiler plugin for visualvm 1.3.6 and newer enables instrumented profiling of local java 5+ applications from their startup.. Profiling With Visualvm.
From www.genuitec.com
Server Profiling with VisualVM for MyEclipse Profiling With Visualvm Jmx is a standard api for the management and monitoring of jvm applications. in this article, we’ll learn how to use visualvm and java management extensions (jmx) for remote monitoring of java applications. visualvm is a java profiler, one of the several types of java performance tools (to see more of our favorite java performance tools, check out. Profiling With Visualvm.
From baptiste-wicht.com
Profile your applications with Java VisualVM Blog blog("Baptiste Wicht"); Profiling With Visualvm visualvm is a java profiler, one of the several types of java performance tools (to see more of our favorite java performance tools, check out this post). Jmx is a standard api for the management and monitoring of jvm applications. visualvm is a visual tool integrating commandline jdk tools and lightweight profiling capabilities. startup profiler plugin for. Profiling With Visualvm.
From www.genuitec.com
Server Profiling with VisualVM for MyEclipse Profiling With Visualvm startup profiler plugin for visualvm 1.3.6 and newer enables instrumented profiling of local java 5+ applications from their startup. visualvm is a visual tool integrating commandline jdk tools and lightweight profiling capabilities. visualvm is a java profiler, one of the several types of java performance tools (to see more of our favorite java performance tools, check out. Profiling With Visualvm.
From www.atatus.com
Java Profiling Essentials A Guide to different Java Profilers Profiling With Visualvm startup profiler plugin for visualvm 1.3.6 and newer enables instrumented profiling of local java 5+ applications from their startup. visualvm is a visual tool integrating commandline jdk tools and lightweight profiling capabilities. java visualvm is a simplified, yet robust profiling tool for java applications. In today’s post, we’ll take a look at visualvm, how it works, and. Profiling With Visualvm.
From baptiste-wicht.com
Profile your applications with Java VisualVM Blog blog("Baptiste Wicht"); Profiling With Visualvm java visualvm is a simplified, yet robust profiling tool for java applications. in this article, we’ll learn how to use visualvm and java management extensions (jmx) for remote monitoring of java applications. visualvm is a visual tool integrating commandline jdk tools and lightweight profiling capabilities. Jmx is a standard api for the management and monitoring of jvm. Profiling With Visualvm.
From blog.idrsolutions.com
Profiling Vs. Sampling in Java's VisualVM Profiling With Visualvm Jmx is a standard api for the management and monitoring of jvm applications. java visualvm is a simplified, yet robust profiling tool for java applications. startup profiler plugin for visualvm 1.3.6 and newer enables instrumented profiling of local java 5+ applications from their startup. in this article, we’ll learn how to use visualvm and java management extensions. Profiling With Visualvm.
From www.redgreencode.com
Profiling Java Programs with VisualVM RedGreenCode Profiling With Visualvm It is a visual tool that integrates command line jdk tools and lightweight profiling capabilities. java visualvm is a simplified, yet robust profiling tool for java applications. visualvm is a java profiler, one of the several types of java performance tools (to see more of our favorite java performance tools, check out this post). one of the. Profiling With Visualvm.
From sidshome.wordpress.com
Step by step guide to profiling Java applications with VisualVM Profiling With Visualvm in this article, we’ll learn how to use visualvm and java management extensions (jmx) for remote monitoring of java applications. startup profiler plugin for visualvm 1.3.6 and newer enables instrumented profiling of local java 5+ applications from their startup. visualvm is a visual tool integrating commandline jdk tools and lightweight profiling capabilities. In today’s post, we’ll take. Profiling With Visualvm.
From docs.wpilib.org
Profiling with VisualVM — FIRST Robotics Competition documentation Profiling With Visualvm In today’s post, we’ll take a look at visualvm, how it works, and some integrations and alternatives. It is a visual tool that integrates command line jdk tools and lightweight profiling capabilities. Jmx is a standard api for the management and monitoring of jvm applications. startup profiler plugin for visualvm 1.3.6 and newer enables instrumented profiling of local java. Profiling With Visualvm.
From www.vneuron.com
Profile your java application with visualvm (part 1 of 2) Vneuron Profiling With Visualvm Jmx is a standard api for the management and monitoring of jvm applications. in this article, we’ll learn how to use visualvm and java management extensions (jmx) for remote monitoring of java applications. In today’s post, we’ll take a look at visualvm, how it works, and some integrations and alternatives. visualvm is a java profiler, one of the. Profiling With Visualvm.
From www.genuitec.com
Server Profiling with VisualVM for MyEclipse Profiling With Visualvm one of the most popular profilers in the java world is visualvm. visualvm is a visual tool integrating commandline jdk tools and lightweight profiling capabilities. java visualvm is a simplified, yet robust profiling tool for java applications. startup profiler plugin for visualvm 1.3.6 and newer enables instrumented profiling of local java 5+ applications from their startup.. Profiling With Visualvm.
From plugins.jetbrains.com
VisualVM Profiler IntelliJ IDEs Plugin Marketplace Profiling With Visualvm java visualvm is a simplified, yet robust profiling tool for java applications. visualvm is a visual tool integrating commandline jdk tools and lightweight profiling capabilities. one of the most popular profilers in the java world is visualvm. It is a visual tool that integrates command line jdk tools and lightweight profiling capabilities. Jmx is a standard api. Profiling With Visualvm.
From nozaki.me
Profiling with VisualVM Profiling With Visualvm It is a visual tool that integrates command line jdk tools and lightweight profiling capabilities. startup profiler plugin for visualvm 1.3.6 and newer enables instrumented profiling of local java 5+ applications from their startup. one of the most popular profilers in the java world is visualvm. Jmx is a standard api for the management and monitoring of jvm. Profiling With Visualvm.
From docs.wpilib.org
Profiling with VisualVM — FIRST Robotics Competition documentation Profiling With Visualvm visualvm is a java profiler, one of the several types of java performance tools (to see more of our favorite java performance tools, check out this post). java visualvm is a simplified, yet robust profiling tool for java applications. startup profiler plugin for visualvm 1.3.6 and newer enables instrumented profiling of local java 5+ applications from their. Profiling With Visualvm.
From sidshome.wordpress.com
Step by step guide to profiling Java applications with VisualVM Profiling With Visualvm visualvm is a visual tool integrating commandline jdk tools and lightweight profiling capabilities. startup profiler plugin for visualvm 1.3.6 and newer enables instrumented profiling of local java 5+ applications from their startup. It is a visual tool that integrates command line jdk tools and lightweight profiling capabilities. visualvm is a java profiler, one of the several types. Profiling With Visualvm.
From vladmihalcea.com
JDBC Profiling with VisualVM Vlad Mihalcea Profiling With Visualvm one of the most popular profilers in the java world is visualvm. In today’s post, we’ll take a look at visualvm, how it works, and some integrations and alternatives. visualvm is a visual tool integrating commandline jdk tools and lightweight profiling capabilities. visualvm is a java profiler, one of the several types of java performance tools (to. Profiling With Visualvm.
From www.javacodegeeks.com
Profile your applications with Java VisualVM Java Code Geeks Profiling With Visualvm one of the most popular profilers in the java world is visualvm. startup profiler plugin for visualvm 1.3.6 and newer enables instrumented profiling of local java 5+ applications from their startup. java visualvm is a simplified, yet robust profiling tool for java applications. Jmx is a standard api for the management and monitoring of jvm applications. In. Profiling With Visualvm.
From dzone.com
Java Profiling with VisualVM DZone Refcardz Profiling With Visualvm It is a visual tool that integrates command line jdk tools and lightweight profiling capabilities. Jmx is a standard api for the management and monitoring of jvm applications. java visualvm is a simplified, yet robust profiling tool for java applications. one of the most popular profilers in the java world is visualvm. visualvm is a visual tool. Profiling With Visualvm.
From docs.wpilib.org
Profiling with VisualVM — FIRST Robotics Competition documentation Profiling With Visualvm java visualvm is a simplified, yet robust profiling tool for java applications. in this article, we’ll learn how to use visualvm and java management extensions (jmx) for remote monitoring of java applications. visualvm is a visual tool integrating commandline jdk tools and lightweight profiling capabilities. one of the most popular profilers in the java world is. Profiling With Visualvm.
From medium.com
Alfresco 6 Container Profiling with VisualVM by Phuchiss Medium Profiling With Visualvm one of the most popular profilers in the java world is visualvm. It is a visual tool that integrates command line jdk tools and lightweight profiling capabilities. Jmx is a standard api for the management and monitoring of jvm applications. startup profiler plugin for visualvm 1.3.6 and newer enables instrumented profiling of local java 5+ applications from their. Profiling With Visualvm.
From www.genuitec.com
Server Profiling with VisualVM for MyEclipse Profiling With Visualvm It is a visual tool that integrates command line jdk tools and lightweight profiling capabilities. in this article, we’ll learn how to use visualvm and java management extensions (jmx) for remote monitoring of java applications. java visualvm is a simplified, yet robust profiling tool for java applications. Jmx is a standard api for the management and monitoring of. Profiling With Visualvm.
From vladmihalcea.com
JDBC Profiling with VisualVM Vlad Mihalcea Profiling With Visualvm one of the most popular profilers in the java world is visualvm. In today’s post, we’ll take a look at visualvm, how it works, and some integrations and alternatives. startup profiler plugin for visualvm 1.3.6 and newer enables instrumented profiling of local java 5+ applications from their startup. visualvm is a visual tool integrating commandline jdk tools. Profiling With Visualvm.
From docs.wpilib.org
Profiling with VisualVM — FIRST Robotics Competition documentation Profiling With Visualvm In today’s post, we’ll take a look at visualvm, how it works, and some integrations and alternatives. Jmx is a standard api for the management and monitoring of jvm applications. It is a visual tool that integrates command line jdk tools and lightweight profiling capabilities. in this article, we’ll learn how to use visualvm and java management extensions (jmx). Profiling With Visualvm.
From labs.flinters.vn
Remote profiling/monitoring with VisualVM on vagrant + play framework Profiling With Visualvm startup profiler plugin for visualvm 1.3.6 and newer enables instrumented profiling of local java 5+ applications from their startup. visualvm is a visual tool integrating commandline jdk tools and lightweight profiling capabilities. one of the most popular profilers in the java world is visualvm. visualvm is a java profiler, one of the several types of java. Profiling With Visualvm.
From blog.init-io.net
Quick Tip Profiling Java/Tomcat inside Docker with VisualVM Profiling With Visualvm visualvm is a visual tool integrating commandline jdk tools and lightweight profiling capabilities. In today’s post, we’ll take a look at visualvm, how it works, and some integrations and alternatives. startup profiler plugin for visualvm 1.3.6 and newer enables instrumented profiling of local java 5+ applications from their startup. in this article, we’ll learn how to use. Profiling With Visualvm.
From baptiste-wicht.com
Profile your applications with Java VisualVM Blog blog("Baptiste Wicht"); Profiling With Visualvm one of the most popular profilers in the java world is visualvm. It is a visual tool that integrates command line jdk tools and lightweight profiling capabilities. visualvm is a java profiler, one of the several types of java performance tools (to see more of our favorite java performance tools, check out this post). visualvm is a. Profiling With Visualvm.
From labs.flinters.vn
Remote profiling/monitoring with VisualVM on vagrant + play framework Profiling With Visualvm one of the most popular profilers in the java world is visualvm. java visualvm is a simplified, yet robust profiling tool for java applications. In today’s post, we’ll take a look at visualvm, how it works, and some integrations and alternatives. visualvm is a java profiler, one of the several types of java performance tools (to see. Profiling With Visualvm.
From www.vneuron.com
Profile your java application with visualvm (part 1 of 2) Vneuron Profiling With Visualvm java visualvm is a simplified, yet robust profiling tool for java applications. visualvm is a java profiler, one of the several types of java performance tools (to see more of our favorite java performance tools, check out this post). startup profiler plugin for visualvm 1.3.6 and newer enables instrumented profiling of local java 5+ applications from their. Profiling With Visualvm.