Esd System In Oil And Gas . Our emergency shutdown system (esd) is designed to minimise the consequences of emergency situations, related to typically uncontrolled. (second edition 2021) first published in 2009 by witherby. It helps to prevent situations from having. Emergency shutdown (esd) system esd systems execute a sequential shutdown of ship or terminal pumps and valves in an emergency. Shutdown level hierarchy defines the extent of actions to be taken by an emergency shutdown system (esd) when a potentially unsafe process or environmental condition is detected. An esd system is to be provided when any process presents a hazard which could affect the safety of personnel, the overall safety of the unit or the. Recommendations for emergency shutdown and related safety systems. An emergency shutdown system or esd system is a highly reliable control system for providing a safety layer during emergency situations. Emergency shutdown system (esd) is designed to minimize the consequences of emergency situations, related to typically uncontrolled flooding, escape of hydrocarbons, or.
from www.aldehydeepc.com
(second edition 2021) first published in 2009 by witherby. Recommendations for emergency shutdown and related safety systems. Emergency shutdown (esd) system esd systems execute a sequential shutdown of ship or terminal pumps and valves in an emergency. Shutdown level hierarchy defines the extent of actions to be taken by an emergency shutdown system (esd) when a potentially unsafe process or environmental condition is detected. An emergency shutdown system or esd system is a highly reliable control system for providing a safety layer during emergency situations. Emergency shutdown system (esd) is designed to minimize the consequences of emergency situations, related to typically uncontrolled flooding, escape of hydrocarbons, or. It helps to prevent situations from having. An esd system is to be provided when any process presents a hazard which could affect the safety of personnel, the overall safety of the unit or the. Our emergency shutdown system (esd) is designed to minimise the consequences of emergency situations, related to typically uncontrolled.
The ESD System Integrity comes to the first
Esd System In Oil And Gas An emergency shutdown system or esd system is a highly reliable control system for providing a safety layer during emergency situations. It helps to prevent situations from having. Emergency shutdown system (esd) is designed to minimize the consequences of emergency situations, related to typically uncontrolled flooding, escape of hydrocarbons, or. Our emergency shutdown system (esd) is designed to minimise the consequences of emergency situations, related to typically uncontrolled. Recommendations for emergency shutdown and related safety systems. An emergency shutdown system or esd system is a highly reliable control system for providing a safety layer during emergency situations. Emergency shutdown (esd) system esd systems execute a sequential shutdown of ship or terminal pumps and valves in an emergency. (second edition 2021) first published in 2009 by witherby. Shutdown level hierarchy defines the extent of actions to be taken by an emergency shutdown system (esd) when a potentially unsafe process or environmental condition is detected. An esd system is to be provided when any process presents a hazard which could affect the safety of personnel, the overall safety of the unit or the.
From www.hcpetroleum.hk
ESD Control Panel Esd System In Oil And Gas Our emergency shutdown system (esd) is designed to minimise the consequences of emergency situations, related to typically uncontrolled. (second edition 2021) first published in 2009 by witherby. Shutdown level hierarchy defines the extent of actions to be taken by an emergency shutdown system (esd) when a potentially unsafe process or environmental condition is detected. It helps to prevent situations from. Esd System In Oil And Gas.
From procahaya-eng.com.my
A Complete Integrated Control and Safety System (ICSS) in Oil & Gas Esd System In Oil And Gas An emergency shutdown system or esd system is a highly reliable control system for providing a safety layer during emergency situations. Emergency shutdown (esd) system esd systems execute a sequential shutdown of ship or terminal pumps and valves in an emergency. (second edition 2021) first published in 2009 by witherby. It helps to prevent situations from having. Emergency shutdown system. Esd System In Oil And Gas.
From hsseworld.com
Understanding High Integrity Pressure Protection Systems (HIPPS) HSSE Esd System In Oil And Gas An emergency shutdown system or esd system is a highly reliable control system for providing a safety layer during emergency situations. Recommendations for emergency shutdown and related safety systems. Shutdown level hierarchy defines the extent of actions to be taken by an emergency shutdown system (esd) when a potentially unsafe process or environmental condition is detected. Emergency shutdown system (esd). Esd System In Oil And Gas.
From www.aldehydeepc.com
The ESD System Integrity comes to the first Esd System In Oil And Gas (second edition 2021) first published in 2009 by witherby. It helps to prevent situations from having. Emergency shutdown system (esd) is designed to minimize the consequences of emergency situations, related to typically uncontrolled flooding, escape of hydrocarbons, or. Emergency shutdown (esd) system esd systems execute a sequential shutdown of ship or terminal pumps and valves in an emergency. An emergency. Esd System In Oil And Gas.
From www.slideserve.com
PPT ESD SYSTEM OVERVIEW PowerPoint Presentation, free download ID Esd System In Oil And Gas An emergency shutdown system or esd system is a highly reliable control system for providing a safety layer during emergency situations. Emergency shutdown (esd) system esd systems execute a sequential shutdown of ship or terminal pumps and valves in an emergency. Emergency shutdown system (esd) is designed to minimize the consequences of emergency situations, related to typically uncontrolled flooding, escape. Esd System In Oil And Gas.
From www.det-tronics.com
DetTronics Fire and Gas Safety Systems Esd System In Oil And Gas An emergency shutdown system or esd system is a highly reliable control system for providing a safety layer during emergency situations. Our emergency shutdown system (esd) is designed to minimise the consequences of emergency situations, related to typically uncontrolled. Emergency shutdown (esd) system esd systems execute a sequential shutdown of ship or terminal pumps and valves in an emergency. It. Esd System In Oil And Gas.
From www.researchgate.net
Safety precaution layers in oil and gas plants (Courtesy Inst Tools Esd System In Oil And Gas (second edition 2021) first published in 2009 by witherby. Emergency shutdown (esd) system esd systems execute a sequential shutdown of ship or terminal pumps and valves in an emergency. Recommendations for emergency shutdown and related safety systems. It helps to prevent situations from having. Our emergency shutdown system (esd) is designed to minimise the consequences of emergency situations, related to. Esd System In Oil And Gas.
From www.slideserve.com
PPT ESD SYSTEM OVERVIEW PowerPoint Presentation, free download ID Esd System In Oil And Gas Our emergency shutdown system (esd) is designed to minimise the consequences of emergency situations, related to typically uncontrolled. (second edition 2021) first published in 2009 by witherby. It helps to prevent situations from having. Shutdown level hierarchy defines the extent of actions to be taken by an emergency shutdown system (esd) when a potentially unsafe process or environmental condition is. Esd System In Oil And Gas.
From www.ey.com
ESG as a catalyst for innovation in oil and gas EY US Esd System In Oil And Gas An emergency shutdown system or esd system is a highly reliable control system for providing a safety layer during emergency situations. (second edition 2021) first published in 2009 by witherby. Emergency shutdown system (esd) is designed to minimize the consequences of emergency situations, related to typically uncontrolled flooding, escape of hydrocarbons, or. Recommendations for emergency shutdown and related safety systems.. Esd System In Oil And Gas.
From petrosolarco.com
ESD System Petro Solar Esd System In Oil And Gas Our emergency shutdown system (esd) is designed to minimise the consequences of emergency situations, related to typically uncontrolled. Emergency shutdown system (esd) is designed to minimize the consequences of emergency situations, related to typically uncontrolled flooding, escape of hydrocarbons, or. Shutdown level hierarchy defines the extent of actions to be taken by an emergency shutdown system (esd) when a potentially. Esd System In Oil And Gas.
From www.maximator.ae
Customized Wellhead Control Panels Maximator GmbH Esd System In Oil And Gas It helps to prevent situations from having. Emergency shutdown system (esd) is designed to minimize the consequences of emergency situations, related to typically uncontrolled flooding, escape of hydrocarbons, or. Shutdown level hierarchy defines the extent of actions to be taken by an emergency shutdown system (esd) when a potentially unsafe process or environmental condition is detected. An esd system is. Esd System In Oil And Gas.
From www.youtube.com
What is an Emergency Shutdown System? YouTube Esd System In Oil And Gas Emergency shutdown (esd) system esd systems execute a sequential shutdown of ship or terminal pumps and valves in an emergency. Shutdown level hierarchy defines the extent of actions to be taken by an emergency shutdown system (esd) when a potentially unsafe process or environmental condition is detected. It helps to prevent situations from having. Recommendations for emergency shutdown and related. Esd System In Oil And Gas.
From electronics-go.com
نظام الطوارئ Electronics Go Esd System In Oil And Gas An esd system is to be provided when any process presents a hazard which could affect the safety of personnel, the overall safety of the unit or the. It helps to prevent situations from having. An emergency shutdown system or esd system is a highly reliable control system for providing a safety layer during emergency situations. Our emergency shutdown system. Esd System In Oil And Gas.
From www.pipingengineer.org
Pipeline Valves The Piping Engineering World Esd System In Oil And Gas Our emergency shutdown system (esd) is designed to minimise the consequences of emergency situations, related to typically uncontrolled. (second edition 2021) first published in 2009 by witherby. Recommendations for emergency shutdown and related safety systems. Emergency shutdown system (esd) is designed to minimize the consequences of emergency situations, related to typically uncontrolled flooding, escape of hydrocarbons, or. It helps to. Esd System In Oil And Gas.
From instrumentationtools.com
BPCS Control System and ESD Safety System of DeltaV DCS Esd System In Oil And Gas (second edition 2021) first published in 2009 by witherby. Shutdown level hierarchy defines the extent of actions to be taken by an emergency shutdown system (esd) when a potentially unsafe process or environmental condition is detected. It helps to prevent situations from having. Emergency shutdown (esd) system esd systems execute a sequential shutdown of ship or terminal pumps and valves. Esd System In Oil And Gas.
From www.petroskills.com
Oil & Gas Training Courses Online & Classroom PetroSkills Esd System In Oil And Gas Recommendations for emergency shutdown and related safety systems. An esd system is to be provided when any process presents a hazard which could affect the safety of personnel, the overall safety of the unit or the. It helps to prevent situations from having. Shutdown level hierarchy defines the extent of actions to be taken by an emergency shutdown system (esd). Esd System In Oil And Gas.
From petrosolarco.com
ESD System Petro Solar Esd System In Oil And Gas Shutdown level hierarchy defines the extent of actions to be taken by an emergency shutdown system (esd) when a potentially unsafe process or environmental condition is detected. Emergency shutdown system (esd) is designed to minimize the consequences of emergency situations, related to typically uncontrolled flooding, escape of hydrocarbons, or. It helps to prevent situations from having. Our emergency shutdown system. Esd System In Oil And Gas.
From www.marinelink.com
ESD Systems For Oil/Chemical Tankers Esd System In Oil And Gas Emergency shutdown system (esd) is designed to minimize the consequences of emergency situations, related to typically uncontrolled flooding, escape of hydrocarbons, or. Emergency shutdown (esd) system esd systems execute a sequential shutdown of ship or terminal pumps and valves in an emergency. (second edition 2021) first published in 2009 by witherby. An emergency shutdown system or esd system is a. Esd System In Oil And Gas.
From www.inspecsolutions.co.uk
Offshore Oil and Gas ESD System Reclassification INSPEC Solutions Esd System In Oil And Gas Our emergency shutdown system (esd) is designed to minimise the consequences of emergency situations, related to typically uncontrolled. Shutdown level hierarchy defines the extent of actions to be taken by an emergency shutdown system (esd) when a potentially unsafe process or environmental condition is detected. An emergency shutdown system or esd system is a highly reliable control system for providing. Esd System In Oil And Gas.
From inspecsolutions.co.uk
Offshore Oil and Gas ESD System Reclassification Inspec Solutions Esd System In Oil And Gas It helps to prevent situations from having. Emergency shutdown (esd) system esd systems execute a sequential shutdown of ship or terminal pumps and valves in an emergency. Our emergency shutdown system (esd) is designed to minimise the consequences of emergency situations, related to typically uncontrolled. Shutdown level hierarchy defines the extent of actions to be taken by an emergency shutdown. Esd System In Oil And Gas.
From www.slideshare.net
ESD System upgrade Esd System In Oil And Gas Emergency shutdown (esd) system esd systems execute a sequential shutdown of ship or terminal pumps and valves in an emergency. Emergency shutdown system (esd) is designed to minimize the consequences of emergency situations, related to typically uncontrolled flooding, escape of hydrocarbons, or. Recommendations for emergency shutdown and related safety systems. (second edition 2021) first published in 2009 by witherby. Our. Esd System In Oil And Gas.
From www.researchgate.net
(PDF) Design Optimization of ESD (Emergency ShutDown) System for Esd System In Oil And Gas It helps to prevent situations from having. Recommendations for emergency shutdown and related safety systems. Our emergency shutdown system (esd) is designed to minimise the consequences of emergency situations, related to typically uncontrolled. An emergency shutdown system or esd system is a highly reliable control system for providing a safety layer during emergency situations. (second edition 2021) first published in. Esd System In Oil And Gas.
From www.xtronica.no
Emergency Shutdown System Esd System In Oil And Gas It helps to prevent situations from having. An esd system is to be provided when any process presents a hazard which could affect the safety of personnel, the overall safety of the unit or the. Recommendations for emergency shutdown and related safety systems. Emergency shutdown (esd) system esd systems execute a sequential shutdown of ship or terminal pumps and valves. Esd System In Oil And Gas.
From instrumentationtools.com
Basics of Wellhead Control Panel (WHCP) Inst Tools Esd System In Oil And Gas Emergency shutdown system (esd) is designed to minimize the consequences of emergency situations, related to typically uncontrolled flooding, escape of hydrocarbons, or. (second edition 2021) first published in 2009 by witherby. An emergency shutdown system or esd system is a highly reliable control system for providing a safety layer during emergency situations. Our emergency shutdown system (esd) is designed to. Esd System In Oil And Gas.
From doedijns.com
ESD systems for MLNG plant module 4 Doedijns Esd System In Oil And Gas Our emergency shutdown system (esd) is designed to minimise the consequences of emergency situations, related to typically uncontrolled. (second edition 2021) first published in 2009 by witherby. An emergency shutdown system or esd system is a highly reliable control system for providing a safety layer during emergency situations. Emergency shutdown (esd) system esd systems execute a sequential shutdown of ship. Esd System In Oil And Gas.
From flevy.com
PPT SIS & ESD (IEC 61511, 61508) Training Safety Instrumented Esd System In Oil And Gas Our emergency shutdown system (esd) is designed to minimise the consequences of emergency situations, related to typically uncontrolled. (second edition 2021) first published in 2009 by witherby. Recommendations for emergency shutdown and related safety systems. Shutdown level hierarchy defines the extent of actions to be taken by an emergency shutdown system (esd) when a potentially unsafe process or environmental condition. Esd System In Oil And Gas.
From www.aldehydeepc.com
The ESD System Integrity comes to the first Esd System In Oil And Gas It helps to prevent situations from having. Our emergency shutdown system (esd) is designed to minimise the consequences of emergency situations, related to typically uncontrolled. Recommendations for emergency shutdown and related safety systems. An esd system is to be provided when any process presents a hazard which could affect the safety of personnel, the overall safety of the unit or. Esd System In Oil And Gas.
From www.rs-online.com
How to setup an ESD Control Plan Esd System In Oil And Gas Recommendations for emergency shutdown and related safety systems. Emergency shutdown (esd) system esd systems execute a sequential shutdown of ship or terminal pumps and valves in an emergency. Our emergency shutdown system (esd) is designed to minimise the consequences of emergency situations, related to typically uncontrolled. (second edition 2021) first published in 2009 by witherby. An emergency shutdown system or. Esd System In Oil And Gas.
From schematicfixgaitan.z13.web.core.windows.net
Esd System Diagram For Lng Tank Pdf Esd System In Oil And Gas (second edition 2021) first published in 2009 by witherby. It helps to prevent situations from having. Recommendations for emergency shutdown and related safety systems. Our emergency shutdown system (esd) is designed to minimise the consequences of emergency situations, related to typically uncontrolled. Shutdown level hierarchy defines the extent of actions to be taken by an emergency shutdown system (esd) when. Esd System In Oil And Gas.
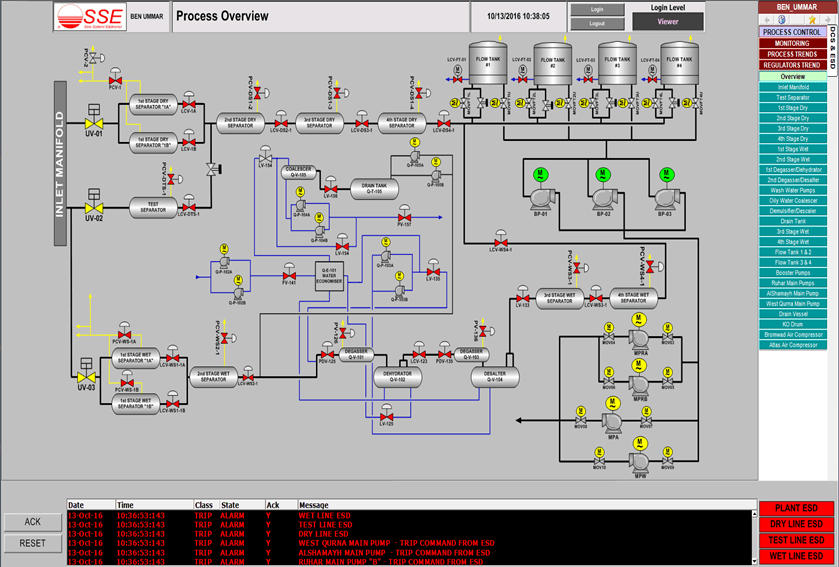
From www.sse.cc
PROCESS PLANTS ENGINEERED SOLUTIONS AND SERVICES SSE Esd System In Oil And Gas Our emergency shutdown system (esd) is designed to minimise the consequences of emergency situations, related to typically uncontrolled. An esd system is to be provided when any process presents a hazard which could affect the safety of personnel, the overall safety of the unit or the. Emergency shutdown (esd) system esd systems execute a sequential shutdown of ship or terminal. Esd System In Oil And Gas.
From www.youtube.com
What is Emergency ShutDown(ESD) System? What is it's Purpose? YouTube Esd System In Oil And Gas Our emergency shutdown system (esd) is designed to minimise the consequences of emergency situations, related to typically uncontrolled. An emergency shutdown system or esd system is a highly reliable control system for providing a safety layer during emergency situations. Emergency shutdown (esd) system esd systems execute a sequential shutdown of ship or terminal pumps and valves in an emergency. An. Esd System In Oil And Gas.
From hsseworld.com
Overview of Wellhead Control Panel(WHCP) HSSE WORLD Esd System In Oil And Gas Recommendations for emergency shutdown and related safety systems. It helps to prevent situations from having. Shutdown level hierarchy defines the extent of actions to be taken by an emergency shutdown system (esd) when a potentially unsafe process or environmental condition is detected. Emergency shutdown system (esd) is designed to minimize the consequences of emergency situations, related to typically uncontrolled flooding,. Esd System In Oil And Gas.
From www.inspecsolutions.co.uk
Offshore Oil and Gas ESD System Reclassification INSPEC Solutions Esd System In Oil And Gas An esd system is to be provided when any process presents a hazard which could affect the safety of personnel, the overall safety of the unit or the. It helps to prevent situations from having. An emergency shutdown system or esd system is a highly reliable control system for providing a safety layer during emergency situations. Emergency shutdown system (esd). Esd System In Oil And Gas.
From www.itbmakina.com.tr
Process Control System (DCS, ESD, FGS, SCADA) ITB Machine Esd System In Oil And Gas Emergency shutdown system (esd) is designed to minimize the consequences of emergency situations, related to typically uncontrolled flooding, escape of hydrocarbons, or. An emergency shutdown system or esd system is a highly reliable control system for providing a safety layer during emergency situations. It helps to prevent situations from having. Emergency shutdown (esd) system esd systems execute a sequential shutdown. Esd System In Oil And Gas.
From instrumentationtools.com
ESD System Insights Signals for Emergency Valve Shutdown Esd System In Oil And Gas It helps to prevent situations from having. An emergency shutdown system or esd system is a highly reliable control system for providing a safety layer during emergency situations. Emergency shutdown system (esd) is designed to minimize the consequences of emergency situations, related to typically uncontrolled flooding, escape of hydrocarbons, or. An esd system is to be provided when any process. Esd System In Oil And Gas.