Prometheus Federation Helm Chart . configuring prometheus with helm chart on kubernetes. Once helm is set up properly, add. helm must be installed to use the charts. Federation allows a prometheus server to scrape selected time series from another prometheus server. We will also customize the. this tutorial will guide you through implementing prometheus on a kubernetes cluster using helm charts, for monitoring purposes. with a central prometheus stack and federation, you can efficiently monitor and aggregate data from multiple clusters, even. In this blog post, we will install prometheus on k8s using helm charts. Please refer to helm’s documentation to get started.
from medium.com
this tutorial will guide you through implementing prometheus on a kubernetes cluster using helm charts, for monitoring purposes. Federation allows a prometheus server to scrape selected time series from another prometheus server. Please refer to helm’s documentation to get started. In this blog post, we will install prometheus on k8s using helm charts. Once helm is set up properly, add. configuring prometheus with helm chart on kubernetes. with a central prometheus stack and federation, you can efficiently monitor and aggregate data from multiple clusters, even. helm must be installed to use the charts. We will also customize the.
Configuring prometheusoperator helm chart with AWS EKS by Abhay
Prometheus Federation Helm Chart Federation allows a prometheus server to scrape selected time series from another prometheus server. configuring prometheus with helm chart on kubernetes. Once helm is set up properly, add. We will also customize the. In this blog post, we will install prometheus on k8s using helm charts. with a central prometheus stack and federation, you can efficiently monitor and aggregate data from multiple clusters, even. this tutorial will guide you through implementing prometheus on a kubernetes cluster using helm charts, for monitoring purposes. helm must be installed to use the charts. Federation allows a prometheus server to scrape selected time series from another prometheus server. Please refer to helm’s documentation to get started.
From www.linkedin.com
Task24Prometheus(Helm Chart) Prometheus Federation Helm Chart this tutorial will guide you through implementing prometheus on a kubernetes cluster using helm charts, for monitoring purposes. configuring prometheus with helm chart on kubernetes. We will also customize the. In this blog post, we will install prometheus on k8s using helm charts. with a central prometheus stack and federation, you can efficiently monitor and aggregate data. Prometheus Federation Helm Chart.
From exoskbuto.blob.core.windows.net
Prometheus Helm Chart at Doris Sun blog Prometheus Federation Helm Chart helm must be installed to use the charts. Please refer to helm’s documentation to get started. We will also customize the. In this blog post, we will install prometheus on k8s using helm charts. with a central prometheus stack and federation, you can efficiently monitor and aggregate data from multiple clusters, even. Federation allows a prometheus server to. Prometheus Federation Helm Chart.
From avaclayton.z13.web.core.windows.net
Kubeprometheusstack Helm Chart Prometheus Federation Helm Chart Federation allows a prometheus server to scrape selected time series from another prometheus server. this tutorial will guide you through implementing prometheus on a kubernetes cluster using helm charts, for monitoring purposes. We will also customize the. with a central prometheus stack and federation, you can efficiently monitor and aggregate data from multiple clusters, even. In this blog. Prometheus Federation Helm Chart.
From github.com
How to pass rules using additionalPrometheusRulesMap to prometheus Prometheus Federation Helm Chart helm must be installed to use the charts. this tutorial will guide you through implementing prometheus on a kubernetes cluster using helm charts, for monitoring purposes. In this blog post, we will install prometheus on k8s using helm charts. Federation allows a prometheus server to scrape selected time series from another prometheus server. Please refer to helm’s documentation. Prometheus Federation Helm Chart.
From github.com
helmcharts/values.yaml at main · · GitHub Prometheus Federation Helm Chart We will also customize the. with a central prometheus stack and federation, you can efficiently monitor and aggregate data from multiple clusters, even. Federation allows a prometheus server to scrape selected time series from another prometheus server. this tutorial will guide you through implementing prometheus on a kubernetes cluster using helm charts, for monitoring purposes. helm must. Prometheus Federation Helm Chart.
From exoskbuto.blob.core.windows.net
Prometheus Helm Chart at Doris Sun blog Prometheus Federation Helm Chart configuring prometheus with helm chart on kubernetes. Please refer to helm’s documentation to get started. with a central prometheus stack and federation, you can efficiently monitor and aggregate data from multiple clusters, even. this tutorial will guide you through implementing prometheus on a kubernetes cluster using helm charts, for monitoring purposes. Federation allows a prometheus server to. Prometheus Federation Helm Chart.
From exoskbuto.blob.core.windows.net
Prometheus Helm Chart at Doris Sun blog Prometheus Federation Helm Chart Please refer to helm’s documentation to get started. Once helm is set up properly, add. configuring prometheus with helm chart on kubernetes. this tutorial will guide you through implementing prometheus on a kubernetes cluster using helm charts, for monitoring purposes. In this blog post, we will install prometheus on k8s using helm charts. Federation allows a prometheus server. Prometheus Federation Helm Chart.
From medium.com
Configuring prometheusoperator helm chart with AWS EKS by Abhay Prometheus Federation Helm Chart this tutorial will guide you through implementing prometheus on a kubernetes cluster using helm charts, for monitoring purposes. We will also customize the. Federation allows a prometheus server to scrape selected time series from another prometheus server. Once helm is set up properly, add. configuring prometheus with helm chart on kubernetes. with a central prometheus stack and. Prometheus Federation Helm Chart.
From github.com
Alert Configuration in Prometheus Operator Helm chart · Issue 3324 Prometheus Federation Helm Chart We will also customize the. helm must be installed to use the charts. Please refer to helm’s documentation to get started. this tutorial will guide you through implementing prometheus on a kubernetes cluster using helm charts, for monitoring purposes. with a central prometheus stack and federation, you can efficiently monitor and aggregate data from multiple clusters, even.. Prometheus Federation Helm Chart.
From github.com
Alert Configuration in Prometheus Operator Helm chart · Issue 3324 Prometheus Federation Helm Chart helm must be installed to use the charts. Federation allows a prometheus server to scrape selected time series from another prometheus server. with a central prometheus stack and federation, you can efficiently monitor and aggregate data from multiple clusters, even. configuring prometheus with helm chart on kubernetes. We will also customize the. this tutorial will guide. Prometheus Federation Helm Chart.
From sunitabachhav2007.hashnode.dev
Prometheus and Grafana Dashboard on EKS Cluster using Helm Chart Prometheus Federation Helm Chart Federation allows a prometheus server to scrape selected time series from another prometheus server. In this blog post, we will install prometheus on k8s using helm charts. configuring prometheus with helm chart on kubernetes. helm must be installed to use the charts. Once helm is set up properly, add. Please refer to helm’s documentation to get started. . Prometheus Federation Helm Chart.
From www.opencost.io
OpenCost Exporter is now in the Prometheus Community Helm Charts Prometheus Federation Helm Chart Federation allows a prometheus server to scrape selected time series from another prometheus server. with a central prometheus stack and federation, you can efficiently monitor and aggregate data from multiple clusters, even. Please refer to helm’s documentation to get started. We will also customize the. Once helm is set up properly, add. In this blog post, we will install. Prometheus Federation Helm Chart.
From github.com
Unable to install prometheus helm chart · Issue 2035 · prometheus Prometheus Federation Helm Chart We will also customize the. helm must be installed to use the charts. Once helm is set up properly, add. with a central prometheus stack and federation, you can efficiently monitor and aggregate data from multiple clusters, even. In this blog post, we will install prometheus on k8s using helm charts. configuring prometheus with helm chart on. Prometheus Federation Helm Chart.
From semaphoreci.com
How to Integrate Prometheus and Grafana on Using Helm Prometheus Federation Helm Chart Once helm is set up properly, add. Federation allows a prometheus server to scrape selected time series from another prometheus server. configuring prometheus with helm chart on kubernetes. Please refer to helm’s documentation to get started. with a central prometheus stack and federation, you can efficiently monitor and aggregate data from multiple clusters, even. helm must be. Prometheus Federation Helm Chart.
From github.com
GitHub prometheusmsteams/helmchart Prometheus Federation Helm Chart this tutorial will guide you through implementing prometheus on a kubernetes cluster using helm charts, for monitoring purposes. configuring prometheus with helm chart on kubernetes. with a central prometheus stack and federation, you can efficiently monitor and aggregate data from multiple clusters, even. Federation allows a prometheus server to scrape selected time series from another prometheus server.. Prometheus Federation Helm Chart.
From mail.bogotobogo.com
Docker & Deploy Prometheus and Grafana using kube Prometheus Federation Helm Chart Once helm is set up properly, add. helm must be installed to use the charts. In this blog post, we will install prometheus on k8s using helm charts. Please refer to helm’s documentation to get started. We will also customize the. configuring prometheus with helm chart on kubernetes. this tutorial will guide you through implementing prometheus on. Prometheus Federation Helm Chart.
From stackoverflow.com
prometheusoperator (helm chart) & alert manager Stack Overflow Prometheus Federation Helm Chart with a central prometheus stack and federation, you can efficiently monitor and aggregate data from multiple clusters, even. this tutorial will guide you through implementing prometheus on a kubernetes cluster using helm charts, for monitoring purposes. configuring prometheus with helm chart on kubernetes. Please refer to helm’s documentation to get started. Federation allows a prometheus server to. Prometheus Federation Helm Chart.
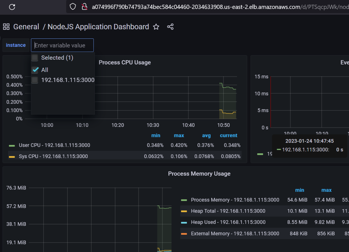
From blog.andreev.it
Monitoring Node.js application with Prometheus and Grafana Prometheus Federation Helm Chart with a central prometheus stack and federation, you can efficiently monitor and aggregate data from multiple clusters, even. helm must be installed to use the charts. this tutorial will guide you through implementing prometheus on a kubernetes cluster using helm charts, for monitoring purposes. Please refer to helm’s documentation to get started. configuring prometheus with helm. Prometheus Federation Helm Chart.
From exoirtqpr.blob.core.windows.net
Prometheus Helm Chart Tutorial at Linda Blair blog Prometheus Federation Helm Chart In this blog post, we will install prometheus on k8s using helm charts. this tutorial will guide you through implementing prometheus on a kubernetes cluster using helm charts, for monitoring purposes. Once helm is set up properly, add. Please refer to helm’s documentation to get started. We will also customize the. with a central prometheus stack and federation,. Prometheus Federation Helm Chart.
From github.com
GitHub povesma/prometheusoperatorhelmchart ArgoCD safe Prometheus Prometheus Federation Helm Chart We will also customize the. helm must be installed to use the charts. Federation allows a prometheus server to scrape selected time series from another prometheus server. Please refer to helm’s documentation to get started. In this blog post, we will install prometheus on k8s using helm charts. with a central prometheus stack and federation, you can efficiently. Prometheus Federation Helm Chart.
From k21academy.com
Prometheus Monitoring Grafana Helm Installation Prometheus Federation Helm Chart configuring prometheus with helm chart on kubernetes. Please refer to helm’s documentation to get started. with a central prometheus stack and federation, you can efficiently monitor and aggregate data from multiple clusters, even. this tutorial will guide you through implementing prometheus on a kubernetes cluster using helm charts, for monitoring purposes. In this blog post, we will. Prometheus Federation Helm Chart.
From sunitabachhav2007.hashnode.dev
Prometheus and Grafana Dashboard on EKS Cluster using Helm Chart Prometheus Federation Helm Chart helm must be installed to use the charts. Once helm is set up properly, add. In this blog post, we will install prometheus on k8s using helm charts. Please refer to helm’s documentation to get started. We will also customize the. this tutorial will guide you through implementing prometheus on a kubernetes cluster using helm charts, for monitoring. Prometheus Federation Helm Chart.
From github.com
kubeprometheus helm chart creates two alertmanager stateful sets Prometheus Federation Helm Chart Once helm is set up properly, add. helm must be installed to use the charts. We will also customize the. Federation allows a prometheus server to scrape selected time series from another prometheus server. Please refer to helm’s documentation to get started. configuring prometheus with helm chart on kubernetes. with a central prometheus stack and federation, you. Prometheus Federation Helm Chart.
From cloudpatterns.org
Ultimate Guide to Prometheus Helm Chart for Monitoring Prometheus Federation Helm Chart We will also customize the. Please refer to helm’s documentation to get started. In this blog post, we will install prometheus on k8s using helm charts. helm must be installed to use the charts. configuring prometheus with helm chart on kubernetes. Once helm is set up properly, add. this tutorial will guide you through implementing prometheus on. Prometheus Federation Helm Chart.
From cloudpatterns.org
Ultimate Guide to Prometheus Helm Chart for Monitoring Prometheus Federation Helm Chart We will also customize the. with a central prometheus stack and federation, you can efficiently monitor and aggregate data from multiple clusters, even. In this blog post, we will install prometheus on k8s using helm charts. Federation allows a prometheus server to scrape selected time series from another prometheus server. configuring prometheus with helm chart on kubernetes. . Prometheus Federation Helm Chart.
From 276622709.github.io
用helm安装prometheus实践 小宇的博客 ZMY Blog Prometheus Federation Helm Chart helm must be installed to use the charts. configuring prometheus with helm chart on kubernetes. We will also customize the. with a central prometheus stack and federation, you can efficiently monitor and aggregate data from multiple clusters, even. this tutorial will guide you through implementing prometheus on a kubernetes cluster using helm charts, for monitoring purposes.. Prometheus Federation Helm Chart.
From exoirtqpr.blob.core.windows.net
Prometheus Helm Chart Tutorial at Linda Blair blog Prometheus Federation Helm Chart Please refer to helm’s documentation to get started. configuring prometheus with helm chart on kubernetes. helm must be installed to use the charts. with a central prometheus stack and federation, you can efficiently monitor and aggregate data from multiple clusters, even. In this blog post, we will install prometheus on k8s using helm charts. this tutorial. Prometheus Federation Helm Chart.
From www.youtube.com
How to Install Prometheus/Grafana Operator Using Helm Charts Prometheus Federation Helm Chart Federation allows a prometheus server to scrape selected time series from another prometheus server. configuring prometheus with helm chart on kubernetes. this tutorial will guide you through implementing prometheus on a kubernetes cluster using helm charts, for monitoring purposes. with a central prometheus stack and federation, you can efficiently monitor and aggregate data from multiple clusters, even.. Prometheus Federation Helm Chart.
From k21academy.com
Prometheus Monitoring Grafana Helm Installation Prometheus Federation Helm Chart configuring prometheus with helm chart on kubernetes. Please refer to helm’s documentation to get started. We will also customize the. In this blog post, we will install prometheus on k8s using helm charts. Once helm is set up properly, add. with a central prometheus stack and federation, you can efficiently monitor and aggregate data from multiple clusters, even.. Prometheus Federation Helm Chart.
From kimmj.github.io
Federation Prometheus Federation Helm Chart In this blog post, we will install prometheus on k8s using helm charts. Please refer to helm’s documentation to get started. helm must be installed to use the charts. Federation allows a prometheus server to scrape selected time series from another prometheus server. this tutorial will guide you through implementing prometheus on a kubernetes cluster using helm charts,. Prometheus Federation Helm Chart.
From blog.timescale.com
New Helm Charts for deploying TimescaleDB on Prometheus Federation Helm Chart helm must be installed to use the charts. Please refer to helm’s documentation to get started. In this blog post, we will install prometheus on k8s using helm charts. Once helm is set up properly, add. with a central prometheus stack and federation, you can efficiently monitor and aggregate data from multiple clusters, even. this tutorial will. Prometheus Federation Helm Chart.
From medium.com
How to run Prometheus helm chart on minikube by Sebastien HO Medium Prometheus Federation Helm Chart In this blog post, we will install prometheus on k8s using helm charts. We will also customize the. configuring prometheus with helm chart on kubernetes. with a central prometheus stack and federation, you can efficiently monitor and aggregate data from multiple clusters, even. Once helm is set up properly, add. Federation allows a prometheus server to scrape selected. Prometheus Federation Helm Chart.
From carlosalca.medium.com
Getting started with Prometheus Federation in Docker by Carlos Prometheus Federation Helm Chart Once helm is set up properly, add. with a central prometheus stack and federation, you can efficiently monitor and aggregate data from multiple clusters, even. Please refer to helm’s documentation to get started. We will also customize the. this tutorial will guide you through implementing prometheus on a kubernetes cluster using helm charts, for monitoring purposes. helm. Prometheus Federation Helm Chart.
From medium.com
Configuring Prometheusoperator helm chart with AWS EKS(Part2 Prometheus Federation Helm Chart Federation allows a prometheus server to scrape selected time series from another prometheus server. configuring prometheus with helm chart on kubernetes. We will also customize the. with a central prometheus stack and federation, you can efficiently monitor and aggregate data from multiple clusters, even. Please refer to helm’s documentation to get started. In this blog post, we will. Prometheus Federation Helm Chart.
From github.com
Add HelmRelease Chart version for prometheus & Grafana will improve Prometheus Federation Helm Chart helm must be installed to use the charts. configuring prometheus with helm chart on kubernetes. In this blog post, we will install prometheus on k8s using helm charts. We will also customize the. Federation allows a prometheus server to scrape selected time series from another prometheus server. this tutorial will guide you through implementing prometheus on a. Prometheus Federation Helm Chart.