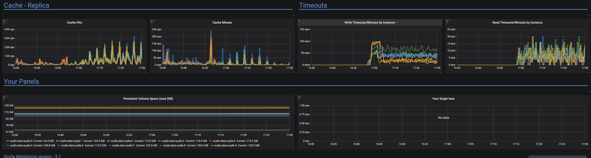
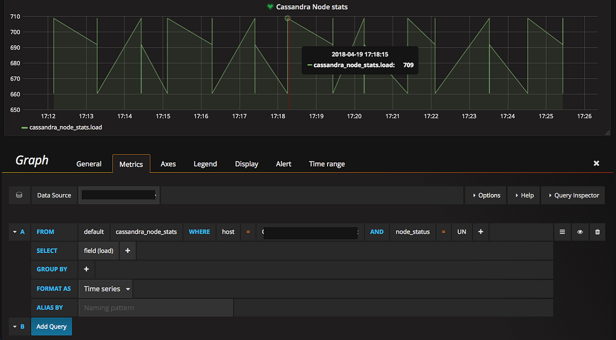
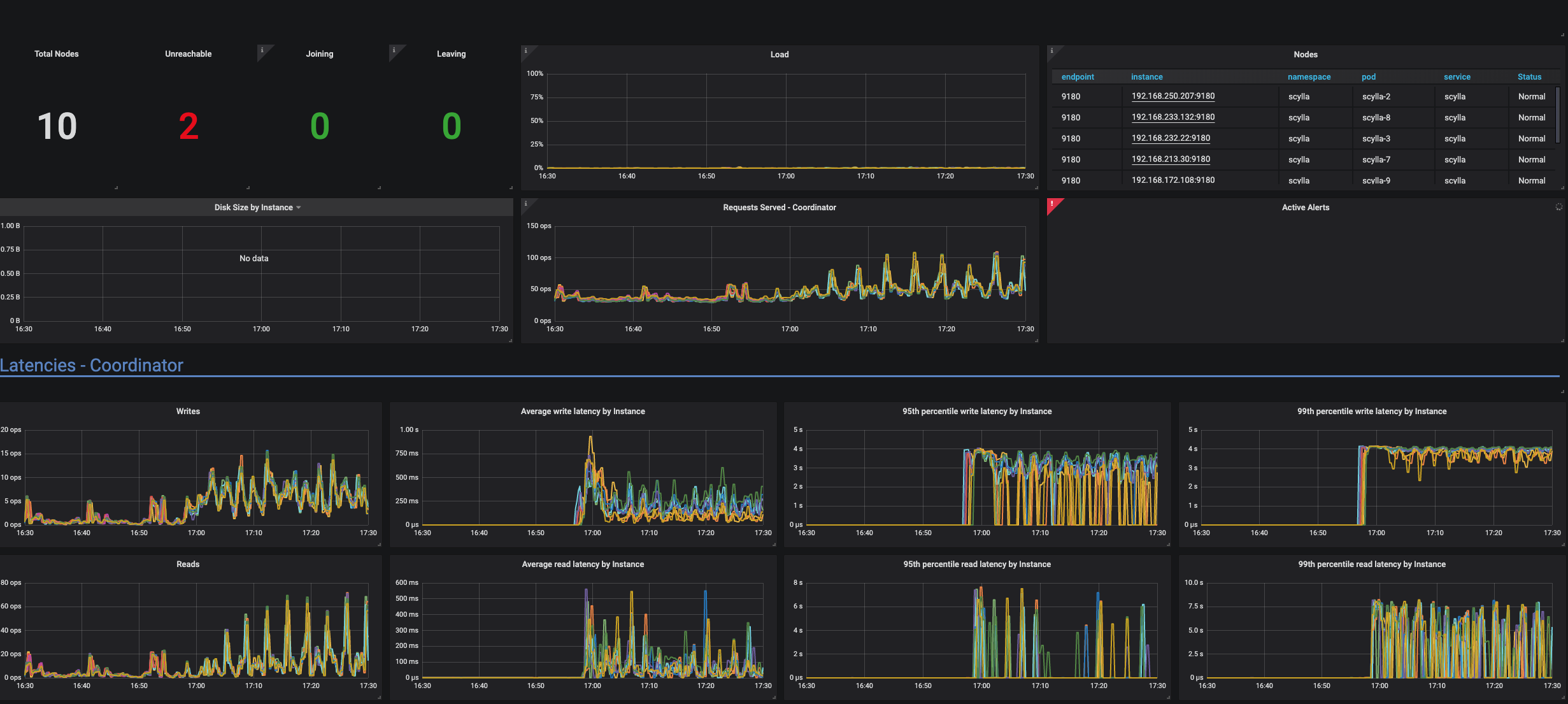
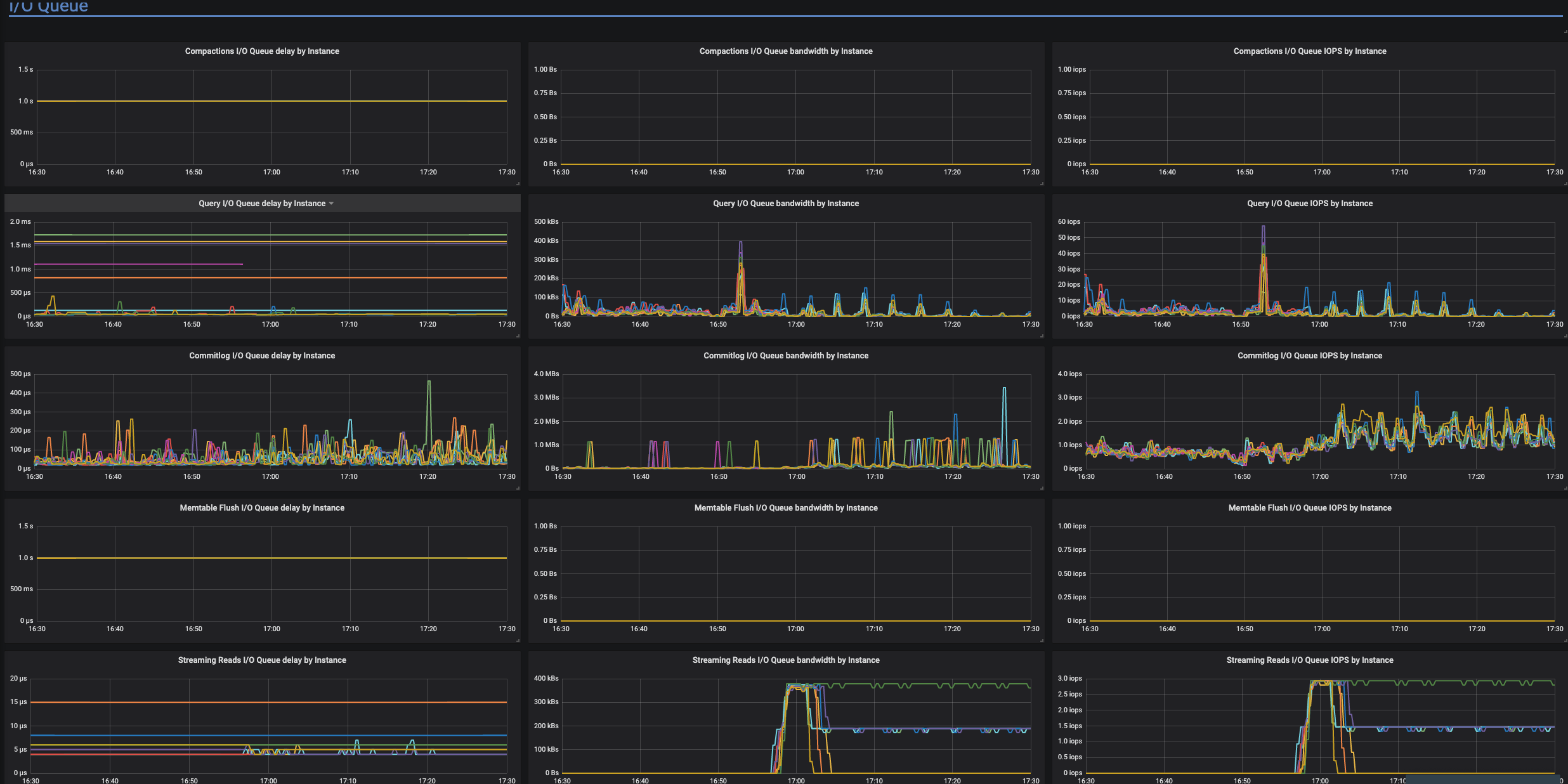
How To Use Nodetool Status . The nodetool status command provides the following information: Separates an option from an argument that could be. The up/down status of a node is independently determined by every node in the cluster, so you may have to run nodetool status on multiple. Flushes all memtables from the node to sstables on disk. Show node names instead of ip addresses. Nodetool status provides information about each node such as the status (up u or down d) and the state (normal n,. Cassandra stops listening for connections from the client and. The nodetool status command returns information about the cluster, including the state, load, and ids: The most commonly used nodetool commands are:
from www.gremlin.com
Nodetool status provides information about each node such as the status (up u or down d) and the state (normal n,. Separates an option from an argument that could be. The up/down status of a node is independently determined by every node in the cluster, so you may have to run nodetool status on multiple. Flushes all memtables from the node to sstables on disk. The most commonly used nodetool commands are: Show node names instead of ip addresses. The nodetool status command provides the following information: The nodetool status command returns information about the cluster, including the state, load, and ids: Cassandra stops listening for connections from the client and.
Chaos Engineering with Cassandra
How To Use Nodetool Status Show node names instead of ip addresses. Separates an option from an argument that could be. The up/down status of a node is independently determined by every node in the cluster, so you may have to run nodetool status on multiple. The nodetool status command returns information about the cluster, including the state, load, and ids: The nodetool status command provides the following information: Flushes all memtables from the node to sstables on disk. Show node names instead of ip addresses. Nodetool status provides information about each node such as the status (up u or down d) and the state (normal n,. The most commonly used nodetool commands are: Cassandra stops listening for connections from the client and.
From datastax.my.site.com
Removing unreachable nodes from Gossip How To Use Nodetool Status Separates an option from an argument that could be. Flushes all memtables from the node to sstables on disk. The nodetool status command provides the following information: The most commonly used nodetool commands are: Cassandra stops listening for connections from the client and. Show node names instead of ip addresses. Nodetool status provides information about each node such as the. How To Use Nodetool Status.
From github.com
stdout_of_range exception during nodetool repair trying to repair a How To Use Nodetool Status Separates an option from an argument that could be. The up/down status of a node is independently determined by every node in the cluster, so you may have to run nodetool status on multiple. Flushes all memtables from the node to sstables on disk. The nodetool status command provides the following information: Show node names instead of ip addresses. Nodetool. How To Use Nodetool Status.
From github.com
nodetool repair failed on target node and another node goes to status How To Use Nodetool Status Flushes all memtables from the node to sstables on disk. Nodetool status provides information about each node such as the status (up u or down d) and the state (normal n,. Cassandra stops listening for connections from the client and. The up/down status of a node is independently determined by every node in the cluster, so you may have to. How To Use Nodetool Status.
From github.com
Node unreachable, unresponsive to clients (nodetool status disagrees How To Use Nodetool Status The most commonly used nodetool commands are: Flushes all memtables from the node to sstables on disk. Separates an option from an argument that could be. The nodetool status command provides the following information: Cassandra stops listening for connections from the client and. Nodetool status provides information about each node such as the status (up u or down d) and. How To Use Nodetool Status.
From github.com
Node unreachable, unresponsive to clients (nodetool status disagrees How To Use Nodetool Status Nodetool status provides information about each node such as the status (up u or down d) and the state (normal n,. Separates an option from an argument that could be. The up/down status of a node is independently determined by every node in the cluster, so you may have to run nodetool status on multiple. Cassandra stops listening for connections. How To Use Nodetool Status.
From www.cnblogs.com
Cassandra集群搭建 青空如璃 博客园 How To Use Nodetool Status Cassandra stops listening for connections from the client and. Flushes all memtables from the node to sstables on disk. The nodetool status command returns information about the cluster, including the state, load, and ids: The most commonly used nodetool commands are: The up/down status of a node is independently determined by every node in the cluster, so you may have. How To Use Nodetool Status.
From blog.csdn.net
Cassandra:集群环境搭建和测试_cassandra集群比单机CSDN博客 How To Use Nodetool Status Flushes all memtables from the node to sstables on disk. Separates an option from an argument that could be. The up/down status of a node is independently determined by every node in the cluster, so you may have to run nodetool status on multiple. Nodetool status provides information about each node such as the status (up u or down d). How To Use Nodetool Status.
From phyfrancis.github.io
Basic AWS Setup for Cloud Computing phyfrancis.github.io How To Use Nodetool Status The most commonly used nodetool commands are: Cassandra stops listening for connections from the client and. Separates an option from an argument that could be. Nodetool status provides information about each node such as the status (up u or down d) and the state (normal n,. Show node names instead of ip addresses. Flushes all memtables from the node to. How To Use Nodetool Status.
From 9to5mac.com
How to use iPhone Focus mode in iOS 15 9to5Mac How To Use Nodetool Status The most commonly used nodetool commands are: Flushes all memtables from the node to sstables on disk. Separates an option from an argument that could be. Nodetool status provides information about each node such as the status (up u or down d) and the state (normal n,. The up/down status of a node is independently determined by every node in. How To Use Nodetool Status.
From github.com
nodetool Unable to connect to Scylla API server How To Use Nodetool Status The nodetool status command provides the following information: Cassandra stops listening for connections from the client and. Separates an option from an argument that could be. Show node names instead of ip addresses. Nodetool status provides information about each node such as the status (up u or down d) and the state (normal n,. The up/down status of a node. How To Use Nodetool Status.
From rupeshtr78.github.io
Cassandra How To Use Nodetool Status The most commonly used nodetool commands are: Cassandra stops listening for connections from the client and. Show node names instead of ip addresses. Nodetool status provides information about each node such as the status (up u or down d) and the state (normal n,. The up/down status of a node is independently determined by every node in the cluster, so. How To Use Nodetool Status.
From community.dataminer.services
Troubleshooting Cassandra Nodetool Status Check DataMiner Dojo How To Use Nodetool Status The up/down status of a node is independently determined by every node in the cluster, so you may have to run nodetool status on multiple. The nodetool status command returns information about the cluster, including the state, load, and ids: Show node names instead of ip addresses. Separates an option from an argument that could be. Flushes all memtables from. How To Use Nodetool Status.
From github.com
nodetool repair failed on target node and another node goes to status How To Use Nodetool Status The nodetool status command returns information about the cluster, including the state, load, and ids: Cassandra stops listening for connections from the client and. The nodetool status command provides the following information: Separates an option from an argument that could be. The most commonly used nodetool commands are: The up/down status of a node is independently determined by every node. How To Use Nodetool Status.
From www.geeksforgeeks.org
How to Install Apache Cassandra on Ubuntu How To Use Nodetool Status The nodetool status command returns information about the cluster, including the state, load, and ids: The most commonly used nodetool commands are: The nodetool status command provides the following information: Nodetool status provides information about each node such as the status (up u or down d) and the state (normal n,. Show node names instead of ip addresses. Separates an. How To Use Nodetool Status.
From github.com
Inconsistent table statistics · Issue 2922 · scylladb/scylladb · GitHub How To Use Nodetool Status The nodetool status command provides the following information: Separates an option from an argument that could be. Show node names instead of ip addresses. The most commonly used nodetool commands are: The up/down status of a node is independently determined by every node in the cluster, so you may have to run nodetool status on multiple. The nodetool status command. How To Use Nodetool Status.
From lenadroid.github.io
About Cassandra on Docker with F How To Use Nodetool Status Show node names instead of ip addresses. The most commonly used nodetool commands are: Flushes all memtables from the node to sstables on disk. Nodetool status provides information about each node such as the status (up u or down d) and the state (normal n,. Separates an option from an argument that could be. The nodetool status command provides the. How To Use Nodetool Status.
From www.cnblogs.com
CentOS下Cassandra集群搭建 ITer的运维人生 博客园 How To Use Nodetool Status Flushes all memtables from the node to sstables on disk. Cassandra stops listening for connections from the client and. The up/down status of a node is independently determined by every node in the cluster, so you may have to run nodetool status on multiple. The nodetool status command returns information about the cluster, including the state, load, and ids: Separates. How To Use Nodetool Status.
From github.com
nodetool repair failed on target node and another node goes to status How To Use Nodetool Status The nodetool status command provides the following information: The nodetool status command returns information about the cluster, including the state, load, and ids: The up/down status of a node is independently determined by every node in the cluster, so you may have to run nodetool status on multiple. Nodetool status provides information about each node such as the status (up. How To Use Nodetool Status.
From github.com
Node unreachable, unresponsive to clients (nodetool status disagrees How To Use Nodetool Status The up/down status of a node is independently determined by every node in the cluster, so you may have to run nodetool status on multiple. Show node names instead of ip addresses. Cassandra stops listening for connections from the client and. Flushes all memtables from the node to sstables on disk. Nodetool status provides information about each node such as. How To Use Nodetool Status.
From stackoverflow.com
datastax enterprise How do I get a Cassandra node to show the IPv4 How To Use Nodetool Status The nodetool status command returns information about the cluster, including the state, load, and ids: The up/down status of a node is independently determined by every node in the cluster, so you may have to run nodetool status on multiple. Flushes all memtables from the node to sstables on disk. The nodetool status command provides the following information: Show node. How To Use Nodetool Status.
From www.youtube.com
Project Status Report How to Make Simple Project Progress Report How To Use Nodetool Status Cassandra stops listening for connections from the client and. The nodetool status command returns information about the cluster, including the state, load, and ids: Flushes all memtables from the node to sstables on disk. The up/down status of a node is independently determined by every node in the cluster, so you may have to run nodetool status on multiple. Nodetool. How To Use Nodetool Status.
From www.cloudduggu.com
Cassandra Cqlsh(Cassandra Query Language Shell) CloudDuggu CloudDuggu How To Use Nodetool Status Cassandra stops listening for connections from the client and. The most commonly used nodetool commands are: Separates an option from an argument that could be. Show node names instead of ip addresses. The nodetool status command provides the following information: The nodetool status command returns information about the cluster, including the state, load, and ids: Flushes all memtables from the. How To Use Nodetool Status.
From www.gremlin.com
Chaos Engineering with Cassandra How To Use Nodetool Status Show node names instead of ip addresses. The nodetool status command returns information about the cluster, including the state, load, and ids: Flushes all memtables from the node to sstables on disk. The nodetool status command provides the following information: The most commonly used nodetool commands are: Separates an option from an argument that could be. Nodetool status provides information. How To Use Nodetool Status.
From github.com
stdout_of_range exception during nodetool repair trying to repair a How To Use Nodetool Status Flushes all memtables from the node to sstables on disk. Nodetool status provides information about each node such as the status (up u or down d) and the state (normal n,. The up/down status of a node is independently determined by every node in the cluster, so you may have to run nodetool status on multiple. Cassandra stops listening for. How To Use Nodetool Status.
From www.geeksforgeeks.org
Monitoring cluster in Cassandra How To Use Nodetool Status The nodetool status command returns information about the cluster, including the state, load, and ids: Cassandra stops listening for connections from the client and. Separates an option from an argument that could be. Nodetool status provides information about each node such as the status (up u or down d) and the state (normal n,. The most commonly used nodetool commands. How To Use Nodetool Status.
From blog.csdn.net
Cassandra:Linux下的安装和启动(CentOS7)_linux 怎么连cassandraCSDN博客 How To Use Nodetool Status The up/down status of a node is independently determined by every node in the cluster, so you may have to run nodetool status on multiple. The nodetool status command returns information about the cluster, including the state, load, and ids: Show node names instead of ip addresses. Nodetool status provides information about each node such as the status (up u. How To Use Nodetool Status.
From www.kevinboosten.dev
How to use Angular environment files in your Azure DevOps multistage How To Use Nodetool Status Separates an option from an argument that could be. Cassandra stops listening for connections from the client and. Nodetool status provides information about each node such as the status (up u or down d) and the state (normal n,. The most commonly used nodetool commands are: Show node names instead of ip addresses. Flushes all memtables from the node to. How To Use Nodetool Status.
From github.com
Node unreachable, unresponsive to clients (nodetool status disagrees How To Use Nodetool Status Nodetool status provides information about each node such as the status (up u or down d) and the state (normal n,. The up/down status of a node is independently determined by every node in the cluster, so you may have to run nodetool status on multiple. Cassandra stops listening for connections from the client and. Separates an option from an. How To Use Nodetool Status.
From slideplayer.com
Cassandra Tools and Config Files ppt download How To Use Nodetool Status The nodetool status command returns information about the cluster, including the state, load, and ids: The up/down status of a node is independently determined by every node in the cluster, so you may have to run nodetool status on multiple. Flushes all memtables from the node to sstables on disk. Show node names instead of ip addresses. Cassandra stops listening. How To Use Nodetool Status.
From www.evergreeninnovations.co
Blog Local Cassandra Database Cluster Evergreen Innovations Energy How To Use Nodetool Status Nodetool status provides information about each node such as the status (up u or down d) and the state (normal n,. The up/down status of a node is independently determined by every node in the cluster, so you may have to run nodetool status on multiple. The nodetool status command provides the following information: Show node names instead of ip. How To Use Nodetool Status.
From medium.com
Adding Alerts for Cassandra nodetool status and Kafka lag with Telegraf How To Use Nodetool Status The nodetool status command provides the following information: Cassandra stops listening for connections from the client and. The nodetool status command returns information about the cluster, including the state, load, and ids: The up/down status of a node is independently determined by every node in the cluster, so you may have to run nodetool status on multiple. The most commonly. How To Use Nodetool Status.
From blog.csdn.net
Cassandra在centos7中手动安装配置_limitnofile=32768 是什么意思CSDN博客 How To Use Nodetool Status Cassandra stops listening for connections from the client and. The most commonly used nodetool commands are: Separates an option from an argument that could be. The up/down status of a node is independently determined by every node in the cluster, so you may have to run nodetool status on multiple. Show node names instead of ip addresses. Flushes all memtables. How To Use Nodetool Status.
From github.com
"nodetool command fails with exit status 1 while How To Use Nodetool Status The up/down status of a node is independently determined by every node in the cluster, so you may have to run nodetool status on multiple. Show node names instead of ip addresses. The most commonly used nodetool commands are: The nodetool status command provides the following information: Separates an option from an argument that could be. Flushes all memtables from. How To Use Nodetool Status.
From portworx.com
Cassandra OpenShift How to Run HA Cassandra on Red Hat OpenShift How To Use Nodetool Status Flushes all memtables from the node to sstables on disk. Show node names instead of ip addresses. Nodetool status provides information about each node such as the status (up u or down d) and the state (normal n,. The up/down status of a node is independently determined by every node in the cluster, so you may have to run nodetool. How To Use Nodetool Status.
From www.slideshare.net
NoSQL Database Migration Masterclass Session 3 Migration Logistics PPT How To Use Nodetool Status The up/down status of a node is independently determined by every node in the cluster, so you may have to run nodetool status on multiple. Nodetool status provides information about each node such as the status (up u or down d) and the state (normal n,. The nodetool status command returns information about the cluster, including the state, load, and. How To Use Nodetool Status.