Jira Monitoring . It was a great read and a great guide. When investigating a performance problem or outage, it's useful to know as much as possible. Monitor your instance with jira diagnostics plugin. It involves tracking the project metrics, progress, and associated tasks to ensure everything is completed on time, on budget, and. This is optional, but may be useful if you don’t already have. Monitor the progress of a sprint. Monitor jira with prometheus and grafana. This section will guide you through how to install and connect prometheus and grafana. I chose to set up prometheus in a docker container as all my other monitoring. Jira active monitoring 24/7 with prometheus + grafana. Monitoring is used for measuring performance and availability of software applications. / coordinate and monitor work with sprints. App monitoring can give you a deeper insight into which apps are doing what in your instance.
from www.blogarama.com
/ coordinate and monitor work with sprints. When investigating a performance problem or outage, it's useful to know as much as possible. Monitor jira with prometheus and grafana. Monitoring is used for measuring performance and availability of software applications. Monitor your instance with jira diagnostics plugin. Monitor the progress of a sprint. This section will guide you through how to install and connect prometheus and grafana. App monitoring can give you a deeper insight into which apps are doing what in your instance. It involves tracking the project metrics, progress, and associated tasks to ensure everything is completed on time, on budget, and. I chose to set up prometheus in a docker container as all my other monitoring.
Jira Align Benefits
Jira Monitoring This section will guide you through how to install and connect prometheus and grafana. When investigating a performance problem or outage, it's useful to know as much as possible. This section will guide you through how to install and connect prometheus and grafana. App monitoring can give you a deeper insight into which apps are doing what in your instance. Monitoring is used for measuring performance and availability of software applications. It involves tracking the project metrics, progress, and associated tasks to ensure everything is completed on time, on budget, and. Monitor jira with prometheus and grafana. I chose to set up prometheus in a docker container as all my other monitoring. This is optional, but may be useful if you don’t already have. Monitor the progress of a sprint. Monitor your instance with jira diagnostics plugin. It was a great read and a great guide. Jira active monitoring 24/7 with prometheus + grafana. / coordinate and monitor work with sprints.
From blog.deiser.com
What is Jira Work Management? Jira Monitoring Monitoring is used for measuring performance and availability of software applications. App monitoring can give you a deeper insight into which apps are doing what in your instance. Monitor jira with prometheus and grafana. It was a great read and a great guide. Jira active monitoring 24/7 with prometheus + grafana. Monitor the progress of a sprint. This is optional,. Jira Monitoring.
From www.oldstreetsolutions.com
The Ultimate Jira Dashboard Guide Old Street Solutions Jira Monitoring It was a great read and a great guide. This section will guide you through how to install and connect prometheus and grafana. Monitoring is used for measuring performance and availability of software applications. Monitor the progress of a sprint. App monitoring can give you a deeper insight into which apps are doing what in your instance. Monitor jira with. Jira Monitoring.
From solatatech.com
What is JIRA What every project manager should know (2022) Jira Monitoring This section will guide you through how to install and connect prometheus and grafana. It was a great read and a great guide. Monitor jira with prometheus and grafana. / coordinate and monitor work with sprints. I chose to set up prometheus in a docker container as all my other monitoring. This is optional, but may be useful if you. Jira Monitoring.
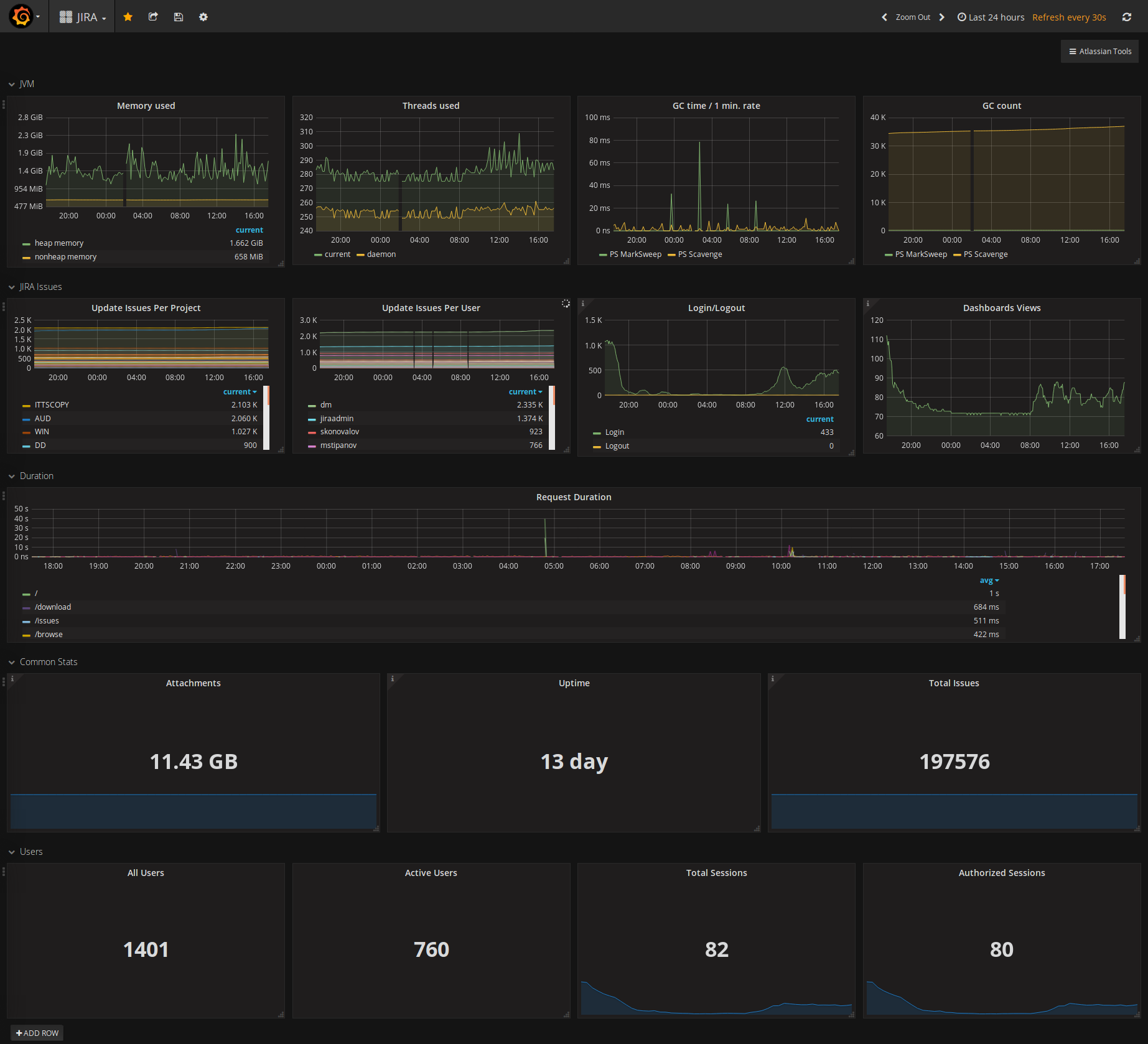
From grafana.com
Jira monitoring made easy Grafana Labs Jira Monitoring This is optional, but may be useful if you don’t already have. Monitor the progress of a sprint. It was a great read and a great guide. Monitor your instance with jira diagnostics plugin. This section will guide you through how to install and connect prometheus and grafana. Jira active monitoring 24/7 with prometheus + grafana. Monitoring is used for. Jira Monitoring.
From www.flagship.io
Release Management with Jira Software Flagship.io Jira Monitoring This is optional, but may be useful if you don’t already have. When investigating a performance problem or outage, it's useful to know as much as possible. Monitor your instance with jira diagnostics plugin. It was a great read and a great guide. Monitoring is used for measuring performance and availability of software applications. This section will guide you through. Jira Monitoring.
From www.jirastrategy.com
JIRA Monitoring Strategy for Jira® Jira Monitoring This is optional, but may be useful if you don’t already have. It involves tracking the project metrics, progress, and associated tasks to ensure everything is completed on time, on budget, and. Monitor your instance with jira diagnostics plugin. App monitoring can give you a deeper insight into which apps are doing what in your instance. When investigating a performance. Jira Monitoring.
From www.logicmonitor.com
Beyond Monitoring From Bits and Bytes to BusinessLevel KPIs Jira Monitoring I chose to set up prometheus in a docker container as all my other monitoring. This section will guide you through how to install and connect prometheus and grafana. Monitor the progress of a sprint. Monitor your instance with jira diagnostics plugin. Monitor jira with prometheus and grafana. Monitoring is used for measuring performance and availability of software applications. When. Jira Monitoring.
From confluence.atlassian.com
Jira Data Center sample deployment and monitoring strategy Atlassian Jira Monitoring / coordinate and monitor work with sprints. Monitor the progress of a sprint. I chose to set up prometheus in a docker container as all my other monitoring. Jira active monitoring 24/7 with prometheus + grafana. App monitoring can give you a deeper insight into which apps are doing what in your instance. It was a great read and a. Jira Monitoring.
From community.atlassian.com
How to monitor team performance? Atlassian Community Jira Monitoring This section will guide you through how to install and connect prometheus and grafana. Jira active monitoring 24/7 with prometheus + grafana. / coordinate and monitor work with sprints. I chose to set up prometheus in a docker container as all my other monitoring. This is optional, but may be useful if you don’t already have. When investigating a performance. Jira Monitoring.
From getnave.com
Cycle Time Histogram for Jira Nave Jira Monitoring It involves tracking the project metrics, progress, and associated tasks to ensure everything is completed on time, on budget, and. Monitoring is used for measuring performance and availability of software applications. This section will guide you through how to install and connect prometheus and grafana. I chose to set up prometheus in a docker container as all my other monitoring.. Jira Monitoring.
From community.atlassian.com
Monitoring of Atlassian applications with Promethe... Atlassian Community Jira Monitoring When investigating a performance problem or outage, it's useful to know as much as possible. Monitor the progress of a sprint. It involves tracking the project metrics, progress, and associated tasks to ensure everything is completed on time, on budget, and. Jira active monitoring 24/7 with prometheus + grafana. / coordinate and monitor work with sprints. It was a great. Jira Monitoring.
From blog.deiser.com
Using Jira Dashboards to track multiple projects Jira Monitoring When investigating a performance problem or outage, it's useful to know as much as possible. This is optional, but may be useful if you don’t already have. Monitor your instance with jira diagnostics plugin. It involves tracking the project metrics, progress, and associated tasks to ensure everything is completed on time, on budget, and. It was a great read and. Jira Monitoring.
From confluence.atlassian.com
Jira Software 8.9.x release notes Atlassian Support Atlassian Jira Monitoring Monitor your instance with jira diagnostics plugin. This is optional, but may be useful if you don’t already have. Monitor the progress of a sprint. App monitoring can give you a deeper insight into which apps are doing what in your instance. I chose to set up prometheus in a docker container as all my other monitoring. Jira active monitoring. Jira Monitoring.
From thejiraguy.com
Advanced Monitoring of JIRA The Jira Guy Jira Monitoring Monitoring is used for measuring performance and availability of software applications. Monitor your instance with jira diagnostics plugin. Jira active monitoring 24/7 with prometheus + grafana. Monitor jira with prometheus and grafana. It was a great read and a great guide. App monitoring can give you a deeper insight into which apps are doing what in your instance. Monitor the. Jira Monitoring.
From community.atlassian.com
[Early Access] Security in Jira (DevSecOps capabilities in Jira Software) Jira Monitoring It was a great read and a great guide. When investigating a performance problem or outage, it's useful to know as much as possible. / coordinate and monitor work with sprints. App monitoring can give you a deeper insight into which apps are doing what in your instance. Monitor the progress of a sprint. This section will guide you through. Jira Monitoring.
From valiantys.com
JIRA 7 better, smarter, faster, stronger Valiantys Atlassian Jira Monitoring It was a great read and a great guide. Monitor the progress of a sprint. It involves tracking the project metrics, progress, and associated tasks to ensure everything is completed on time, on budget, and. I chose to set up prometheus in a docker container as all my other monitoring. Monitor your instance with jira diagnostics plugin. App monitoring can. Jira Monitoring.
From community.atlassian.com
New navigation for Jira Cloud Jira Monitoring When investigating a performance problem or outage, it's useful to know as much as possible. Monitor your instance with jira diagnostics plugin. / coordinate and monitor work with sprints. I chose to set up prometheus in a docker container as all my other monitoring. Monitor the progress of a sprint. This section will guide you through how to install and. Jira Monitoring.
From www.oldstreetsolutions.com
Custom Charts for Jira Reporting Jira Monitoring This is optional, but may be useful if you don’t already have. Monitor jira with prometheus and grafana. App monitoring can give you a deeper insight into which apps are doing what in your instance. When investigating a performance problem or outage, it's useful to know as much as possible. Monitor your instance with jira diagnostics plugin. / coordinate and. Jira Monitoring.
From www.blogarama.com
Jira Align Benefits Jira Monitoring Monitoring is used for measuring performance and availability of software applications. When investigating a performance problem or outage, it's useful to know as much as possible. Jira active monitoring 24/7 with prometheus + grafana. App monitoring can give you a deeper insight into which apps are doing what in your instance. Monitor jira with prometheus and grafana. It was a. Jira Monitoring.
From www.middlewareinventory.com
JMX Monitoring Then and Now SRE Tools Devops Junction Jira Monitoring App monitoring can give you a deeper insight into which apps are doing what in your instance. Monitor your instance with jira diagnostics plugin. It was a great read and a great guide. When investigating a performance problem or outage, it's useful to know as much as possible. Monitoring is used for measuring performance and availability of software applications. /. Jira Monitoring.
From www.ricksoft-inc.com
Jira Project Monitoring and Control A Comprehensive Guide Ricksoft, Inc. Jira Monitoring This section will guide you through how to install and connect prometheus and grafana. I chose to set up prometheus in a docker container as all my other monitoring. It was a great read and a great guide. Monitor your instance with jira diagnostics plugin. / coordinate and monitor work with sprints. When investigating a performance problem or outage, it's. Jira Monitoring.
From getnave.com
Throughput Run Chart for Jira Nave Jira Monitoring This section will guide you through how to install and connect prometheus and grafana. Monitor jira with prometheus and grafana. / coordinate and monitor work with sprints. I chose to set up prometheus in a docker container as all my other monitoring. Monitoring is used for measuring performance and availability of software applications. This is optional, but may be useful. Jira Monitoring.
From www.youtube.com
Aplikasi Jira untuk Monitoring QA YouTube Jira Monitoring Monitor jira with prometheus and grafana. It involves tracking the project metrics, progress, and associated tasks to ensure everything is completed on time, on budget, and. I chose to set up prometheus in a docker container as all my other monitoring. App monitoring can give you a deeper insight into which apps are doing what in your instance. Monitor your. Jira Monitoring.
From www.atlassian.com
Jira Core dashboard your project status at a glance Jira Monitoring Monitoring is used for measuring performance and availability of software applications. Monitor the progress of a sprint. This is optional, but may be useful if you don’t already have. It was a great read and a great guide. Monitor jira with prometheus and grafana. Jira active monitoring 24/7 with prometheus + grafana. When investigating a performance problem or outage, it's. Jira Monitoring.
From www.midori-global.com
How to generate a bug report in Jira Midori Jira Monitoring Jira active monitoring 24/7 with prometheus + grafana. App monitoring can give you a deeper insight into which apps are doing what in your instance. It involves tracking the project metrics, progress, and associated tasks to ensure everything is completed on time, on budget, and. Monitoring is used for measuring performance and availability of software applications. I chose to set. Jira Monitoring.
From www.softwareadvice.com.sg
License Manager for Jira Software 2024 Reviews, Pricing & Demo Jira Monitoring It involves tracking the project metrics, progress, and associated tasks to ensure everything is completed on time, on budget, and. I chose to set up prometheus in a docker container as all my other monitoring. Monitor jira with prometheus and grafana. Monitoring is used for measuring performance and availability of software applications. App monitoring can give you a deeper insight. Jira Monitoring.
From devpost.com
Sensor Monitor for Jira Devpost Jira Monitoring App monitoring can give you a deeper insight into which apps are doing what in your instance. Monitoring is used for measuring performance and availability of software applications. I chose to set up prometheus in a docker container as all my other monitoring. This is optional, but may be useful if you don’t already have. Monitor jira with prometheus and. Jira Monitoring.
From support.atlassian.com
Monitor the progress of a sprint Jira Software Cloud Atlassian Support Jira Monitoring When investigating a performance problem or outage, it's useful to know as much as possible. Monitor the progress of a sprint. It was a great read and a great guide. Jira active monitoring 24/7 with prometheus + grafana. This is optional, but may be useful if you don’t already have. Monitor jira with prometheus and grafana. I chose to set. Jira Monitoring.
From www.smartsheet.com
MustHave Gadgets for JIRA Dashboards Smartsheet Jira Monitoring This section will guide you through how to install and connect prometheus and grafana. I chose to set up prometheus in a docker container as all my other monitoring. Monitoring is used for measuring performance and availability of software applications. / coordinate and monitor work with sprints. App monitoring can give you a deeper insight into which apps are doing. Jira Monitoring.
From www.youtube.com
Jira Reporting Dashboard Best Practice YouTube Jira Monitoring This section will guide you through how to install and connect prometheus and grafana. This is optional, but may be useful if you don’t already have. App monitoring can give you a deeper insight into which apps are doing what in your instance. / coordinate and monitor work with sprints. It involves tracking the project metrics, progress, and associated tasks. Jira Monitoring.
From devpost.com
Sensor Monitor for Jira Devpost Jira Monitoring App monitoring can give you a deeper insight into which apps are doing what in your instance. / coordinate and monitor work with sprints. Monitoring is used for measuring performance and availability of software applications. Monitor jira with prometheus and grafana. It involves tracking the project metrics, progress, and associated tasks to ensure everything is completed on time, on budget,. Jira Monitoring.
From www.ricksoft-inc.com
Ebook Jira Project Monitoring and Control Ricksoft, Inc. Jira Monitoring Monitor jira with prometheus and grafana. App monitoring can give you a deeper insight into which apps are doing what in your instance. Monitor your instance with jira diagnostics plugin. Jira active monitoring 24/7 with prometheus + grafana. It involves tracking the project metrics, progress, and associated tasks to ensure everything is completed on time, on budget, and. This section. Jira Monitoring.
From launchberg.com
Top 6 Best Project Management Software for Mac Jira Monitoring Monitor the progress of a sprint. This is optional, but may be useful if you don’t already have. Monitoring is used for measuring performance and availability of software applications. This section will guide you through how to install and connect prometheus and grafana. It involves tracking the project metrics, progress, and associated tasks to ensure everything is completed on time,. Jira Monitoring.
From www.reddit.com
Jira active monitoring 24/7 with Prometheus + Grafana jira Jira Monitoring Monitoring is used for measuring performance and availability of software applications. Monitor jira with prometheus and grafana. I chose to set up prometheus in a docker container as all my other monitoring. Jira active monitoring 24/7 with prometheus + grafana. Monitor the progress of a sprint. App monitoring can give you a deeper insight into which apps are doing what. Jira Monitoring.
From www.ricksoft-inc.com
Jira Project Monitoring and Control A Comprehensive Guide Ricksoft, Inc. Jira Monitoring Jira active monitoring 24/7 with prometheus + grafana. This is optional, but may be useful if you don’t already have. Monitor the progress of a sprint. This section will guide you through how to install and connect prometheus and grafana. Monitor your instance with jira diagnostics plugin. App monitoring can give you a deeper insight into which apps are doing. Jira Monitoring.