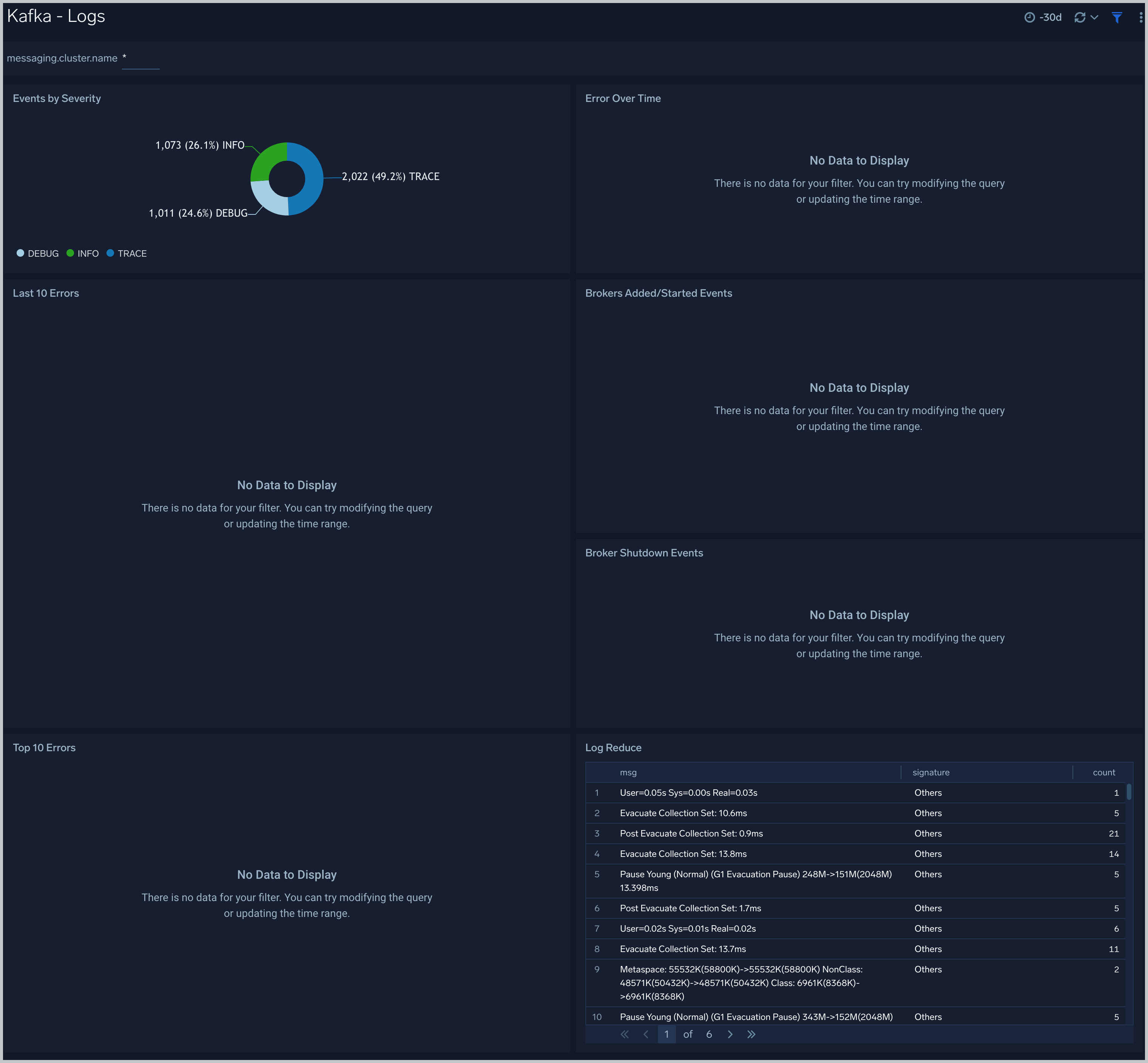
Kafka Controller Logs . The main logger is org.apache.kafka.streams. Kafka stores messages in an ordered data structure called logs. This document provides log level descriptions, connect log4j configuration properties, how to access connect and connector logs, and how to. These are not like the traditional logs you might be familiar with. Kafka streams uses apache log4j 2 for logging service. Kafka controller logs can be used to troubleshoot and debug issues with the kafka cluster. For example, if a topic is not replicating. Kafka elects one of its brokers as the controller, responsible for managing the overall state of the cluster.
from www.crowdstrike.com
Kafka controller logs can be used to troubleshoot and debug issues with the kafka cluster. The main logger is org.apache.kafka.streams. Kafka streams uses apache log4j 2 for logging service. These are not like the traditional logs you might be familiar with. Kafka elects one of its brokers as the controller, responsible for managing the overall state of the cluster. For example, if a topic is not replicating. This document provides log level descriptions, connect log4j configuration properties, how to access connect and connector logs, and how to. Kafka stores messages in an ordered data structure called logs.
Kafka Logging Guide Part 3 Managing Performance Logs
Kafka Controller Logs Kafka streams uses apache log4j 2 for logging service. This document provides log level descriptions, connect log4j configuration properties, how to access connect and connector logs, and how to. Kafka streams uses apache log4j 2 for logging service. These are not like the traditional logs you might be familiar with. For example, if a topic is not replicating. Kafka stores messages in an ordered data structure called logs. Kafka controller logs can be used to troubleshoot and debug issues with the kafka cluster. The main logger is org.apache.kafka.streams. Kafka elects one of its brokers as the controller, responsible for managing the overall state of the cluster.
From www.elastic.co
Learn how to monitor your containerized Kafka cluster with Elastic Kafka Controller Logs Kafka elects one of its brokers as the controller, responsible for managing the overall state of the cluster. Kafka streams uses apache log4j 2 for logging service. This document provides log level descriptions, connect log4j configuration properties, how to access connect and connector logs, and how to. The main logger is org.apache.kafka.streams. For example, if a topic is not replicating.. Kafka Controller Logs.
From community.microstrategy.com
KB442206 How to Control Kafka Server Log Size in MicroStrategy 10.5 Kafka Controller Logs These are not like the traditional logs you might be familiar with. The main logger is org.apache.kafka.streams. For example, if a topic is not replicating. This document provides log level descriptions, connect log4j configuration properties, how to access connect and connector logs, and how to. Kafka controller logs can be used to troubleshoot and debug issues with the kafka cluster.. Kafka Controller Logs.
From help.sumologic.com
Kafka OpenTelemetry Collector Sumo Logic Docs Kafka Controller Logs Kafka controller logs can be used to troubleshoot and debug issues with the kafka cluster. Kafka stores messages in an ordered data structure called logs. For example, if a topic is not replicating. Kafka streams uses apache log4j 2 for logging service. This document provides log level descriptions, connect log4j configuration properties, how to access connect and connector logs, and. Kafka Controller Logs.
From developer.confluent.io
Kafka Control Plane ZooKeeper, KRaft, and Managing Data Kafka Controller Logs This document provides log level descriptions, connect log4j configuration properties, how to access connect and connector logs, and how to. These are not like the traditional logs you might be familiar with. Kafka controller logs can be used to troubleshoot and debug issues with the kafka cluster. For example, if a topic is not replicating. Kafka elects one of its. Kafka Controller Logs.
From www.scribd.com
Kafka Controller Log File PDF Information Technology Management Kafka Controller Logs Kafka streams uses apache log4j 2 for logging service. Kafka stores messages in an ordered data structure called logs. The main logger is org.apache.kafka.streams. Kafka controller logs can be used to troubleshoot and debug issues with the kafka cluster. For example, if a topic is not replicating. These are not like the traditional logs you might be familiar with. This. Kafka Controller Logs.
From redpanda.com
Kafka logs—concepts, configurations and policies Kafka Controller Logs These are not like the traditional logs you might be familiar with. For example, if a topic is not replicating. Kafka controller logs can be used to troubleshoot and debug issues with the kafka cluster. This document provides log level descriptions, connect log4j configuration properties, how to access connect and connector logs, and how to. Kafka elects one of its. Kafka Controller Logs.
From zhuanlan.zhihu.com
Kafka服务端Controller选举源码 知乎 Kafka Controller Logs For example, if a topic is not replicating. These are not like the traditional logs you might be familiar with. Kafka streams uses apache log4j 2 for logging service. Kafka controller logs can be used to troubleshoot and debug issues with the kafka cluster. Kafka stores messages in an ordered data structure called logs. This document provides log level descriptions,. Kafka Controller Logs.
From developer.confluent.io
Kafka Control Plane ZooKeeper, KRaft, and Managing Data Kafka Controller Logs These are not like the traditional logs you might be familiar with. Kafka streams uses apache log4j 2 for logging service. The main logger is org.apache.kafka.streams. For example, if a topic is not replicating. Kafka controller logs can be used to troubleshoot and debug issues with the kafka cluster. Kafka elects one of its brokers as the controller, responsible for. Kafka Controller Logs.
From zhuanlan.zhihu.com
Kafka服务端Controller选举源码 知乎 Kafka Controller Logs Kafka elects one of its brokers as the controller, responsible for managing the overall state of the cluster. Kafka controller logs can be used to troubleshoot and debug issues with the kafka cluster. Kafka stores messages in an ordered data structure called logs. Kafka streams uses apache log4j 2 for logging service. This document provides log level descriptions, connect log4j. Kafka Controller Logs.
From www.crowdstrike.com
Kafka Logging Guide Part 3 Managing Performance Logs Kafka Controller Logs For example, if a topic is not replicating. Kafka elects one of its brokers as the controller, responsible for managing the overall state of the cluster. Kafka stores messages in an ordered data structure called logs. These are not like the traditional logs you might be familiar with. This document provides log level descriptions, connect log4j configuration properties, how to. Kafka Controller Logs.
From campbelltech.io
Kafka Commit Log Kafka Controller Logs Kafka stores messages in an ordered data structure called logs. The main logger is org.apache.kafka.streams. Kafka elects one of its brokers as the controller, responsible for managing the overall state of the cluster. This document provides log level descriptions, connect log4j configuration properties, how to access connect and connector logs, and how to. Kafka controller logs can be used to. Kafka Controller Logs.
From blog.csdn.net
kafka架构组件概念详解:Broker、Topic、Partition、Leader/Follower、Consumer Group Kafka Controller Logs Kafka elects one of its brokers as the controller, responsible for managing the overall state of the cluster. For example, if a topic is not replicating. This document provides log level descriptions, connect log4j configuration properties, how to access connect and connector logs, and how to. The main logger is org.apache.kafka.streams. These are not like the traditional logs you might. Kafka Controller Logs.
From www.youtube.com
Kafka Controller Broker YouTube Kafka Controller Logs Kafka elects one of its brokers as the controller, responsible for managing the overall state of the cluster. Kafka controller logs can be used to troubleshoot and debug issues with the kafka cluster. Kafka stores messages in an ordered data structure called logs. This document provides log level descriptions, connect log4j configuration properties, how to access connect and connector logs,. Kafka Controller Logs.
From jaceklaskowski.gitbooks.io
Kafka Controller Election · The Internals of Apache Kafka Kafka Controller Logs Kafka controller logs can be used to troubleshoot and debug issues with the kafka cluster. Kafka elects one of its brokers as the controller, responsible for managing the overall state of the cluster. This document provides log level descriptions, connect log4j configuration properties, how to access connect and connector logs, and how to. These are not like the traditional logs. Kafka Controller Logs.
From www.kadeck.com
kadeck Kafka UI Your team's Apache Kafka tool belt Kafka Controller Logs These are not like the traditional logs you might be familiar with. Kafka streams uses apache log4j 2 for logging service. Kafka elects one of its brokers as the controller, responsible for managing the overall state of the cluster. Kafka controller logs can be used to troubleshoot and debug issues with the kafka cluster. Kafka stores messages in an ordered. Kafka Controller Logs.
From hevodata.com
Apache Kafka Logs A Comprehensive Guide Kafka Controller Logs Kafka elects one of its brokers as the controller, responsible for managing the overall state of the cluster. The main logger is org.apache.kafka.streams. For example, if a topic is not replicating. This document provides log level descriptions, connect log4j configuration properties, how to access connect and connector logs, and how to. These are not like the traditional logs you might. Kafka Controller Logs.
From kafka.apache.org
Apache Kafka Kafka Controller Logs These are not like the traditional logs you might be familiar with. This document provides log level descriptions, connect log4j configuration properties, how to access connect and connector logs, and how to. For example, if a topic is not replicating. Kafka stores messages in an ordered data structure called logs. Kafka streams uses apache log4j 2 for logging service. Kafka. Kafka Controller Logs.
From docs.oracle.com
Push logs from OCI Logging into mTLS configured Kafka using OCI Functions Kafka Controller Logs Kafka stores messages in an ordered data structure called logs. For example, if a topic is not replicating. Kafka streams uses apache log4j 2 for logging service. The main logger is org.apache.kafka.streams. Kafka elects one of its brokers as the controller, responsible for managing the overall state of the cluster. This document provides log level descriptions, connect log4j configuration properties,. Kafka Controller Logs.
From www.site24x7.com
Guide on Monitoring Apache Kafka Performance Kafka Controller Logs Kafka stores messages in an ordered data structure called logs. This document provides log level descriptions, connect log4j configuration properties, how to access connect and connector logs, and how to. Kafka streams uses apache log4j 2 for logging service. Kafka controller logs can be used to troubleshoot and debug issues with the kafka cluster. Kafka elects one of its brokers. Kafka Controller Logs.
From www.atatus.com
Kafka Logs Monitoring Kafka Controller Logs This document provides log level descriptions, connect log4j configuration properties, how to access connect and connector logs, and how to. Kafka stores messages in an ordered data structure called logs. The main logger is org.apache.kafka.streams. Kafka elects one of its brokers as the controller, responsible for managing the overall state of the cluster. These are not like the traditional logs. Kafka Controller Logs.
From zmj.plus
Kafka 控制器 Action Kafka Controller Logs Kafka streams uses apache log4j 2 for logging service. For example, if a topic is not replicating. These are not like the traditional logs you might be familiar with. Kafka elects one of its brokers as the controller, responsible for managing the overall state of the cluster. The main logger is org.apache.kafka.streams. Kafka stores messages in an ordered data structure. Kafka Controller Logs.
From developer.confluent.io
Kafka Control Plane ZooKeeper, KRaft, and Managing Data Kafka Controller Logs For example, if a topic is not replicating. Kafka stores messages in an ordered data structure called logs. The main logger is org.apache.kafka.streams. These are not like the traditional logs you might be familiar with. Kafka controller logs can be used to troubleshoot and debug issues with the kafka cluster. This document provides log level descriptions, connect log4j configuration properties,. Kafka Controller Logs.
From www.confluent.io
Kafka Without ZooKeeper A Sneak Peek At the Simplest Kafka Yet Kafka Controller Logs Kafka controller logs can be used to troubleshoot and debug issues with the kafka cluster. For example, if a topic is not replicating. Kafka elects one of its brokers as the controller, responsible for managing the overall state of the cluster. This document provides log level descriptions, connect log4j configuration properties, how to access connect and connector logs, and how. Kafka Controller Logs.
From programmer.ink
Analysis of kafka controller Kafka Controller Logs For example, if a topic is not replicating. Kafka controller logs can be used to troubleshoot and debug issues with the kafka cluster. The main logger is org.apache.kafka.streams. Kafka streams uses apache log4j 2 for logging service. Kafka elects one of its brokers as the controller, responsible for managing the overall state of the cluster. Kafka stores messages in an. Kafka Controller Logs.
From www.elastic.co
Learn how to monitor your containerized Kafka cluster with Elastic Kafka Controller Logs The main logger is org.apache.kafka.streams. Kafka controller logs can be used to troubleshoot and debug issues with the kafka cluster. For example, if a topic is not replicating. These are not like the traditional logs you might be familiar with. Kafka elects one of its brokers as the controller, responsible for managing the overall state of the cluster. Kafka streams. Kafka Controller Logs.
From geekdaxue.co
kafka2 3.4 Kafka设计原理详解 《Java架构师2021》 极客文档 Kafka Controller Logs This document provides log level descriptions, connect log4j configuration properties, how to access connect and connector logs, and how to. Kafka stores messages in an ordered data structure called logs. The main logger is org.apache.kafka.streams. Kafka controller logs can be used to troubleshoot and debug issues with the kafka cluster. For example, if a topic is not replicating. Kafka streams. Kafka Controller Logs.
From developer.confluent.io
Kafka Control Plane ZooKeeper, KRaft, and Managing Data Kafka Controller Logs Kafka streams uses apache log4j 2 for logging service. These are not like the traditional logs you might be familiar with. The main logger is org.apache.kafka.streams. This document provides log level descriptions, connect log4j configuration properties, how to access connect and connector logs, and how to. Kafka elects one of its brokers as the controller, responsible for managing the overall. Kafka Controller Logs.
From www.loggly.com
Monitoring Kafka with Loggly Loggly Kafka Controller Logs Kafka controller logs can be used to troubleshoot and debug issues with the kafka cluster. Kafka streams uses apache log4j 2 for logging service. These are not like the traditional logs you might be familiar with. Kafka stores messages in an ordered data structure called logs. The main logger is org.apache.kafka.streams. Kafka elects one of its brokers as the controller,. Kafka Controller Logs.
From www.mux.com
Processing CDN logs exactlyonce with Kafka transactions Mux Kafka Controller Logs For example, if a topic is not replicating. Kafka stores messages in an ordered data structure called logs. The main logger is org.apache.kafka.streams. Kafka controller logs can be used to troubleshoot and debug issues with the kafka cluster. These are not like the traditional logs you might be familiar with. This document provides log level descriptions, connect log4j configuration properties,. Kafka Controller Logs.
From www.codemag.com
Working with Apache Kafka in 6 Core Kafka Controller Logs The main logger is org.apache.kafka.streams. For example, if a topic is not replicating. This document provides log level descriptions, connect log4j configuration properties, how to access connect and connector logs, and how to. These are not like the traditional logs you might be familiar with. Kafka elects one of its brokers as the controller, responsible for managing the overall state. Kafka Controller Logs.
From redpanda.com
Kafka logs—concepts, configurations and policies Kafka Controller Logs Kafka stores messages in an ordered data structure called logs. Kafka streams uses apache log4j 2 for logging service. These are not like the traditional logs you might be familiar with. The main logger is org.apache.kafka.streams. This document provides log level descriptions, connect log4j configuration properties, how to access connect and connector logs, and how to. Kafka controller logs can. Kafka Controller Logs.
From stackoverflow.com
apache spark Kafka log aggregation and processing Stack Overflow Kafka Controller Logs Kafka stores messages in an ordered data structure called logs. Kafka elects one of its brokers as the controller, responsible for managing the overall state of the cluster. For example, if a topic is not replicating. These are not like the traditional logs you might be familiar with. This document provides log level descriptions, connect log4j configuration properties, how to. Kafka Controller Logs.
From www.atatus.com
Kafka Logs Monitoring Kafka Controller Logs Kafka controller logs can be used to troubleshoot and debug issues with the kafka cluster. These are not like the traditional logs you might be familiar with. Kafka streams uses apache log4j 2 for logging service. Kafka stores messages in an ordered data structure called logs. This document provides log level descriptions, connect log4j configuration properties, how to access connect. Kafka Controller Logs.
From hevodata.com
Apache Kafka Logs A Comprehensive Guide Kafka Controller Logs Kafka stores messages in an ordered data structure called logs. The main logger is org.apache.kafka.streams. This document provides log level descriptions, connect log4j configuration properties, how to access connect and connector logs, and how to. For example, if a topic is not replicating. These are not like the traditional logs you might be familiar with. Kafka elects one of its. Kafka Controller Logs.
From www.crowdstrike.com
Kafka Logging Guide Part 3 Managing Performance Logs Kafka Controller Logs This document provides log level descriptions, connect log4j configuration properties, how to access connect and connector logs, and how to. For example, if a topic is not replicating. The main logger is org.apache.kafka.streams. Kafka controller logs can be used to troubleshoot and debug issues with the kafka cluster. These are not like the traditional logs you might be familiar with.. Kafka Controller Logs.