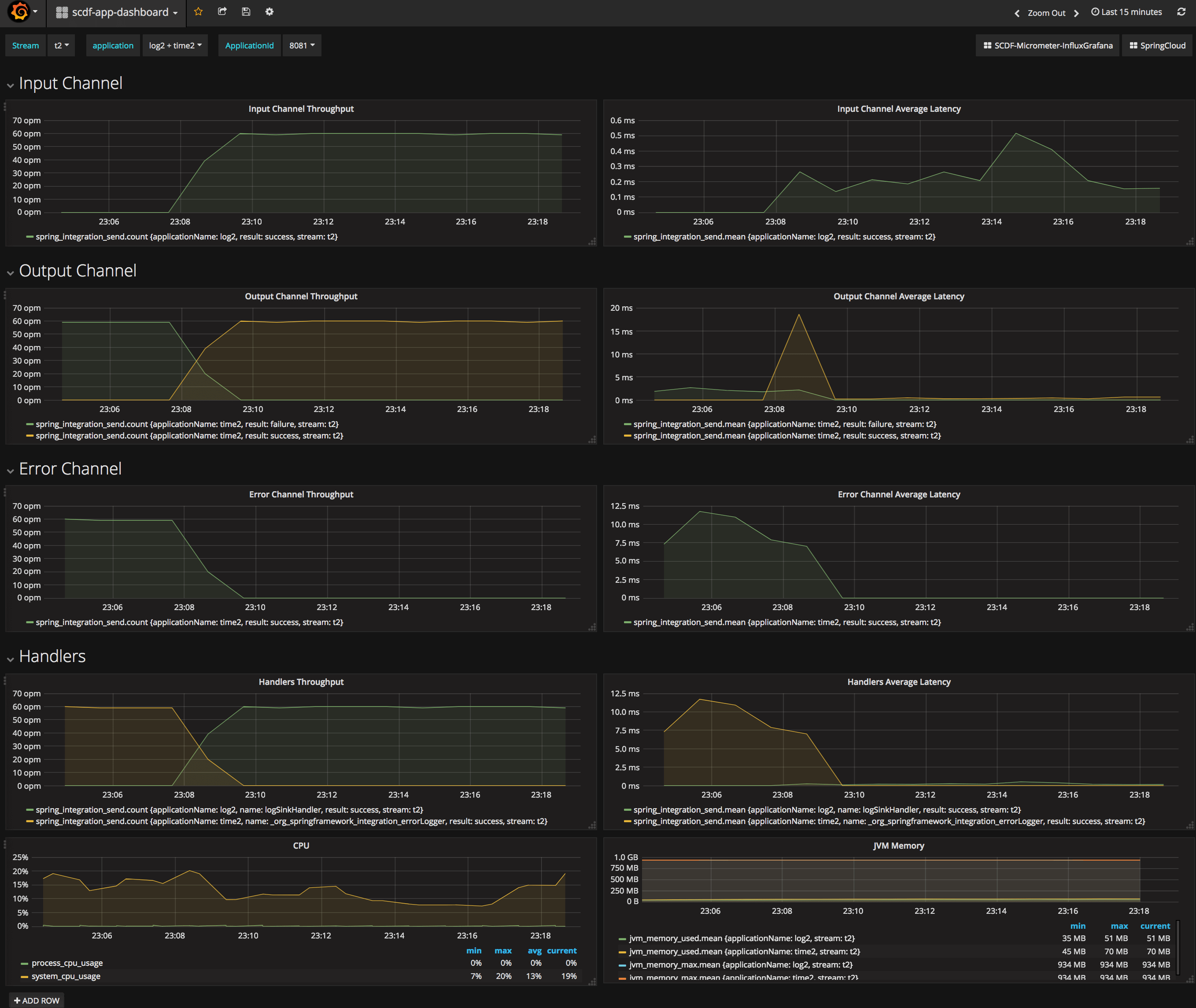
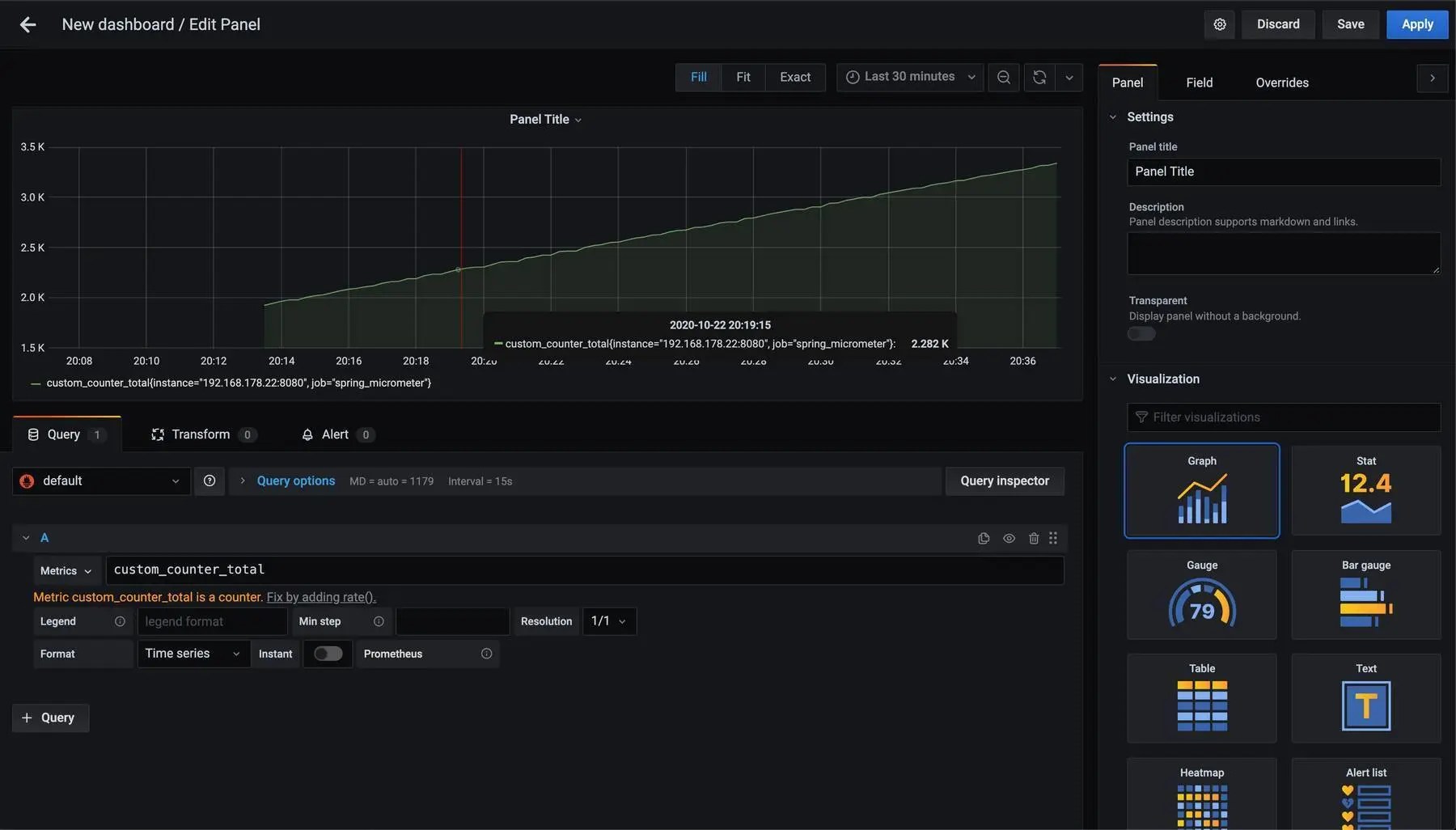
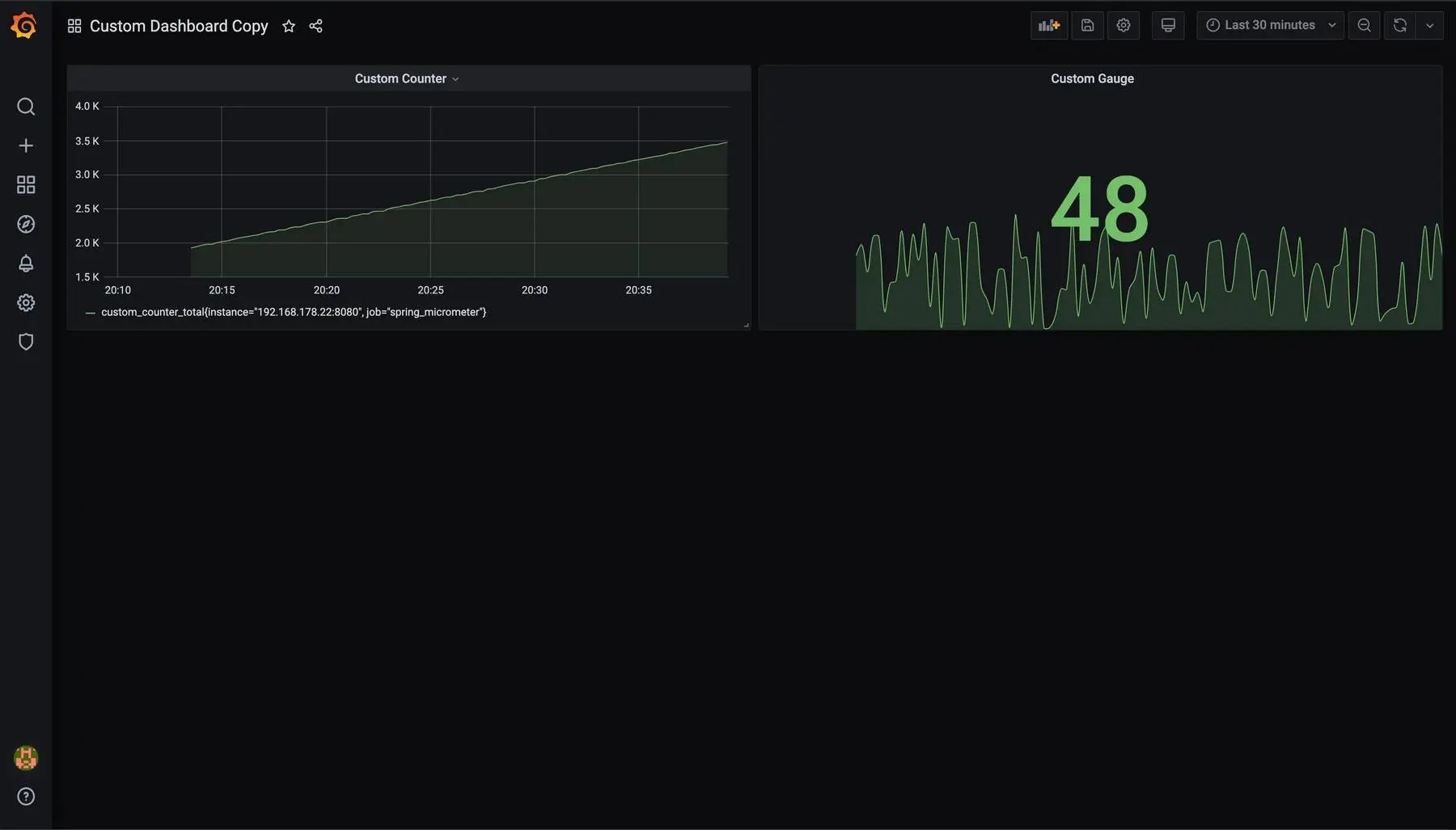
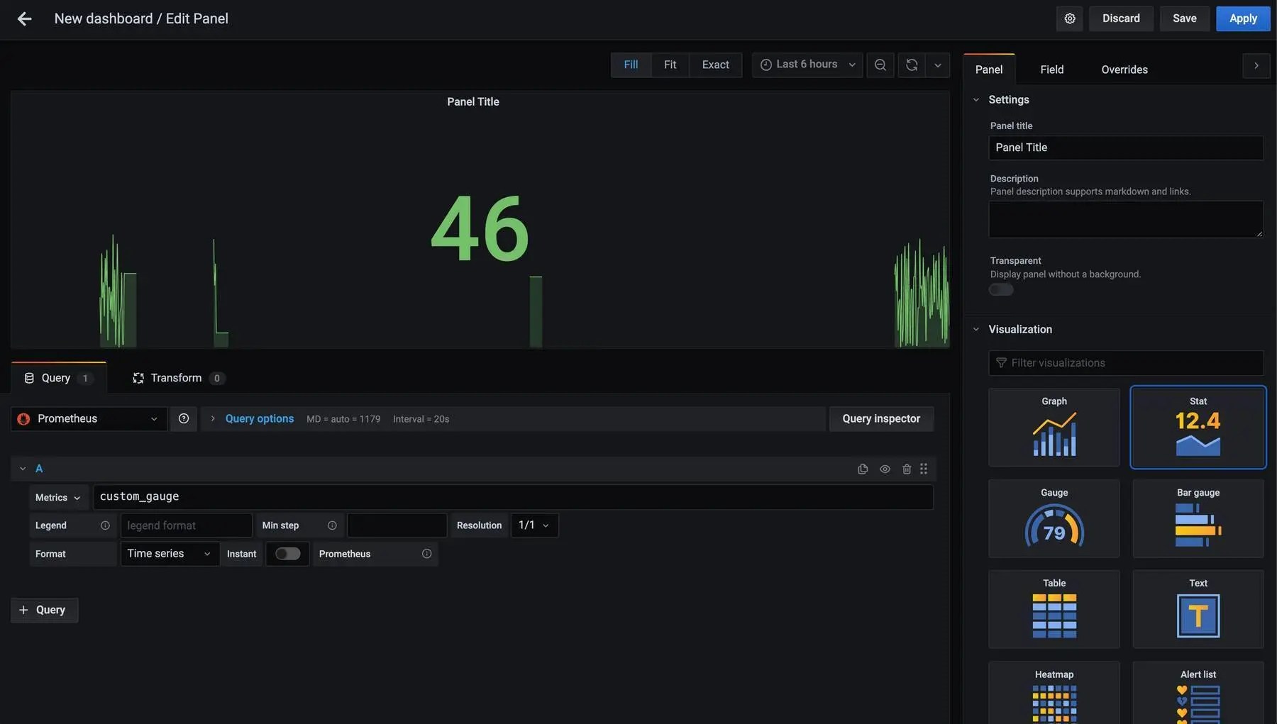
Spring Micrometer Grafana . In this tutorial i will show you how to use micrometer, prometheus and grafana to add and present custom metrics from you. Learn how to configure observability for your spring boot applications using metrics, logging, and tracing. Follow the tutorial with grafana cloud and micrometer to. Learn how to use micrometer, prometheus, and grafana to monitor spring boot web applications. Follow the steps to instrument,. Setting up micrometer, grafana and prometheus (you are here) part 2: Discovering a database connection leak. Learn how to observe a spring boot application with grafana cloud, prometheus, and opentelemetry. The spring boot micrometer dashboard uses the prometheus data source to create a grafana dashboard with the graph and singlestat panels. In this article, i showed how a spring boot web application can be monitored using micrometer which exposes metrics from our.
from grafana.com
Learn how to observe a spring boot application with grafana cloud, prometheus, and opentelemetry. Follow the tutorial with grafana cloud and micrometer to. Learn how to configure observability for your spring boot applications using metrics, logging, and tracing. Follow the steps to instrument,. Learn how to use micrometer, prometheus, and grafana to monitor spring boot web applications. In this article, i showed how a spring boot web application can be monitored using micrometer which exposes metrics from our. The spring boot micrometer dashboard uses the prometheus data source to create a grafana dashboard with the graph and singlestat panels. Setting up micrometer, grafana and prometheus (you are here) part 2: In this tutorial i will show you how to use micrometer, prometheus and grafana to add and present custom metrics from you. Discovering a database connection leak.
OpenTelemetry JVM Micrometer Grafana Labs
Spring Micrometer Grafana The spring boot micrometer dashboard uses the prometheus data source to create a grafana dashboard with the graph and singlestat panels. Discovering a database connection leak. In this tutorial i will show you how to use micrometer, prometheus and grafana to add and present custom metrics from you. The spring boot micrometer dashboard uses the prometheus data source to create a grafana dashboard with the graph and singlestat panels. Follow the tutorial with grafana cloud and micrometer to. Learn how to observe a spring boot application with grafana cloud, prometheus, and opentelemetry. In this article, i showed how a spring boot web application can be monitored using micrometer which exposes metrics from our. Learn how to configure observability for your spring boot applications using metrics, logging, and tracing. Learn how to use micrometer, prometheus, and grafana to monitor spring boot web applications. Setting up micrometer, grafana and prometheus (you are here) part 2: Follow the steps to instrument,.
From sacavix.com
APM con Spring Boot, Micrometer y Prometheus/Grafana SACAViX Tech Spring Micrometer Grafana Follow the steps to instrument,. The spring boot micrometer dashboard uses the prometheus data source to create a grafana dashboard with the graph and singlestat panels. In this article, i showed how a spring boot web application can be monitored using micrometer which exposes metrics from our. Setting up micrometer, grafana and prometheus (you are here) part 2: Learn how. Spring Micrometer Grafana.
From grafana.com
Apache Camel with Micrometer on Spring Boot, Quarkus, Camel K Grafana Spring Micrometer Grafana Learn how to observe a spring boot application with grafana cloud, prometheus, and opentelemetry. Learn how to use micrometer, prometheus, and grafana to monitor spring boot web applications. Follow the tutorial with grafana cloud and micrometer to. The spring boot micrometer dashboard uses the prometheus data source to create a grafana dashboard with the graph and singlestat panels. Follow the. Spring Micrometer Grafana.
From medium.com
REST API Monitoring using Micrometer, Prometheus, Grafana with Spring Spring Micrometer Grafana In this tutorial i will show you how to use micrometer, prometheus and grafana to add and present custom metrics from you. In this article, i showed how a spring boot web application can be monitored using micrometer which exposes metrics from our. Follow the tutorial with grafana cloud and micrometer to. Discovering a database connection leak. Follow the steps. Spring Micrometer Grafana.
From coderstower.com
Spring Boot Observability Setting up Micrometer, Grafana and Spring Micrometer Grafana Learn how to observe a spring boot application with grafana cloud, prometheus, and opentelemetry. Learn how to use micrometer, prometheus, and grafana to monitor spring boot web applications. In this tutorial i will show you how to use micrometer, prometheus and grafana to add and present custom metrics from you. In this article, i showed how a spring boot web. Spring Micrometer Grafana.
From coderstower.com
Spring Boot Observability Setting up Micrometer, Grafana and Spring Micrometer Grafana Setting up micrometer, grafana and prometheus (you are here) part 2: Follow the tutorial with grafana cloud and micrometer to. Follow the steps to instrument,. In this tutorial i will show you how to use micrometer, prometheus and grafana to add and present custom metrics from you. Discovering a database connection leak. The spring boot micrometer dashboard uses the prometheus. Spring Micrometer Grafana.
From docs.spring.io
9. Micrometer Spring Micrometer Grafana Follow the tutorial with grafana cloud and micrometer to. In this tutorial i will show you how to use micrometer, prometheus and grafana to add and present custom metrics from you. Follow the steps to instrument,. Discovering a database connection leak. Learn how to configure observability for your spring boot applications using metrics, logging, and tracing. Learn how to observe. Spring Micrometer Grafana.
From blog.csdn.net
Spring Boot 使用 Micrometer 集成 Prometheus 监控 Java 应用性能_micrometer Spring Micrometer Grafana Learn how to configure observability for your spring boot applications using metrics, logging, and tracing. Follow the tutorial with grafana cloud and micrometer to. In this article, i showed how a spring boot web application can be monitored using micrometer which exposes metrics from our. Discovering a database connection leak. Follow the steps to instrument,. Learn how to use micrometer,. Spring Micrometer Grafana.
From grafana.com
Spring Boot Micrometer Grafana Labs Spring Micrometer Grafana Learn how to observe a spring boot application with grafana cloud, prometheus, and opentelemetry. Follow the tutorial with grafana cloud and micrometer to. Setting up micrometer, grafana and prometheus (you are here) part 2: In this article, i showed how a spring boot web application can be monitored using micrometer which exposes metrics from our. Follow the steps to instrument,.. Spring Micrometer Grafana.
From mokkapps.de
Monitoring Spring Boot Application With Micrometer, Prometheus And Spring Micrometer Grafana Learn how to configure observability for your spring boot applications using metrics, logging, and tracing. Follow the tutorial with grafana cloud and micrometer to. In this tutorial i will show you how to use micrometer, prometheus and grafana to add and present custom metrics from you. The spring boot micrometer dashboard uses the prometheus data source to create a grafana. Spring Micrometer Grafana.
From www.dhaval-shah.com
Monitoring Spring Boot application using Actuator, Micrometer Spring Micrometer Grafana Discovering a database connection leak. Learn how to use micrometer, prometheus, and grafana to monitor spring boot web applications. The spring boot micrometer dashboard uses the prometheus data source to create a grafana dashboard with the graph and singlestat panels. Learn how to observe a spring boot application with grafana cloud, prometheus, and opentelemetry. Follow the tutorial with grafana cloud. Spring Micrometer Grafana.
From grafana.com
OpenTelemetry JVM Micrometer Grafana Labs Spring Micrometer Grafana Follow the tutorial with grafana cloud and micrometer to. Setting up micrometer, grafana and prometheus (you are here) part 2: Follow the steps to instrument,. Learn how to use micrometer, prometheus, and grafana to monitor spring boot web applications. Learn how to observe a spring boot application with grafana cloud, prometheus, and opentelemetry. The spring boot micrometer dashboard uses the. Spring Micrometer Grafana.
From stackabuse.com
Monitoring Spring Boot Apps with Micrometer, Prometheus, and Grafana Spring Micrometer Grafana Setting up micrometer, grafana and prometheus (you are here) part 2: Learn how to use micrometer, prometheus, and grafana to monitor spring boot web applications. Discovering a database connection leak. Follow the tutorial with grafana cloud and micrometer to. In this tutorial i will show you how to use micrometer, prometheus and grafana to add and present custom metrics from. Spring Micrometer Grafana.
From mokkapps.de
Monitoring Spring Boot Application With Micrometer, Prometheus And Spring Micrometer Grafana Setting up micrometer, grafana and prometheus (you are here) part 2: Follow the tutorial with grafana cloud and micrometer to. Learn how to observe a spring boot application with grafana cloud, prometheus, and opentelemetry. Discovering a database connection leak. In this article, i showed how a spring boot web application can be monitored using micrometer which exposes metrics from our.. Spring Micrometer Grafana.
From bellvalefarms.com
Spring Boot Grafana Prometheus Best Sale Spring Micrometer Grafana In this article, i showed how a spring boot web application can be monitored using micrometer which exposes metrics from our. The spring boot micrometer dashboard uses the prometheus data source to create a grafana dashboard with the graph and singlestat panels. Learn how to use micrometer, prometheus, and grafana to monitor spring boot web applications. Learn how to observe. Spring Micrometer Grafana.
From medium.com
Connecting Spring Actuator and Micrometer Metrics to Graphite and Spring Micrometer Grafana The spring boot micrometer dashboard uses the prometheus data source to create a grafana dashboard with the graph and singlestat panels. Setting up micrometer, grafana and prometheus (you are here) part 2: Learn how to observe a spring boot application with grafana cloud, prometheus, and opentelemetry. Learn how to configure observability for your spring boot applications using metrics, logging, and. Spring Micrometer Grafana.
From kazuhira-r.hatenablog.com
Spring Boot+Micrometerでメトリクス取得から、Prometheus/Grafanaを使ったグラフ表示まで CLOVER🍀 Spring Micrometer Grafana In this tutorial i will show you how to use micrometer, prometheus and grafana to add and present custom metrics from you. Discovering a database connection leak. Learn how to observe a spring boot application with grafana cloud, prometheus, and opentelemetry. Learn how to use micrometer, prometheus, and grafana to monitor spring boot web applications. Setting up micrometer, grafana and. Spring Micrometer Grafana.
From atelier-yuwa.ciao.jp
GitHub Nobusugi246/prometheusgrafanaspring Simple Grafana Dashboard Spring Micrometer Grafana Follow the tutorial with grafana cloud and micrometer to. Learn how to observe a spring boot application with grafana cloud, prometheus, and opentelemetry. Learn how to configure observability for your spring boot applications using metrics, logging, and tracing. Setting up micrometer, grafana and prometheus (you are here) part 2: Follow the steps to instrument,. In this article, i showed how. Spring Micrometer Grafana.
From medium.com
Monitoring spring boot services using micrometer , prometheus, Grafana Spring Micrometer Grafana Learn how to use micrometer, prometheus, and grafana to monitor spring boot web applications. The spring boot micrometer dashboard uses the prometheus data source to create a grafana dashboard with the graph and singlestat panels. Discovering a database connection leak. In this article, i showed how a spring boot web application can be monitored using micrometer which exposes metrics from. Spring Micrometer Grafana.
From medium.com
Monitoring spring boot services using micrometer , prometheus, Grafana Spring Micrometer Grafana Learn how to observe a spring boot application with grafana cloud, prometheus, and opentelemetry. Follow the tutorial with grafana cloud and micrometer to. Learn how to use micrometer, prometheus, and grafana to monitor spring boot web applications. Learn how to configure observability for your spring boot applications using metrics, logging, and tracing. In this article, i showed how a spring. Spring Micrometer Grafana.
From spring.io
Spring Cloud Data Flow 1.5.0 Released Spring Micrometer Grafana The spring boot micrometer dashboard uses the prometheus data source to create a grafana dashboard with the graph and singlestat panels. Learn how to configure observability for your spring boot applications using metrics, logging, and tracing. Learn how to use micrometer, prometheus, and grafana to monitor spring boot web applications. In this article, i showed how a spring boot web. Spring Micrometer Grafana.
From sacavix.com
APM con Spring Boot, Micrometer y Prometheus/Grafana SACAViX Tech Spring Micrometer Grafana Setting up micrometer, grafana and prometheus (you are here) part 2: Learn how to use micrometer, prometheus, and grafana to monitor spring boot web applications. In this tutorial i will show you how to use micrometer, prometheus and grafana to add and present custom metrics from you. The spring boot micrometer dashboard uses the prometheus data source to create a. Spring Micrometer Grafana.
From mokkapps.de
Monitoring Spring Boot Application With Micrometer, Prometheus And Spring Micrometer Grafana In this article, i showed how a spring boot web application can be monitored using micrometer which exposes metrics from our. Learn how to configure observability for your spring boot applications using metrics, logging, and tracing. Learn how to observe a spring boot application with grafana cloud, prometheus, and opentelemetry. The spring boot micrometer dashboard uses the prometheus data source. Spring Micrometer Grafana.
From grafana.com
OpenTelemetry JVM Micrometer Grafana Labs Spring Micrometer Grafana Follow the tutorial with grafana cloud and micrometer to. In this tutorial i will show you how to use micrometer, prometheus and grafana to add and present custom metrics from you. In this article, i showed how a spring boot web application can be monitored using micrometer which exposes metrics from our. Learn how to configure observability for your spring. Spring Micrometer Grafana.
From laptrinhx.com
Simple Grafana Dashboard for Spring Actuator Micrometer. (Micrometer Spring Micrometer Grafana Follow the tutorial with grafana cloud and micrometer to. Learn how to observe a spring boot application with grafana cloud, prometheus, and opentelemetry. Discovering a database connection leak. The spring boot micrometer dashboard uses the prometheus data source to create a grafana dashboard with the graph and singlestat panels. In this article, i showed how a spring boot web application. Spring Micrometer Grafana.
From coderstower.com
Spring Boot Observability Setting up Micrometer, Grafana and Spring Micrometer Grafana In this tutorial i will show you how to use micrometer, prometheus and grafana to add and present custom metrics from you. Setting up micrometer, grafana and prometheus (you are here) part 2: Learn how to observe a spring boot application with grafana cloud, prometheus, and opentelemetry. Discovering a database connection leak. Follow the tutorial with grafana cloud and micrometer. Spring Micrometer Grafana.
From grafana.com
Set up and observe a Spring Boot application with Grafana Cloud Spring Micrometer Grafana Discovering a database connection leak. Learn how to configure observability for your spring boot applications using metrics, logging, and tracing. Follow the steps to instrument,. In this tutorial i will show you how to use micrometer, prometheus and grafana to add and present custom metrics from you. Learn how to observe a spring boot application with grafana cloud, prometheus, and. Spring Micrometer Grafana.
From grafana.com
OpenTelemetry JVM Micrometer Grafana Labs Spring Micrometer Grafana Learn how to use micrometer, prometheus, and grafana to monitor spring boot web applications. In this tutorial i will show you how to use micrometer, prometheus and grafana to add and present custom metrics from you. Learn how to observe a spring boot application with grafana cloud, prometheus, and opentelemetry. Discovering a database connection leak. Follow the steps to instrument,.. Spring Micrometer Grafana.
From atelier-yuwa.ciao.jp
GitHub Nobusugi246/prometheusgrafanaspring Simple Grafana Dashboard Spring Micrometer Grafana Discovering a database connection leak. Learn how to configure observability for your spring boot applications using metrics, logging, and tracing. In this article, i showed how a spring boot web application can be monitored using micrometer which exposes metrics from our. Learn how to use micrometer, prometheus, and grafana to monitor spring boot web applications. Learn how to observe a. Spring Micrometer Grafana.
From www.dhaval-shah.com
Monitoring Spring Boot application using Actuator, Micrometer Spring Micrometer Grafana Follow the steps to instrument,. Learn how to observe a spring boot application with grafana cloud, prometheus, and opentelemetry. In this tutorial i will show you how to use micrometer, prometheus and grafana to add and present custom metrics from you. Setting up micrometer, grafana and prometheus (you are here) part 2: Discovering a database connection leak. Follow the tutorial. Spring Micrometer Grafana.
From grafana.com
New in Grafana Tempo 1.4 Introducing the metrics generator Grafana Labs Spring Micrometer Grafana In this tutorial i will show you how to use micrometer, prometheus and grafana to add and present custom metrics from you. In this article, i showed how a spring boot web application can be monitored using micrometer which exposes metrics from our. Learn how to configure observability for your spring boot applications using metrics, logging, and tracing. The spring. Spring Micrometer Grafana.
From grafana.com
OpenTelemetry JVM Micrometer Grafana Labs Spring Micrometer Grafana Setting up micrometer, grafana and prometheus (you are here) part 2: Follow the tutorial with grafana cloud and micrometer to. The spring boot micrometer dashboard uses the prometheus data source to create a grafana dashboard with the graph and singlestat panels. Follow the steps to instrument,. Discovering a database connection leak. Learn how to use micrometer, prometheus, and grafana to. Spring Micrometer Grafana.
From blog.csdn.net
使用Spring Actuator + Micrometer + Prometheus + Grafana监控Spring Boot应用程序 Spring Micrometer Grafana In this article, i showed how a spring boot web application can be monitored using micrometer which exposes metrics from our. In this tutorial i will show you how to use micrometer, prometheus and grafana to add and present custom metrics from you. Learn how to use micrometer, prometheus, and grafana to monitor spring boot web applications. Follow the tutorial. Spring Micrometer Grafana.
From velog.io
Spring APM Monitoring (Micrometer, prometheus, grafana) Spring Micrometer Grafana Learn how to observe a spring boot application with grafana cloud, prometheus, and opentelemetry. Learn how to configure observability for your spring boot applications using metrics, logging, and tracing. Discovering a database connection leak. Follow the tutorial with grafana cloud and micrometer to. Learn how to use micrometer, prometheus, and grafana to monitor spring boot web applications. Setting up micrometer,. Spring Micrometer Grafana.
From www.dhaval-shah.com
Monitoring Spring Boot application using Actuator, Micrometer Spring Micrometer Grafana Discovering a database connection leak. The spring boot micrometer dashboard uses the prometheus data source to create a grafana dashboard with the graph and singlestat panels. Learn how to observe a spring boot application with grafana cloud, prometheus, and opentelemetry. Learn how to use micrometer, prometheus, and grafana to monitor spring boot web applications. Learn how to configure observability for. Spring Micrometer Grafana.
From www.callicoder.com
Spring Boot Actuator metrics monitoring with Prometheus and Grafana Spring Micrometer Grafana Follow the steps to instrument,. Discovering a database connection leak. Setting up micrometer, grafana and prometheus (you are here) part 2: In this tutorial i will show you how to use micrometer, prometheus and grafana to add and present custom metrics from you. Learn how to use micrometer, prometheus, and grafana to monitor spring boot web applications. Learn how to. Spring Micrometer Grafana.