How To Place An Order On ull . With webull, you can place orders and check on your positions with both the mobile app and on a customizable webull desktop platform. Below my positions , tap the security you'd like to trade. Like many other stock trading platforms, you can put together a watchlist to keep track of how stocks and funds you’re interested in are doing and see the top winners and losers of the day. ull order types to stop loss or take profit: You can switch between order and advanced order on top of a stock's order page.1) in the order screen, you can find four order. This video is to show you how to place an advanced order using the stop limit order feature. Seize every trading opportunity with swift order placement tailored to your trading style. Whether you prefer market orders for quick execution or. Select your desired order type, then complete. With webull desktop 4.0, you can quickly place an order by clicking on an existing order in the. Tap the webull logo to select your account.
from theunraveledtraveler.com
ull order types to stop loss or take profit: Below my positions , tap the security you'd like to trade. This video is to show you how to place an advanced order using the stop limit order feature. Select your desired order type, then complete. Like many other stock trading platforms, you can put together a watchlist to keep track of how stocks and funds you’re interested in are doing and see the top winners and losers of the day. You can switch between order and advanced order on top of a stock's order page.1) in the order screen, you can find four order. Seize every trading opportunity with swift order placement tailored to your trading style. With webull, you can place orders and check on your positions with both the mobile app and on a customizable webull desktop platform. With webull desktop 4.0, you can quickly place an order by clicking on an existing order in the. Whether you prefer market orders for quick execution or.
The Different Simple Buy Order Types on WeBull Explained The
How To Place An Order On ull You can switch between order and advanced order on top of a stock's order page.1) in the order screen, you can find four order. You can switch between order and advanced order on top of a stock's order page.1) in the order screen, you can find four order. Tap the webull logo to select your account. Select your desired order type, then complete. ull order types to stop loss or take profit: Whether you prefer market orders for quick execution or. With webull desktop 4.0, you can quickly place an order by clicking on an existing order in the. This video is to show you how to place an advanced order using the stop limit order feature. Below my positions , tap the security you'd like to trade. Seize every trading opportunity with swift order placement tailored to your trading style. With webull, you can place orders and check on your positions with both the mobile app and on a customizable webull desktop platform. Like many other stock trading platforms, you can put together a watchlist to keep track of how stocks and funds you’re interested in are doing and see the top winners and losers of the day.
From www.youtube.com
How to Place Stops on Options in ull YouTube How To Place An Order On ull With webull, you can place orders and check on your positions with both the mobile app and on a customizable webull desktop platform. Tap the webull logo to select your account. This video is to show you how to place an advanced order using the stop limit order feature. Below my positions , tap the security you'd like to trade.. How To Place An Order On ull.
From www.webull.com
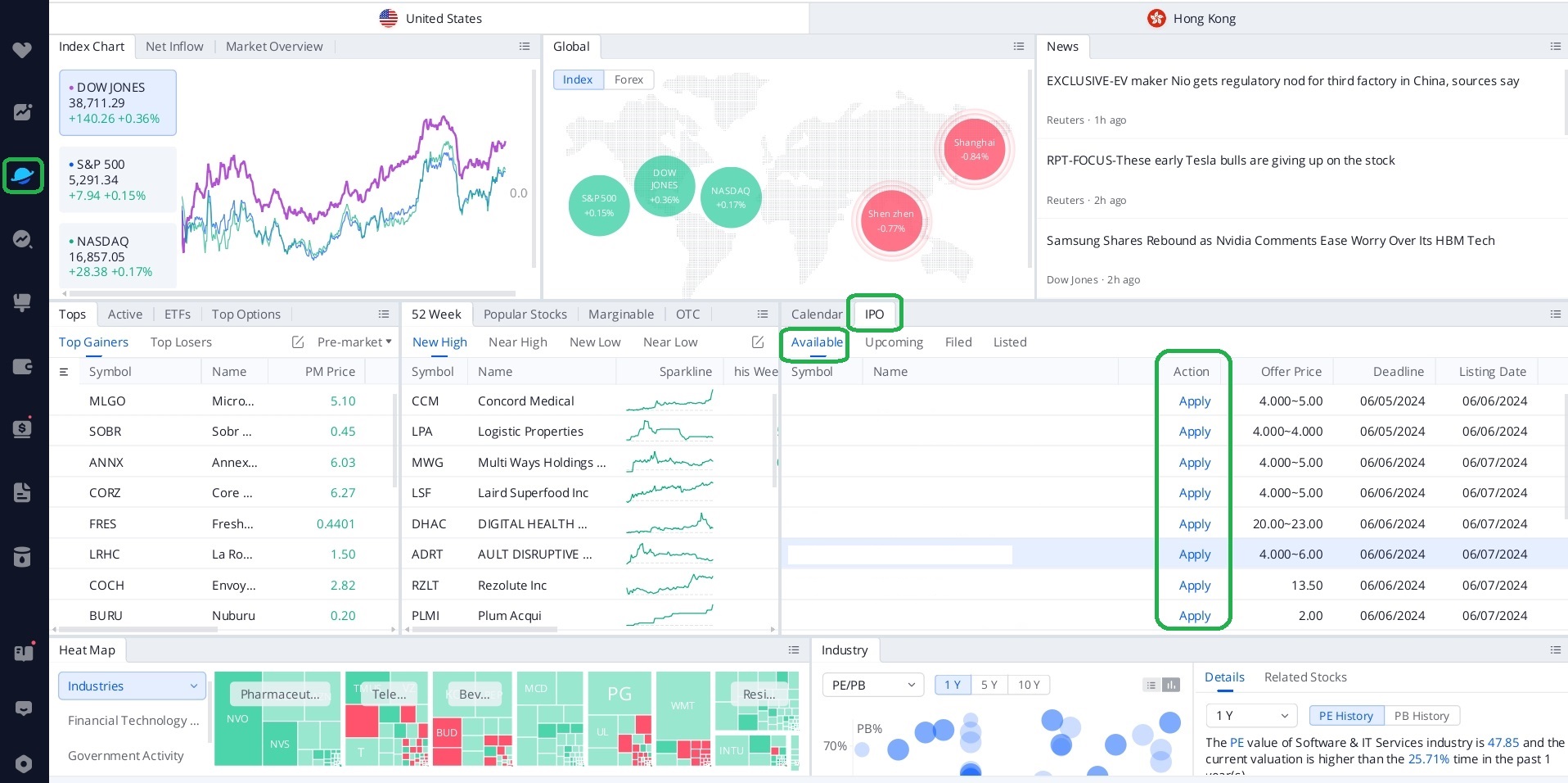
How to place an IPO order? ull How To Place An Order On ull You can switch between order and advanced order on top of a stock's order page.1) in the order screen, you can find four order. With webull, you can place orders and check on your positions with both the mobile app and on a customizable webull desktop platform. Like many other stock trading platforms, you can put together a watchlist to. How To Place An Order On ull.
From theunraveledtraveler.com
The Different Simple Buy Order Types on WeBull Explained The How To Place An Order On ull Whether you prefer market orders for quick execution or. Seize every trading opportunity with swift order placement tailored to your trading style. Like many other stock trading platforms, you can put together a watchlist to keep track of how stocks and funds you’re interested in are doing and see the top winners and losers of the day. Tap the webull. How To Place An Order On ull.
From www.webull.com
How can I show positions and open orders on my chart? ull How To Place An Order On ull Below my positions , tap the security you'd like to trade. ull order types to stop loss or take profit: With webull desktop 4.0, you can quickly place an order by clicking on an existing order in the. Select your desired order type, then complete. Tap the webull logo to select your account. Seize every trading opportunity with swift order. How To Place An Order On ull.
From www.brokerage-review.com
ull Options Levels 1, 2, 3, 4, and 5 (2024) How To Place An Order On ull ull order types to stop loss or take profit: This video is to show you how to place an advanced order using the stop limit order feature. Like many other stock trading platforms, you can put together a watchlist to keep track of how stocks and funds you’re interested in are doing and see the top winners and losers of. How To Place An Order On ull.
From www.webull.com
How to place an IPO order? ull How To Place An Order On ull Select your desired order type, then complete. Seize every trading opportunity with swift order placement tailored to your trading style. This video is to show you how to place an advanced order using the stop limit order feature. You can switch between order and advanced order on top of a stock's order page.1) in the order screen, you can find. How To Place An Order On ull.
From www.webull.com
Trading platform tailored for active traders ull How To Place An Order On ull Whether you prefer market orders for quick execution or. With webull, you can place orders and check on your positions with both the mobile app and on a customizable webull desktop platform. Tap the webull logo to select your account. This video is to show you how to place an advanced order using the stop limit order feature. With webull. How To Place An Order On ull.
From www.youtube.com
How To View Options Order Flow On ull *FREE* YouTube How To Place An Order On ull ull order types to stop loss or take profit: With webull, you can place orders and check on your positions with both the mobile app and on a customizable webull desktop platform. Seize every trading opportunity with swift order placement tailored to your trading style. Whether you prefer market orders for quick execution or. Below my positions , tap the. How To Place An Order On ull.
From www.youtube.com
How to Place Bracket Orders on Options on ull YouTube How To Place An Order On ull Select your desired order type, then complete. This video is to show you how to place an advanced order using the stop limit order feature. You can switch between order and advanced order on top of a stock's order page.1) in the order screen, you can find four order. Seize every trading opportunity with swift order placement tailored to your. How To Place An Order On ull.
From www.webull.com
How to place an IPO order? ull How To Place An Order On ull This video is to show you how to place an advanced order using the stop limit order feature. Seize every trading opportunity with swift order placement tailored to your trading style. With webull, you can place orders and check on your positions with both the mobile app and on a customizable webull desktop platform. Select your desired order type, then. How To Place An Order On ull.
From tradersunion.com
ull Options A StepByStep Guide How To Place An Order On ull Seize every trading opportunity with swift order placement tailored to your trading style. Select your desired order type, then complete. With webull, you can place orders and check on your positions with both the mobile app and on a customizable webull desktop platform. You can switch between order and advanced order on top of a stock's order page.1) in the. How To Place An Order On ull.
From www.asktraders.com
ull How to Use in 2024 (StepbyStep Guide) How To Place An Order On ull Whether you prefer market orders for quick execution or. Tap the webull logo to select your account. ull order types to stop loss or take profit: Seize every trading opportunity with swift order placement tailored to your trading style. Select your desired order type, then complete. Like many other stock trading platforms, you can put together a watchlist to keep. How To Place An Order On ull.
From www.asktraders.com
ull How to Trade Options (2024 Guide) How To Place An Order On ull This video is to show you how to place an advanced order using the stop limit order feature. With webull desktop 4.0, you can quickly place an order by clicking on an existing order in the. Tap the webull logo to select your account. Whether you prefer market orders for quick execution or. You can switch between order and advanced. How To Place An Order On ull.
From www.webull.com
How do I place an Index Option Order? ull How To Place An Order On ull Seize every trading opportunity with swift order placement tailored to your trading style. With webull, you can place orders and check on your positions with both the mobile app and on a customizable webull desktop platform. With webull desktop 4.0, you can quickly place an order by clicking on an existing order in the. ull order types to stop loss. How To Place An Order On ull.
From successfultradings.com
How To Read ull Charts Easy 2021 Step by Step Guide How To Place An Order On ull Seize every trading opportunity with swift order placement tailored to your trading style. ull order types to stop loss or take profit: Like many other stock trading platforms, you can put together a watchlist to keep track of how stocks and funds you’re interested in are doing and see the top winners and losers of the day. Tap the webull. How To Place An Order On ull.
From theunraveledtraveler.com
The Different Simple Buy Order Types on WeBull Explained The How To Place An Order On ull Select your desired order type, then complete. With webull desktop 4.0, you can quickly place an order by clicking on an existing order in the. You can switch between order and advanced order on top of a stock's order page.1) in the order screen, you can find four order. Seize every trading opportunity with swift order placement tailored to your. How To Place An Order On ull.
From successfultradings.com
Fractional Shares Trading On ull 2021 Easy Guide How To Place An Order On ull Tap the webull logo to select your account. Seize every trading opportunity with swift order placement tailored to your trading style. Whether you prefer market orders for quick execution or. ull order types to stop loss or take profit: With webull desktop 4.0, you can quickly place an order by clicking on an existing order in the. Like many other. How To Place An Order On ull.
From www.youtube.com
How to Place an Order on ull site YouTube How To Place An Order On ull Below my positions , tap the security you'd like to trade. Tap the webull logo to select your account. ull order types to stop loss or take profit: Select your desired order type, then complete. Seize every trading opportunity with swift order placement tailored to your trading style. This video is to show you how to place an advanced order. How To Place An Order On ull.
From successfultradings.com
How To Read ull Options Charts 2022 Best In Class How To Place An Order On ull Whether you prefer market orders for quick execution or. ull order types to stop loss or take profit: Seize every trading opportunity with swift order placement tailored to your trading style. Tap the webull logo to select your account. Select your desired order type, then complete. This video is to show you how to place an advanced order using the. How To Place An Order On ull.
From www.webull.com
How to place an IPO order? ull How To Place An Order On ull With webull, you can place orders and check on your positions with both the mobile app and on a customizable webull desktop platform. Below my positions , tap the security you'd like to trade. Tap the webull logo to select your account. With webull desktop 4.0, you can quickly place an order by clicking on an existing order in the.. How To Place An Order On ull.
From www.webull.com
How to place an IPO order? ull How To Place An Order On ull Like many other stock trading platforms, you can put together a watchlist to keep track of how stocks and funds you’re interested in are doing and see the top winners and losers of the day. Seize every trading opportunity with swift order placement tailored to your trading style. ull order types to stop loss or take profit: Select your desired. How To Place An Order On ull.
From www.youtube.com
How To Read ull Options Chart 2022 ull Charts ull Options How To Place An Order On ull With webull, you can place orders and check on your positions with both the mobile app and on a customizable webull desktop platform. Like many other stock trading platforms, you can put together a watchlist to keep track of how stocks and funds you’re interested in are doing and see the top winners and losers of the day. This video. How To Place An Order On ull.
From www.youtube.com
How to Set Take Profit and Stop Loss on ull Desktop (Bracket Order How To Place An Order On ull You can switch between order and advanced order on top of a stock's order page.1) in the order screen, you can find four order. ull order types to stop loss or take profit: Tap the webull logo to select your account. Select your desired order type, then complete. Below my positions , tap the security you'd like to trade. Like. How To Place An Order On ull.
From www.webull.com
How do I place an Index Option Order? ull How To Place An Order On ull Seize every trading opportunity with swift order placement tailored to your trading style. You can switch between order and advanced order on top of a stock's order page.1) in the order screen, you can find four order. Tap the webull logo to select your account. ull order types to stop loss or take profit: Like many other stock trading platforms,. How To Place An Order On ull.
From derivbinary.com
How to Place Option Order on ull How To Place An Order On ull Below my positions , tap the security you'd like to trade. Select your desired order type, then complete. Like many other stock trading platforms, you can put together a watchlist to keep track of how stocks and funds you’re interested in are doing and see the top winners and losers of the day. ull order types to stop loss or. How To Place An Order On ull.
From www.youtube.com
How to Place Trailing Stop Order on ull Desktop ull Tutorial How To Place An Order On ull Select your desired order type, then complete. This video is to show you how to place an advanced order using the stop limit order feature. With webull, you can place orders and check on your positions with both the mobile app and on a customizable webull desktop platform. With webull desktop 4.0, you can quickly place an order by clicking. How To Place An Order On ull.
From www.youtube.com
How To Buy And Sell Options On ull ull Mobile App Tutorial How To Place An Order On ull With webull, you can place orders and check on your positions with both the mobile app and on a customizable webull desktop platform. Below my positions , tap the security you'd like to trade. ull order types to stop loss or take profit: Seize every trading opportunity with swift order placement tailored to your trading style. This video is to. How To Place An Order On ull.
From derivbinary.com
What is Paper Trading on ull How To Place An Order On ull With webull desktop 4.0, you can quickly place an order by clicking on an existing order in the. Like many other stock trading platforms, you can put together a watchlist to keep track of how stocks and funds you’re interested in are doing and see the top winners and losers of the day. Seize every trading opportunity with swift order. How To Place An Order On ull.
From www.webull.com
Investors Education How to Place an Index Option Trade ull How To Place An Order On ull ull order types to stop loss or take profit: Seize every trading opportunity with swift order placement tailored to your trading style. Select your desired order type, then complete. With webull desktop 4.0, you can quickly place an order by clicking on an existing order in the. With webull, you can place orders and check on your positions with both. How To Place An Order On ull.
From www.youtube.com
How To Place a Trailing Stop Loss Order On WeBull App Example How To Place An Order On ull Select your desired order type, then complete. ull order types to stop loss or take profit: Like many other stock trading platforms, you can put together a watchlist to keep track of how stocks and funds you’re interested in are doing and see the top winners and losers of the day. You can switch between order and advanced order on. How To Place An Order On ull.
From www.youtube.com
How To Place an Advanced Order with ull. YouTube How To Place An Order On ull Select your desired order type, then complete. This video is to show you how to place an advanced order using the stop limit order feature. Whether you prefer market orders for quick execution or. Below my positions , tap the security you'd like to trade. With webull desktop 4.0, you can quickly place an order by clicking on an existing. How To Place An Order On ull.
From www.webull.com
How can I show positions and open orders on my chart? ull How To Place An Order On ull Tap the webull logo to select your account. With webull desktop 4.0, you can quickly place an order by clicking on an existing order in the. Select your desired order type, then complete. Below my positions , tap the security you'd like to trade. Whether you prefer market orders for quick execution or. Like many other stock trading platforms, you. How To Place An Order On ull.
From www.webull.com
Investors Education How to Place an Index Option Trade ull How To Place An Order On ull Like many other stock trading platforms, you can put together a watchlist to keep track of how stocks and funds you’re interested in are doing and see the top winners and losers of the day. Whether you prefer market orders for quick execution or. With webull, you can place orders and check on your positions with both the mobile app. How To Place An Order On ull.
From theunraveledtraveler.com
The Different Simple Buy Order Types on WeBull Explained The How To Place An Order On ull Seize every trading opportunity with swift order placement tailored to your trading style. Like many other stock trading platforms, you can put together a watchlist to keep track of how stocks and funds you’re interested in are doing and see the top winners and losers of the day. You can switch between order and advanced order on top of a. How To Place An Order On ull.
From successfultradings.com
How To Read Level 2 Market Data on ull 3 Secret Insights How To Place An Order On ull Below my positions , tap the security you'd like to trade. Like many other stock trading platforms, you can put together a watchlist to keep track of how stocks and funds you’re interested in are doing and see the top winners and losers of the day. This video is to show you how to place an advanced order using the. How To Place An Order On ull.